电厂脱硫脱硝工艺流程介绍
- 格式:docx
- 大小:575.97 KB
- 文档页数:3
电厂脱硫脱硝工艺流程
电厂脱硫脱硝工艺流程是为了减少烟气中的二氧化硫(SO2)
和氮氧化物(NOx)排放,以满足环保要求。
下面是一个常见的脱硫脱硝工艺流程:
1. 脱硫工艺流程:
a. 烟气进入烟气脱硫系统,经过预处理后,进入吸收塔。
b. 在吸收塔中,烟气接触到脱硫剂,通常是氢氧化钙(石灰)溶液。
石灰溶液会与二氧化硫反应生成硫酸钙,从而将二氧化硫从烟气中去除。
c. 脱硫剂与二氧化硫反应后,形成的硫酸钙溶液会被抽出吸收塔,并进行后续处理。
d. 在脱硫塔石灰浆池中,通过加入新的石灰溶液和氧气,将脱硫剂循环再生,以提高脱硫效率。
e. 再生后的脱硫剂再次进入吸收塔,用于新一轮的脱硫操作。
f. 已经去除二氧化硫的烟气离开脱硫系统,并排放到大气中。
2. 脱硝工艺流程:
a. 烟气在脱硫系统后,进入脱硝系统。
b. 在脱硝系统中,烟气通过选择性催化还原(SCR)装置。
SCR装置使用氨作为还原剂,通过与氮氧化物反应,将其转
化为氮和水。
c. 在SCR装置中,烟气与氨在催化剂的作用下进行反应,
氮氧化物会被还原成氮和水,达到脱硝的效果。
d. 使用催化剂有助于提高脱硝效率和降低还原剂的消耗。
e. 最终处理后的烟气通过烟囱排放到大气中,其中的氮气和水蒸气无害于环境。
这是一个典型的电厂脱硫脱硝工艺流程,可以有效减少烟气中的二氧化硫和氮氧化物排放,保护环境。
在实际应用中,根据电厂的特殊情况和环保要求,可能会有一些细微的调整和改进。
总的来说,脱硫脱硝工艺是电厂环保设施的重要组成部分,有助于减少大气污染物的排放,提高环境质量。
电厂脱硫脱硝工艺流程是一种通过化学方法去除燃煤电厂中产生的二氧化硫(SO2)和氮氧化物(NOx)等有害气体的技术。
其主要流程如下:
燃烧前处理:对燃煤进行破碎、干燥、筛分等前处理,以保证煤质的一致性。
燃烧:将处理好的燃煤投入锅炉燃烧,产生大量的烟气,其中包含大量的SO2和NOx等有害气体。
烟气净化:将产生的烟气通过烟囱排出后,首先进入脱硝装置,通过SCR(选择性催化还原)技术将NOx转化为氮和水,然后进入脱硫装置,通过湿法脱硫(石灰石/石膏法)或半干法脱硫(海藻酸钙法)技术去除SO2,最终排放出清洁的烟气。
氧化风机:用于加速氧化液的循环,保证氧化液中SO2能够充分氧化。
石灰石浆液系统:主要由石灰石仓、石灰石浆液制备系统、石灰石浆液输送系统、石灰石浆液循环系统等组成,用于制备和输送脱硫反应中所需的石灰石浆液。
水处理系统:主要由水处理设备和再生装置组成,用于处理脱硫脱硝过程中产生的废水,将废水中的杂质去除,使其符合排放标准,并在再生装置中进行再生处理,以实现资源化利用。
以上是电厂脱硫脱硝工艺流程的主要步骤,具体流程和设备选型等会因燃煤种类、排放标准和工艺要求等因素而有所不同。
宁夏天元发电有限公司发电一厂脱硫脱硝运行规程编制:审核:批准:2016年12月20日发布2017年1月1日实施前言1、本规程是在参照厂家设备说明书和技术协议、借鉴同类机组的经验及引用《燃煤电厂脱硫运行维护管理导则》的基础上编写而成,本规程为脱硫、脱硝设备运行管理工作而制定,规范了宁夏天元发电有限公司发电一厂脱硫、脱硝系统的生产运行、维护等工作。
2、本规程致力于规范脱硫、脱硝系统的运行操作,方便运行人员更有效的管理,力求做到简明实用、重点突出、层次分明、概念清楚,并充分注重必要的系统性和完整性,以期达到资源的最大利用。
3、脱硫、脱硝专业运行人员及相关专业人员和有关领导必须认真学习,严格执行本规程。
编写:审核:批准:发电一厂2016年6月目录第一章脱硫系统概述 (1)1.1石灰石湿法烟气脱硫系统概述 (1)1.2石灰石-石膏脱硫法工作原理及工艺简介 (2)1.3设计条件及主要经济技术指标 (5)1.4脱硫设备规范 (5)第二章脱硫系统启动 (11)2.1脱硫系统启动前的检查和试验 (11)2.2.1 转动设备试转前的检查 (11)2.1.2 脱硫系统启动前的检查 (12)2.1.3 脱硫系统投运前的试验 (13)2.2脱硫系统启动 (14)2.2.1 脱硫系统启动方式和顺序 (14)2.2.2 工艺水系统的启动 (15)2.2.3 搅拌器的启动 (16)2.2.4 石灰石浆液制备系统的启动 (16)2.2.5 脱硫塔浆液循环泵启动 (16)2.2.6 氧化风机启动 (17)2.2.7 烟气系统的启动 (17)2.2.8 石膏脱水系统启动 (17)第三章脱硫系统运行调整及维护 (19)3.1脱硫系统维护运行通则 (19)3.2脱硫系统运行注意事项 (22)3.3石膏脱水系统运行中的维护 (23)第四章脱硫系统停运 (25)4.1脱硫系统的停运方式和步骤 (25)4.2脱硫塔系统的停运 (26)4.3石灰石浆液输送系统的停运 (27)4.4工艺水泵、冲洗水泵的停运 (27)4.5真空皮带脱水机的停运 (27)第五章脱硫系统事故处理 (28)5.1脱硫系统事故处理的一般原则 (28)5.2380V电源中断的处理 (30)5.3发生火灾时的处理 (30)5.4转动机械轴承温度高的处理 (30)5.5转动机械振动大的处理 (31)5.6脱硫塔浆液浓度过高的处理 (32)5.7脱硫塔浆液循环泵流量下降 (32)5.8脱硫塔液位异常 (33)5.9石膏排出泵流量下降 (33)5.10氧化风机跳闸 (33)5.11PH值显示异常 (34)5.12烟气挡板故障 (34)5.13脱水皮带机故障跳闸 (34)5.14脱水皮带机滤布不净 (35)5.15旋流器故障 (35)5.16石灰石浆箱搅拌器故障 (36)5.17石灰石浆液浓度异常 (36)5.18工艺水中断的处理 (36)第六章脱硝系统 (37)6.1脱硝系统工艺原理 (37)6.2脱硝系统工艺流程 (38)6.3脱硝系统的组成 (38)6.4脱硝设备规范 (39)第七章脱硫、脱硝连锁保护 (42)第一章脱硫系统概述1.1 石灰石湿法烟气脱硫系统概述宁夏天元发电有限公司发电一厂4×75t/h循环流化床锅炉配套烟气脱硫、脱硝系统,脱硫系统采用湿法石灰石-石膏脱硫法技术,两炉一塔设置,1#锅炉、2#锅炉配套1#脱硫塔系统,3#锅炉、4#锅炉配套2#脱硫塔系统,使用范围为30%-100%额定工况,额定烟气量下脱硫效率设计值≥98%,设计燃煤含硫量小于2%。
电厂脱硫脱硝工艺在电力行业的发展和可持续发展要求下,如何减少燃煤电厂数个产物的大气污染物排放,成为了一个重要的问题。
其中,电厂脱硫脱硝工艺技术的应用,成为了解决工业大气污染的重要措施。
什么是脱硫脱硝工艺脱硫脱硝工艺是一种通过化学反应将燃煤电站烟气中的二氧化硫和氮氧化物去除的工艺。
“脱硫”是指除去烟气中的二氧化硫(SO2),“脱硝”是指除去烟气中的氮氧化物(NOx)。
脱硫工艺湿法脱硫湿法脱硫是使用含有氧化钙或氢氧化钙的溶液吸收和分解SO2的工艺。
湿法脱硫过程中,灰和颗粒物也会被同时捕集。
这种方法通常使用在低浓度的SO2下,对比其他两种方法,在处理低浓度的SO2和大量烟气时有着更好的适用性。
半干法脱硫半干法脱硫即半干法脱硫工艺,是介于干法脱硫和湿法脱硫之间,是将活性无机物喷洒到排放的烟气中进行处理,工艺的差别在于使用的氧化钙和氢氧化物是否粉状,颗粒大小的差异会影响处理效果,另外相对于湿法脱硫,半干法脱硫可以在处理高浓度SO2时,结合工厂的实际状况,灵活调整对烟气处理的湿度,更灵活,但是相比于干法脱硫对湿度的适应性较差。
干法脱硫干法脱硫是将氧化物和烟气一起经过喷雾,在氧化物吸附和反应转化为硫酸或硫酸盐,进行净化,去除烟气中的SO2。
干法脱硫通常被用于低浓度的SO2,因为它们处理典型SO2浓度的能力较弱,但它们在处理混合烟气和灰尘时优于其他方法。
此外,干法脱硫物料成本低,即使低浓度的SO2也可以使用。
脱硝工艺SCR法脱硝SCR(选择性催化还原)工艺是脱硝的一种方式。
催化剂在高温下转化NH3为NOx,反应后的鸟嘌呤会转化为氮和水蒸气。
该工艺效果较好,特别是当NOx浓度较高的时候,但工艺设备价格相对较高。
SNCR法脱硝SNCR(选择性非催化还原)是通过在燃烧炉中注入尿素或NH4HCO3来脱除NOx。
当氨在高温条件下喷入烟气后,NOx剂量会降低。
然而,SNCR的处理效率高度依赖于工厂炉内的操作和SO2浓度的情况,可能排放出假性氮氧化物污染物。
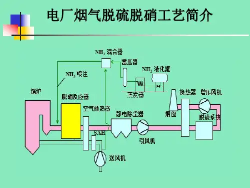
脱硝系统工艺流程
《脱硝系统工艺流程》
脱硝系统是工业生产中用于减少氮氧化物(NOx)排放的重要设备。
燃煤、燃气锅炉和发电厂等装置的NOx排放是大气污
染的重要原因之一。
脱硝系统通过将NOx转化成无害的氮气
来降低排放量,从而保护环境和人类健康。
脱硝系统的工艺流程主要包括预处理、脱硝反应和后处理三个阶段。
首先是预处理阶段,其目的是将燃料中的硫化物和灰分去除,以减少对后续脱硝催化剂的影响。
预处理通常包括脱灰、脱硫等工艺,以确保后续脱硝反应的顺利进行。
接下来是脱硝反应阶段,这是脱硝系统的核心部分。
主要的脱硝技术包括选择性催化还原(SCR)、非选择性催化还原(SNCR)以及氨水法等。
选择性催化还原是目前最常用的脱
硝技术,通过在高温下将氨气和NOx混合,利用催化剂将其
转化为氮气和水蒸气。
非选择性催化还原则通过在锅炉炉膛中喷射氨水或尿素溶液,使其与燃烧产生的NOx发生化学反应,从而达到脱硝的目的。
而氨水法是利用氨水直接与烟气中的NOx进行化学反应,将其转化为氮气和水。
最后是后处理阶段,用于处理脱硝反应后产生的氨和氮氧化物残留。
后处理工艺包括氨消除、废水处理等,以确保系统的安全稳定运行。
总的来说,脱硝系统工艺流程是一个非常复杂的过程,需要各种工艺和设备配合协调。
只有严格按照流程进行操作,并确保设备的高效运行,才能达到减少NOx排放、保护环境的目的。
脱硫脱硝工艺流程
脱硫脱硝是指将燃烧过程中产生的二氧化硫和氮氧化物(NOx)等有害气体从废气中去除的工艺。
下面以燃煤电厂为例,介绍脱硫脱硝的工艺流程。
脱硫工艺流程:
1. 废气净化:首先将烟气脱泥除尘,去除颗粒物和粉尘,防止对后续设备造成损害。
2. 一次脱硫:将含有二氧化硫的烟气通过石灰石浆液喷入脱硫塔中,利用吸收反应使SO2转化为石膏或硫酸盐等可回收的
物质。
3. 二次脱硫:如果一次脱硫仍未达到环保要求,则进一步进行二次脱硫。
二次脱硫一般采用湿法氢氧化物脱硫法,通过氢氧化钠或氨水溶液反应生成硫代硫酸盐。
脱硝工艺流程:
1. SCR脱硝:将含有氮氧化物的废气与氨水催化剂在催化剂
层上进行反应,使氮氧化物转化为氮和水,同时催化剂也会发生周期性的硫硝效应,需要定期进行调整和更换。
2. SNCR脱硝:将含有氮氧化物的废气喷入反应室,再喷入尿
素溶液等还原剂进行反应,通过还原作用将氮氧化物转化为氮和水,达到脱硝效果。
脱硫脱硝工艺流程的控制和监测是非常重要的。
通常会根据废气成分和环境要求,通过在线监测设备对废气进行实时监测,控制脱硫脱硝设备的运行方式和操作参数。
同时,还需要定期对脱硫脱硝设备进行维护和清洗,保证其正常运行和去除效率。
脱硫工艺流程说明湿法脱硫工艺流程主要包括石灰石-石膏法和碱性洗涤液法两种方式。
1. 石灰石-石膏法:将石灰石(CaCO3)加入到反应塔中与燃烧产生的SO2发生反应,生成石膏(CaSO4)和二氧化碳(CO2)。
石膏随后被分离出来用于再利用或处理。
2. 碱性洗涤液法:用碱性洗涤液(如氢氧化钠、氨水等)与燃烧产生的SO2进行反应,生成相应的盐类,然后通过沉淀或其他方式分离出来。
干法脱硫工艺流程主要包括石灰石喷雾干法脱硫和双碱法两种方式。
1. 石灰石喷雾干法脱硫:将粉状石灰石喷射到燃烧产生的SO2气流中,通过干法吸收,然后分离出SO2和粉尘。
2. 双碱法:使用两种碱性吸收剂,通常是碳酸氢钠和氢氧化钙,通过干法反应吸收SO2,然后分离出生成的产物。
脱硫工艺流程中需要考虑的参数包括燃料类型、SO2排放浓度、处理效率、再生利用和处理废料等。
不同的工艺流程适用于不同的工业设备和排放标准,因此在选择和设计脱硫工艺时需要综合考虑各种因素。
对于脱硫工艺流程,还有一些其他重要的细节和注意事项需要考虑。
首先,脱硫工艺需要根据具体的工业设备和生产流程进行选择和设计。
比如在煤电厂中,石灰石-石膏法常被用于处理燃煤产生的二氧化硫。
而在工业炉窑中,干法脱硫工艺更为常见。
各种工艺都需要根据具体情况进行优化设计,以提高脱硫效率、减少能耗和减少对环境的影响。
其次,脱硫工艺需要考虑处理后的副产品处理问题。
例如,石膏、除尘灰等副产品需要经过处理后才能达到国家排放标准,或者进行再利用。
对副产品的有效利用不仅可以减少环境污染,还可以降低生产成本。
此外,脱硫工艺的运行参数也需要严格控制。
这包括脱硫剂的投加量、反应温度、气体流速以及脱硫设备的清洁维护等。
通过对这些参数的严格控制,能够确保脱硫工艺的高效运行,减少设备的停机维护,提高设备的使用寿命。
在脱硫工艺的选择中,也需要考虑对能源的消耗。
比如干法脱硫通常需要更多的能源用于干燥和加热过程,而湿法脱硫则需要更多的水资源。
火电厂烟气脱硫脱硝废水处理工艺由于我国经济的提升,煤炭能源受到了严重的耗损,氮气化物排放量也因此上升,此现象在发达地区更为严重。
为此,火电厂便开始执行相关的排放标准,从而让大气污染得到了有效的防治。
而想要进一步的提升污染治理的效果,那么就要采用合理的技术来对火电厂烟气脱硫脱硝废水进行排放。
一、污水处理站处理工艺1.1生物处理工艺过去的工艺主要使用在生物处理当中,其中厌氧池、兼氧池等是及其主要的构成部分。
它们当中的各种设计参数都存在明显的差别性。
其中在给兼氧池进行工艺处理期间,是以钢制呈圆形的反应器为主,由于反应器处于封闭状态,所以要往体系里设立搅拌器,而功率则要控制在合理的范围当中,同时搅拌器所在的部位要位于池顶。
此外还要合理的掌控兼氧池的反硝化时间,SRT同样会消耗大量的时间,在反应上会保持在厌氧池的范围。
此外厌氧池STR很长,造成聚磷菌会长时间在内源呼吸,这样一来便会完全耗费掉胞内糖。
面对此现象,VFA吸收和pHB存储质量便会下降,从而就会降低除磷的效果。
1.2物理处理工艺火电厂清理烟气脱硫脱硝废水的时候,除了经常采用生物处理工艺外,还会使用物理处理工艺。
火电厂所排放的废水,所具有的污染物有:有机物、氨氮、悬浮物等。
它们的水质特点为:(1)有机物浓度含量少,可生性较低。
(2)氮和氨氮浓度强。
(3)盐度高,其主要包括两类,分别是钠盐和硫酸盐,其中钠盐含量为10000mg/L,而硫酸盐含量则为4000g/L-5000g/L。
在进行处理的时候,要给全部的沉淀工作采取有针对性的处理,如果遇到特殊情况,还要适当增添混凝剂,从而便能够让沉淀达到标准的要求。
二、烟气脱硝废水厌氧氨氧化的实验脱硫脱硝废水特点突出,进水温度较大,所以氨氮浓度同样会加大,不过有机物浓度则较差,因为这些因素的影响,所以便能够使得厌氧氨氮化自养菌得到良好的成长。
在清理火电厂烟气脱硫脱硝的时候,要使用厌氧氨氧化工艺,而在对整体工艺采取处理的时候,要创建出完善的方案。
电厂脱硫脱硝工艺流程
《电厂脱硫脱硝工艺流程》
电厂脱硫脱硝工艺是通过化学和物理的方法来减少二氧化硫和氮氧化物的排放,以保护环境和减少空气污染。
脱硫脱硝工艺流程主要包括燃烧改造、烟气净化和废气处理等环节。
首先是燃烧改造,主要是通过调整燃料种类和燃烧方式,降低硫和氮的含量,从源头上减少排放。
其次是烟气净化,常见的方法有湿法脱硫和SCR脱硝。
湿法脱硫是通过在烟气中喷洒碱性吸收剂,将二氧化硫吸收并形成硫酸盐,然后再通过反应得到硫酸和水,并分离出来,以达到脱硫的目的。
SCR脱硝则是通过在高温烟气中喷洒氨水和氮氧化物反应生成氮和水的方式来脱硝。
最后是废气处理,对于湿法脱硫的废水需要经过处理达标后方可排放,对于SCR脱硝则需要处理氨和氮氧化物的副产物。
总的来说,电厂脱硫脱硝工艺流程主要包括燃烧改造、烟气净化和废气处理三个环节,通过这些环节的配合和处理,可以有效减少电厂对环境的污染,保护大气环境。
胜利发电厂脱硫脱硝工艺流程英文回答:The desulfurization and denitrification process in the Victory Power Plant is a crucial step in reducing the emissions of sulfur dioxide (SO2) and nitrogen oxides (NOx) from the flue gas. This process helps to comply with environmental regulations and improve air quality.The desulfurization process, also known as flue gas desulfurization (FGD), is responsible for removing sulfur dioxide from the flue gas. The most common method used in the Victory Power Plant is wet scrubbing, which involves spraying a limestone slurry into the flue gas. The sulfur dioxide reacts with the limestone to form calcium sulfite, which is then oxidized to calcium sulfate, commonly known as gypsum. The gypsum is collected and can be used in various industries, such as cement production or construction.On the other hand, the denitrification process, also known as selective catalytic reduction (SCR), is used to reduce nitrogen oxides in the flue gas. In this process, ammonia or urea is injected into the flue gas, which then passes through a catalyst bed. The nitrogen oxides react with the ammonia or urea to form nitrogen and water vapor. The catalyst helps to facilitate the reaction and increase its efficiency. The nitrogen and water vapor are harmless and can be safely released into the atmosphere.The desulfurization and denitrification processes in the Victory Power Plant work together to ensure that the emissions of sulfur dioxide and nitrogen oxides are significantly reduced. This helps to protect the environment and improve the air quality in the surrounding areas.中文回答:胜利发电厂的脱硫脱硝工艺流程是减少烟气中二氧化硫(SO2)和氮氧化物(NOx)排放的关键步骤。
脱硫脱硝工程施工顺序1. 方案设计阶段:在脱硫脱硝工程的施工之前,需要进行方案设计阶段。
这个阶段主要是确定脱硫脱硝的具体工艺和设备,以及工程的施工方案和工期等。
设计方案要满足国家环保标准和企业的实际情况,并且考虑到工程的经济性和可操作性。
2. 原料准备:在施工前,需要做好原料准备工作。
这包括购买脱硫剂和脱硝剂等原料,并且按照设计方案进行检查和确认,以确保原料的质量和数量满足工程的要求。
3. 场地准备:在进行脱硫脱硝工程之前,需要对施工场地进行准备工作。
这包括清理场地,确定设备的摆放位置,安装临时施工设施等。
此外,还需要确保场地的安全和通风,以便施工人员安全进行施工。
4. 设备安装:脱硫脱硝工程的核心是脱硫脱硝设备的安装。
在设备安装阶段,施工人员需要按照设计方案,将脱硫设备和脱硝设备进行安装。
这包括连接管道、安装支架、调试设备等工作。
安装过程中需注意操作规范,确保设备的安全性和可靠性。
5. 管道连接:在设备安装完成后,需要对管道进行连接。
这包括连接脱硫设备和脱硝设备之间的管道,以及连接设备和烟囱之间的管道等。
管道连接工作是脱硫脱硝工程中非常重要的一环,只有管道连接正确无误,才能确保工程的正常运行。
6. 电气设备安装:脱硫脱硝工程还需要安装一些电气设备,例如控制柜、电动执行机构等。
在安装电气设备时,需要注意设备的安全和可靠性,确保设备正常运行。
7. 调试阶段:在设备和管道连接完成后,需要进行调试阶段。
这包括设备的试运行、管道的检测和调整等。
调试过程中需要严格按照设计方案进行操作,确保设备正常运行并达到设计要求。
8. 试验阶段:在调试完成后,需要进行脱硫脱硝工程的试验阶段。
试验阶段主要是对设备和管道进行功能测试和性能测试,以确保工程达到设计要求。
试验过程中需要对设备进行监测和数据采集,分析数据并做出相应的调整。
9. 运行阶段:最后是脱硫脱硝工程的正式运行阶段。
在工程正式运行过程中,需要进行设备的日常维护和管理,以确保设备的稳定运行。
电厂在进行脱硫脱硝的时候方法是不一样的,所以其工艺流程也不相同,下面,就具体给大家分享一下。
脱硫工艺又分为两种,具体的流程介绍是:一、双碱法脱硫工艺
1)吸收剂制备与补充;
2)吸收剂浆液喷淋;
3)塔内雾滴与烟气接触混合;
4)再生池浆液还原钠基碱;
5)石膏脱水处理。
二、石灰石-石膏法脱硫工艺
1. 脱硫过程:
CaCO3+SO2+1/2H2O→CaSO3·1/2H2O+CO2
Ca(OH)2+SO2→CaSO3·1/2H2O+1/2H2O
CaSO3·1/2H2O+SO2+1/2H2O→Ca(HSO3)2
2. 氧化过程:
2CaSO3·1/2H2O+O2+3H2O→2CaSO4·2H2O
Ca(HSO3)2+O2+2H2O→CaSO4·2H2O+H2SO4
脱销工艺也分为两种,具体的流程介绍是:一、SNCR脱硝工艺1. 采用NH3作为还原剂时:
4NH3 + 4NO+ O2 →4N2 +6H2O
4NH3 + 2NO+ 2O2 →3N2 +6H2O
8NH3 + 6NO2 →7N2 +12H2O
2. 采用尿素作为还原剂时:
(NH2)2CO→2NH2 + CO
NH2 + NO→N2 + H2O
CO + NO→N2 + CO2
二、SCR脱硝工艺
1. 氨法SCR脱硝工艺:
NO+NO2+2NH3—>2N2+3H2O
4NO+4NH3+O2—>4N2+6H2O
2NO2+4NH3+O2—>3N2+6H2O
2. 尿素法SCR脱硝工艺:
NH2CONH2+H2O→2NH3+CO2
4NO+4NH3+O2→3N2+6H2O
6NO+4NH3→5N2+6H2O
以上内容由河南星火源科技有限公司提供。
该企业是是专业从事环保设备、自动化系统、预警预报平台开发的技术服务型企业。
公司下辖两个全资子公司,分别从事污染源监测及环境第三方检测。
参股两家子公司分别从事环保设备的生产制造、自动化软件平台及智慧环保相关平台的定制开发。