低压反冲洗过滤器处理油田采出水
- 格式:pdf
- 大小:194.45 KB
- 文档页数:2
油田采出水过滤器的原理与应用
油田采出水过滤器的工作原理主要包括:悬浮液进入过滤器后,经过
过滤介质层,大颗粒沉降在过滤底部,经过滤介质上方的过滤床层,小颗
粒则会被拦截在过滤介质颗粒间的孔隙中,逐渐形成过滤膜,有效地过滤
掉水中的悬浮物和固体颗粒。
通过不同尺寸的过滤介质和过滤床层的选择,可以实现对不同颗粒大小的过滤。
1.油田采出水处理:油田采出水中含有大量的悬浮物和固体颗粒,通
过过滤器的过滤作用可以将这些杂质去除,提高油田采出水的水质,减少
对后续处理设备的负荷,保护环境。
2.石油化工行业:在石油化工生产过程中,常常需要处理含有大量固
体颗粒和悬浮物的污水。
油田采出水过滤器可以有效地去除这些杂质,保
护设备和提高产品质量。
3.自来水处理:自来水中常含有一定数量的悬浮物和固体颗粒,过滤
器可以对自来水进行预处理,去除这些杂质,提高自来水的水质,保护水
龙头、水管等设备。
4.工业废水处理:工业废水中通常含有大量的悬浮物和颗粒,通过过
滤器的过滤作用,可以将这些杂质去除,减少对环境的污染,保护自然资源。
5.生活废水处理:家庭、酒店、医院等生活废水中含有大量的有机物
和固体颗粒,通过过滤器的过滤作用,可以去除这些杂质,减少对下水道
和排水系统的负荷,保护环境。
总之,油田采出水过滤器通过物理过滤和化学吸附等方法,将水中的
固体颗粒和溶解性杂质去除,提高水质,保护后续处理设备和环境。
它在
油田采出水处理、石油化工、自来水处理、工业废水处理以及生活废水处理等领域有广泛的应用。
低压稳流核桃壳过滤器的开发及在油田废水处理中的应用为了解决现有核桃壳过滤装置反冲洗憋压、跑料、滤料再生困难的问题,经过分析,根据反冲洗理论,对过滤器进行改造,开发出低压稳流核桃壳过滤器。
通过现场测试,证明低压稳流核桃壳过滤器反冲洗压力可以由原来的0 15~0 40MPa降低到0 03~0 06MPa,且能够实现罐群水反冲洗,反冲洗效果好,滤料再生效果好。
干净的滤料使进水压力由原来的0 15~0 30MPa降到0 10~0 20MPa,改善了出水水质,含油质量浓度平均<10mg/L。
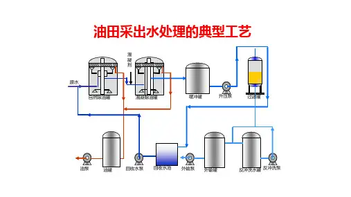
油田采油废水经油水分离后,进入混凝沉降池,去除其中的大部分油和悬浮物,再经过过滤进一步降低其中油和悬浮物的浓度,以达到出水排放标准。
一部分出水进入深度处理站经处理后作为回注水用于“水驱”采油,另一部分直接排放。
过滤是油田废水处理的最后一道工序,过滤效果直接影响到出水水质。
含油废水过滤处理装置所用填料主要有石英砂、核桃壳以及纤维等。
核桃壳过滤器是20世纪80年代后期在我国发展起来的,是以核桃壳作为过滤介质,带有桨搅拌装置的罐装压力式容器[1]。
与普通滤料相比,核桃壳滤料表面粗糙,具有较强的吸油纳污能力,密度略大于水;反冲洗时采用桨搅拌,加大了滤料之间的摩擦,反冲洗压力低,清洗效果好。
基于这些优点,核桃壳过滤器广泛用于油田废水普通站和深度站过滤处理工艺中油和悬浮物的去除[2]。
1原核桃壳过滤器1 1运转过程中出现的问题大庆油田在20世纪90年代初开始使用核桃壳滤料过滤装置。
运转初期该类过滤装置以巨大吸油除污能力而被广泛推广[2]。
如某普通污水处理站于2000年开始运转,核桃壳过滤器作为一级过滤装置,在运转初期经过滤后的水中含油质量浓度<20mg/L,通常能达到10mg/L。
反冲洗水压力维持在0 15MPa,出水效果较好。
但随着“聚驱”采油技术的发展,采油废水中聚合物浓度急剧增加。
聚合物导致油和悬浮物与核桃壳的黏附力增强,现有系统反冲洗工艺不能够达到去除核桃壳表面黏附的油污的要求,反冲洗效果差,滤料不能完全再生,导致过滤器出现了以下问题:(1)过滤性能不稳定。
油田采出水处理设计规范规范号:GB 50428—2007发布单位:中华人民共和国建设部/中华人民共和国国家质量监督检验检疫总局前言??? 本规范是根据建设部建标函(20053 124号文件《关于印发“2005年工程建设标准规范制订、修订计划(第二批)”的通知》要求,由大庆油田工程有限公司(大庆油田建设设计研究院)会同胜利油田胜利工程设计咨询有限责任公司、中油辽河工程有限公司、西安长庆科技工程有限责任公司及新疆时代石油工程有限公司共同编制而成的。
??? 本规范在编制过程中,编制组总结了多年的油田采出水处理工程设计经验,吸收了近年来全国各油田油田采出水处理工程技术科研成果和生产管理经验,广泛征求了全国有关单位的意见,对多个油田进行了现场调研,多次组织会议研究、讨论,反复推敲,最终经审查定稿。
??? 本规范以黑体字标志的条文为强制性条文,必须严格执行。
??? 本规范由建设部负责管理和对强制性条文的解释,由石油工程建设专业标准化委员会设计分委会负责日常管理工作,由大庆油田工程有限公司负责具体技术内容的解释。
本规范在执行过程中,希望各单位结合工程实践,认真总结经验,注意积累资料,随时将意见和有关资料反馈给大庆油田工程有限公司(地址:黑龙江省大庆市让胡路区西康路6号,邮政编码:163712),以供今后修订时参考。
??? 本规范主编单位、参编单位和主要起草人:??? 主编单位:大庆油田工程有限公司(大庆油田建设设计研究院)??? 参编单位:胜利油田胜利工程设计咨询有限责任公司??? ??????????中油辽河工程有限公司??? ??????????西安长庆科技工程有限责任公司??? ??????????新疆时代石油工程有限公司主要起草人:陈忠喜?王克远?马文铁?杨清民?杨燕平?? ?????????????孙绳昆?潘新建?高?潮?赵永军?舒志明??? ????????????李英嫒?程继顺?夏福军?古文革?徐洪君??? ????????????唐述山?杜树彬?王小林?杜凯秋?任彦中??? ????????????何玉辉?刘庆峰?张?忠?李艳杰?刘洪友??? ????????????张铁树?何文波?张国兴?于艳梅?王会军??? ????????????马占全?张荣兰?张晓东?张?建?裴?红??? ????????????夏?政?周正坤?祝?威?洪?海?郭志强??? ????????????高金庆?罗春林附录A 站内架空油气管道与建(构)筑物之间最小水平间距表A 站内架空油气管道与建(构)筑物之间最小水平间距建(构)筑物最小水平间距(m)建(构)筑物墙壁外缘或突出部分外缘有门窗3.0无门窗1.5场区道路1.0人行道路外缘0.5场区围墙(中心线)1.0照明或电信杆柱(中心)1.0电缆桥架0.5避雷针杆、塔根部外缘3.0立式罐1.6注:1 表中尺寸均自管架、管墩及管道最突出部分算起。
油田采出水处理设计新规范部分条款的说明陈忠喜 王克远(大庆油田工程有限公司)孙立艳(大庆油田采油六厂) 摘要:《油田采出水处理设计规范(G B50428-2007)》(简称新规范)是油田地面工程设计的重要标准之一,对于做好油田采出水工程设计与建设和生产具有重要作用,该国家标准参考原石油天然气行业标准《油田采出水处理设计规范(SY/T0006-1999)》修订编制完成。
提出了执行新规范应遵循的原则及其需注意的条款,为国标《油田采出水处理设计规范》G B50428-2007的顺利实施提供了技术支持。
关键词:油田;水处理;设计规范1 前言《油田采出水处理设计规范(G B50428-2007)》(简称新规范)是依照建设部建标函〔2005〕124号文件“关于印发《2005年工程建设标准规范制订、修订计划(第二批)》的通知”要求,由大庆油田工程有限公司会同胜利油田胜利工程设计咨询有限责任公司、中油辽河工程有限公司、西安长庆科技工程有限责任公司及新疆时代石油工程有限公司共同编制而成的。
2006年3月成立了《油田采出水处理设计规范》编写组并开始工作,2007年10月完成审查。
国家标准《油田采出水处理设计规范(G B50428-2007)》已于2007年10月23日由建设部发布,2008年1月1日实施。
《油田采出水处理设计规范(G B50428-2007)》(简称新规范)是油田地面工程设计的重要标准之一,对于做好油田采出水工程设计与建设和生产具有重要作用,该国家标准参考原石油天然气行业标准《油田采出水处理设计规范(S Y/T0006 -1999)》修订编制完成。
2 执行新规范应遵循的原则(1)注意规范的整体性。
本规范按建设部颁发的《工程建设标准编写规定》(1996)626号的要求编写,条文说明是对条文内容的解释,使用规范时应相互对应、全面理解规范的内容。
(2)关于规范的追溯性问题。
规范的追溯性问题是指:本规范的条款是否应用于本规范生效日期前已有或已批准建设的设施和设备。
节能减排<t 工矣全2021年第18期油田反冲洗过滤器除污效果评价邵明大庆油田有限责任公司采油一厂黑龙江大庆163000摘要:油田污水回注是实现节能减排最有效的手段,但回注水经长途输送后,其内悬浮物、 含油量等回升,水质变差,对回注产生不利影响。
为满足污水回注要求,应用了反冲洗过滤排污装 置。
采用内外衬滤网设计,利用轴向旋流分离水中杂质,在反冲洗通道及排污口可实现滤网安全反 冲洗功能。
应用后,水中含油量及悬浮物杂质量降低了 30%以上’注入水水质得到保障,提高了污 水利用量,缓解了油田企业环保压力。
关键词:污水;过滤;回注;含油;悬浮物目前,R 油田己处于二次采油向三次采油全 面过渡时期,其突出特点是单井产量降低,含水 率不断升高,某些区块采出液含水率达90%以 上,污水产生量不断增加,因此,转油站、联合 站污水处理负荷不断增加。
目前,把油水分离后的 污水回注地层是最有效的减排手段,污水回用量 和水质除污问题是油田环保工作重点关注对象。
R 油田目前面临现场水质变差(主要体现为 含油、悬浮物杂质增多),引起个别油井难注入 问题,给污水回用造成了较大困难。
针对水质变 差问题,一般可通过改造水处理站工艺、增加用 药量、输水管线扫线、尾端过滤等措施予以处 理。
与其他措施相比,尾端过滤虽处理水量有 限,但过滤装置安装灵活,投资低、见效快,对小规模井组水质改善最直接有效。
鉴于此,本文 采用了一种可反冲洗的小型过滤器,将其置于注 水管线末端,通过过滤除污实现净化水质,从而 实现增注减排的目的,取得了良好效果。
1反冲洗过滤器结构与原理1.1反冲洗过滤器结构过滤器主要由进液管、双层带流体导向槽 的不锈钢滤芯、壳体、外套、滑动体与活塞等 组成的排污除垢装置、出液接头等部分组成。
过滤器结构本意图见图1。
注入水先进入过滤器进口,通过滤芯进入 水井或用水管网,此时水中所含悬浮物、泥沙 等机械杂质被滤芯阻拦和分离,可净化水质。
油田采出水处理工艺分析作者:于飞云来源:《名城绘》2020年第10期摘要:随着社会经济的不断发展,油田的发展以及建设速度得到有效提高,为适应油田的不同发展时期对采出水标准的不同要求,采出水的处理工艺技术得到了持续的改进和完善。
关键词:采出水处理;现状;影响因素;建议一、污水处理站采出水处理现状1.1采出水处理工艺。
目前某污水站采用的是重力式除油、斜板沉降、过滤流程。
采出水处理的第一站是利用重力、沉降技术除油。
采出水流入重力式自然沉降除油罐上部,进入油水分离区,向下流动,水中浮油和分散油随水流动,同时在浮力作用下浮升,达到收油槽位置,被收走,而水中乳化油、溶解油及杂质与水同时流出除油罐,流进一次缓冲罐内,再由一次增压泵将采出水打入混合罐内,与投入的药剂除铁剂、助凝剂、双氧水和A剂发生反应,流入斜板罐中。
斜板罐是利用斜板沉降的原理进行处理油污。
采出水在混合罐内与投入的除铁剂、助凝剂、双氧水和A剂作用后,使乳化油和溶解油凝固,经斜板罐3米处高度安装的斜板作用,与泥沙、杂质混合产生大颗粒沉降下来,沉降的污泥与A剂残渣聚集在罐底,可启动排泥动力泵,由沿罐圆周方向以同心圆的方式布置的喇叭口吸入收泥汇管中,将污泥和杂质排入840方污泥池中,全天排污三次,以達到罐底稠泥清理效果,并减少了定期清罐的工作量。
而经二次处理后的采出水进入二次缓冲罐,再由二次增压泵打入过滤罐中。
过滤罐采用改性纤维束精细技术与两级石英沙、卵石相结合的技术。
通过按照严格的反冲洗强度进行,达到延长过滤罐使用时间的目的。
目前,我站反冲洗过程采取自动控制进行,该流程不仅能够对一级过滤罐和二级过滤罐进行定期反洗,而且减轻了职工的工作压力。
采出水通过二次过滤罐处理后的水,完全达到油田系统水质指标要求。
此时,处理后的采出水输送至注水罐,经注水泵平稳输送到各增注站,将处理合格的采出水再回注到地下。
1.2采出水处理设备。
油田对采出水的处理主要依靠四种设备。
油田采出水处理设计规范GB 50428修订的主要内容及其说明陈忠喜;舒志明;何玉辉【摘要】In view of problems and developing needs, the code for design of oil field pro-duced water treatment (GB 50428-2007) was improved and revised, some main content of the new industry standard specification was added, too. The new code for design of oil field produced water treatment (GB 50428—2015) was formed in which 16 items were add-ed and 3 items were canceled. There are 3 aspects need to be paicl more attention:strictly comply with mandatory provisions;clear the relationship between design scale and design water quantity calculation;correctly calculate the design filter speed of the filter. As a na-tional standard,this code is significantly for designs and construction of produced water treat-ment in the production practice.%针对《油田采出水处理设计规范(GB 50428—2007)》实施中发现的不足及技术的发展要求,对该规范进行了完善和修订,同时补充近年来行业标准规范中新制定的一些主要内容,形成了《油田采出水处理设计规范(GB 50428—2015)》.新规范新增了16个条目,取消了3项条款,新规范在实施过程中应注意三方面问题:必须严格遵守强制性条文;明确设计规模与设计计算水量的关系;正确计算过滤器设计滤速.该规范是油田采出水处理工程设计的国家标准,对于做好油田采出水工程设计与建设具有重要作用.【期刊名称】《油气田地面工程》【年(卷),期】2016(035)008【总页数】5页(P1-5)【关键词】油田采出水;水处理;设计规范;修订【作者】陈忠喜;舒志明;何玉辉【作者单位】大庆油田工程有限公司;大庆油田工程有限公司;大庆油田工程有限公司【正文语种】中文根据住房和城乡建设部《关于印发2013年工程建设标准规范制订修订计划的通知》(建标[2013]6号)的文件要求,国家标准《油田采出水处理设计规范(GB 50428—2007)》[1](简称原规范)的修订编制工作,在石油工程建设专业标准化委员会设计分标委的指导下,由大庆油田工程有限公司主编,会同中国石化石油工程设计有限公司、中国石油辽河工程有限公司、西安长庆科技工程有限责任公司、新疆石油勘察设计研究院,于2015年共同完成规范修订工作并通过审查。
油气田采出水深度处理技术摘要:目前我国大部分油气田己进入石油开采的中期和后期阶段,采出液中含水量为70%~80%,有的油气田甚至高达90%,而且随着开采时间的增加,含水量不断的增加,因此我国油气田所产生的废水量非常巨大。
如果把如此大量的采出水直接外排,将造成非常严重的环境污染问题,同时又浪费了宝贵的水资源。
但如果把含油废水处理后,重新回注地层,以补充地层的压力,不仅可以避免环境污染,而且可以节约大量的水资源。
因此,对油气田采出水进行深度处理以便回注是实现可持续发展、提高经济效益、节约成本的一个重要途径。
关键词:油气田;采出水;处理一、油气田采出水水质由于各油气田原油的特性、地质不一样,油气田采出水水质各异,但又都有相同的特性。
一般具有以下特点:含油量高、成分复杂、矿化度高、水温较高、具有放射性。
1、含各种有机物油气田采出水中含有多种原油有机成分和各种化学药剂,化学需氧量高。
例如:草桥油田采出水中化学需氧量为714mg/L,渤海油田采出水中化学需氧量大于500mg/L。
2、高矿化度油气田采出水矿化度最低也在1000mg/L以上,高可达14×104mg/L,中原油田采出水总矿化度高达8×104~14×104mg/L,渤海油田采出水矿化度为11×104mg/L,Cl-达6996mg/L,高矿化度加速了腐蚀速度,同时也给废水生化处理造成困难。
3、含油量高一般采出水中含油量均在1000mg/L左右,其中90%左右为分散油(10~100μm)和浮上油(大于100μm),约有10%为乳化油。
4、水中含微生物采出水中常见微生物有硫酸盐还原菌、铁细菌、腐生菌,均为丝状菌,多数采出水中细菌含量为102~104个/mL,部分高达108个/mL,细菌大量繁殖不仅腐蚀管线,而且还造成地层严重堵塞。
5、含有大量生成垢的离子采出水中含有HCO3—、Ca2+、Mg2+、Ba2+、Cr2+等生成垢的离子。
试验所究清洗世界Cleaning World 第36卷第11期2020年11月文章编号:1671-8909 (2020) 11-0021-002过滤罐反冲洗参数优化研究及实施效果梁建(中国石油辽河油田公司,辽宁沈阳110206)摘要:油田采出水经过除油处理后,进入过滤段工艺流程,进一步对污染物进行脱离处理,满足污水回注水质相关要求。
本文以M油田为例,针对过滤设备滤料反冲洗过程中存在的问题,开展了反冲洗参数优化研究,现场实施效果较好,可为其他油田提供借鉴经验。
关键词:除油技术;存在问题;解决方案中图分类号:X741 文献标识码:A〇引言油田污水进入联合站后,进入除油和过滤工艺流程,目前常用的过渡设备有压力式、重力式两种,其中重力 式应用规模较大,主要利用密度差异重力分流原理,滤 料主要为固体颗粒,如石英砂、海绿石、核桃壳等。
近 年来,随着低渗透和特低渗透油藏开发规模增加,膜过 滤技术逐渐成熟,得到广泛应用。
1主要过滤设备应用重力式过滤器仅有单阀过滤器,压力式过滤器种类 较多,根据过滤层材质分类,有石英砂过滤器、石英砂 与磁铁矿双滤料过滤器、纤维球和核桃壳过滤器等。
以M油田为例,主要有重力式单阀过滤罐、石英 砂压力过滤罐、双层滤料过滤器三种,其设备运行参数 及滤料名称及规格详见表1和表2。
2滤料反冲洗技术优化多数油田联合站采用稳定强度反冲洗过滤后滤料,冲洗效果差,容易出现跑理象,造成滤料流失,尤其是 二次采油技术后期,剩余油分布零散,难以继续提高油 藏采收率。
三次采油技术逐步成熟悉,得到推广与应用,比如聚/表二元复合驱、聚驱等,油田采出污水中化学 物质含量增加,呈乳状液,污水粘度提高,过滤器反冲 洗时滤料膨胀率和冲洗效果发生变化,若继续使用水驱 设计反冲洗参数,会出现滤罐憋压跑料等问题,影响冲 洗效果。
过滤罐反冲洗参数优化介绍如下。
2.1优化原理分析根据相关资料表明,采出污水粘度增加后,若保持 滤料反冲洗膨胀率不变,冲洗强度就会相应的减少。
反冲式过滤除污系统在油田掺水过程中的应用李长江(东营新东方建设机械有限责任公司,山东东营257237)摘要:针对油田生产的高粘度、高含蜡、高肢质、高凝固点的稠油的特点,采用了多种生产工艺进行处理,但日积月累造成内部结垢严重、管道堵塞等问题,结合生产现场的实际情况,进行了反冲式过滤除污系统的研制和应用。
®〇h i a n t a 中备Engineering 工程关键词:稠油;结垢;掺水;反冲式过滤除污系统 中图分类号:X703文献标识码:A文章编号:1问题的提出和依据对于油田生产的高粘度、高含蜡、高胶质、高凝固点的稠油油田,采用掺水采油、高温高压热洗清蜡和 酸洗清垢等生产工艺。
稠油具有稠度大、流动性差的特 点,开采难度较大,孤东目前主要采用泵上掺水工艺、 电加热工艺,空心杆工艺,由于掺水介质反复循环使用, 水质逐渐恶化,致使掺水集油、污水处理及各系统的管 道、容器和加热器的内部结垢日趋严重,造成管道堵塞、 加热效率降低、输液泵排量减少,严重地影响着油田的 正常生产。
图1和图2是水垢堵塞管线的情况。
图1单井掺水管线内的堵塞 图2掺水干线内的堵塞物2解决问题的途径及过滤除污系统的研制目前稠油掺水和注水都是来自联合站的外调污水, 这些污水处理水平低,矿化度高,有的污水矿化度高达 13221毫升/升。
经对现场管线及空心杆内的结垢物化 验知,主要成分是泥砂、粘土等物质,来源于油层中。
整个污水和掺水系统的除垢是个复杂的工程,既然 在掺水系统中的主要致垢物为污泥,首先从掺水源头将其 除去,同时减少掺水中的其它悬浮物,将大大改善掺水水 质,减少掺水系统中的结垢,这是当前能够解决的问题。
通过研究,对现场的工艺流程进行改造,设计、 制作一套能够过滤掉较大颗粒的的装置,满足掺水管线 和空心杆工艺生产对掺水水质的一般要求。
2.1设计思路本系统是针对流体介质中存在颗粒状的杂质需要 去除的情况而设计,为降低使用劳动强度,提高工作效1671-0711 (2017) 09 (上)-0183-02率,设计有两套反冲流程,可以在流体输送过程中,实 现不停产实时自冲洗,将过滤产生的有害杂质随时排出 管道外,保持过滤界面清洁,从而保证过滤器长期处于 良好过滤状态,达到降低管损、提高管道输送效率、为 生产服务的目的。
新疆油田油气资源丰富,石油产量位居全国各大油田前列,开采潜力巨大。
新疆油田地处西北沙漠腹地,生态环境脆弱,随着油气田开发,油气田产出水量不断增加,致使油田水处理系统运行负荷逐年增加,系统出水水质很难保证。
同时由于油气田产水量的持续增长,生产井中见水井逐步增多,需排水采气的井也越来越多。
油气田产水量增加也制约着排水采气措施的实施,部分高含水的井被迫关井,不利于油气田的高效开发,油气田采出水治理迫在眉睫〔1〕。
1新疆油田采出水现状1.1油气田采出水现状新疆油田采出水多以联合站集中处理方式为主,单井采出液通过地面集输管网输送至集气站或集油站,然后再管输至联合站进行处理。
偏远区块生产井采出水则通过罐车拉运方式集中到联合站处理。
新疆油田采出水处理工艺多以“大罐沉降”方式为主,处理后污水多用于回注地层或作为注气锅炉水源,其典型工艺流程如图1所示〔2〕,少数油气田采出水则直接排入晒水池、事故池或者大型蒸发场。
图1新疆某油田采出水处理工艺流程Fig.1Process flow of produced watertreatment in Xinjiang Oilfiled油田采出水一体化处理工艺在新疆油田的应用李远朋1,曲鹏2,侯丽娜1,陈涛3,孙涛涛4(1.新疆油田实验检测研究院,新疆克拉玛依834000;2.新疆油田公司基本建设工程处,新疆克拉玛依834000;3.中海油安全技术服务有限公司,天津300400;4.油气工程服务有限公司,天津300340)[摘要]基于新疆油田采出水处理现状、水质特性及处理要求,开发出油田采出水一体化处理技术,并获得成功应用。
系统运行负荷高、处理效果好、药剂消耗少、占地面积小,出水水质达标。
基于此技术的成功应用,为新疆油田采出水处理提供了新思路。
[关键词]采出水;气浮;溶气水[中图分类号]TE357.6[文献标识码]A[文章编号]1005-829X (2021)07-0144-04Application of integrated treatment technology of oilfield produced water in Xinjiang OilfieldLi Yuanpeng 1,Qu Peng 2,Hou Lina 1,Chen Tao 3,Sun Taotao 4(1.Experimental Research Institute PetroChina Xinjiang Oil Field Branch ,Kelamayi 834000,China ;2.ExperimentalResearch Institute PetroChina Xinjiang Oil Field Branch ,Kelamayi 834000,China ;OOC Safety &Technology Services Co.,Ltd.,Tianjin 300400,China ;4.Oil &Gas Engineering Services Co.,Ltd.,Tianjin 300400,China )Abstract :Based on the present situation ,water quality characteristics and treatment requirements of produced water in Xinjiang Oilfield ,an integrated treatment technology for oilfield produced water was developed for the crux of pro ⁃duced water treatment.The technology is successfully applied to the produced water treatment in Xinjiang Oilfield.The system had the advantage of high operating load ,good treatment effect ,less reagent consumption ,small occupa ⁃tion area and the effluent quality up to standard.Based on the successful application of this technology ,a new idea of produced water treatment in Xinjiang Oilfield is put forward.Key words :produced water ;flotation ;dissolved airwaterDOI :10.19965/ki.iwt.2020-0923第41卷第7期2021年7月工业水处理Industrial Water TreatmentVol.41No.7Jul.,20211441.2油气田污水处理系统存在问题现有污水处理系统存在问题有:(1)油气田采出水水质复杂,油滴粒径较小,自然沉降方式除油效率低下;由此造成在“大罐沉降”工艺中前三级处理单元处理效果不佳,过滤系统运行压力巨大,反冲洗频繁,滤料更换周期短。
采出水滤罐反冲洗操作流程下载温馨提示:该文档是我店铺精心编制而成,希望大家下载以后,能够帮助大家解决实际的问题。
文档下载后可定制随意修改,请根据实际需要进行相应的调整和使用,谢谢!并且,本店铺为大家提供各种各样类型的实用资料,如教育随笔、日记赏析、句子摘抄、古诗大全、经典美文、话题作文、工作总结、词语解析、文案摘录、其他资料等等,如想了解不同资料格式和写法,敬请关注!Download tips: This document is carefully compiled by theeditor. I hope that after you download them,they can help yousolve practical problems. The document can be customized andmodified after downloading,please adjust and use it according toactual needs, thank you!In addition, our shop provides you with various types ofpractical materials,such as educational essays, diaryappreciation,sentence excerpts,ancient poems,classic articles,topic composition,work summary,word parsing,copy excerpts,other materials and so on,want to know different data formats andwriting methods,please pay attention!一、准备工作1. 确认采出水滤罐运行正常,各连接管道无泄漏。
doi:1013969/j1issn1100626896120101041025
低压反冲洗过滤器处理油田采出水
李涛(大庆油田设计院)
摘要:针对石英砂过滤器处理含聚污水
过程中滤料板结,形成致密滤饼层,滤料无
法彻底清洗,严重影响了过滤效果,出水水
质难以达标等问题,开发了低压反冲洗过滤
器。
该技术降低了反冲洗压力,保证了反冲
洗流量,提高了反冲洗效果,确保了滤后水
达标。
关键词:低压;过滤器;反冲洗;水质
1 存在的问题及其成因分析
过滤工艺作为油田采出水处理的最后一级直接关系到出水水质,因此合适的过滤工艺对于不同类型油田采出水达标处理有着重要的作用[1-2]。
石英砂过滤器依靠滤料和在滤料床层上部形成的滤饼层来截留污水中的悬浮物和胶体。
在水驱污水的处理中,石英砂过滤器的效果是很明显的,但随着聚合物驱油技术的推广,石英砂过滤器在处理聚合物驱污水时,暴露出滤料清洗不干净、反冲洗压力升高、滤料流失、出水水质不合格等问题。
造成这种现象的原因是由于水质的变化,原水中增加了聚合物,导致大量的聚合物被滤床所截留。
由于滤料表面污油和聚合物的吸附,致使滤料相对密度变小,根据Ergun理论,滤料膨胀高度与滤料密度成反比。
同时当罐内填充重质多介质滤料(多为磁铁矿和石英砂)时,由于污水中聚合物的存在,滤料层上部易出现板结现象,若要打碎板结层并将滤料清洗干净,则需大强度反洗。
由于滤料密度的减轻,大强度反洗又会导致滤料迅速上升,滤料极易进入布水筛管,导致布水筛管堵塞,从而使反冲洗压力升高,水量下降,反冲洗不能顺利进行。
实践表明,即使是大强度反冲洗水流也不能将板结层冲碎分散,尤其在冬天,进入冷输期,污水温度低,水中浮油、悬浮物和聚合物等凝固析出黏附于滤料上,更易形成板结层。
因此,解决石英砂过滤器存在的问题关键就在于降低反冲洗滤料膨化率,有效控制滤料膨化高度。
2 低压反冲洗石英砂过滤器的研究
211 基本结构
采用耐磨搅拌齿对石英砂过滤器内部结构进行改造,以彻底解决石英砂滤料再生的难题。
其罐体结构见图1。
(a)原石英砂过滤器(b)低压反冲洗石英砂过滤器
1-搅拌系统;2-集油器;3-布水器;4-耐磨搅拌桨
图1 石英砂过滤器的罐体结构对比
(1)增设了搅拌桨装置,通过搅拌增加滤料之
力信号变成4~20mA电信号,经调节器传送到变频器,从而通过气囊的高度变化来控制压缩机转速。
当气囊到达高位或低位时,可自动报警和启停压缩机。
如果手动操作,通过控制从缓冲气囊到压缩机的阀门,可实现用一台压缩机同时抽正压和负压。
若两台压缩机单独运行,则一台抽缓冲气囊,另一台抽原油稳定塔。
(3)安全性能得到提高。
升级改造时,对储油罐安全阀进行了维修调试,使其压力范围设定在+1176~-490Pa之间,还增加了1台微压呼吸阀。
当储油罐压力高于+1176Pa或低于-490Pa 时,微压呼吸阀自动开闭,确保了储油罐的安全。
4 应用效果
2006年岔南联合站大罐抽气装置改进后,实现了1台压缩机同时抽正压、负压的目标。
该工艺使储油罐始终处在微正压状态下,确保了储油罐的安全。
对原油稳定塔实施负压抽气后,收气量达到4000~6000m3/d,较改进前增加了1倍,满足了岔南联合站生产用气需要。
(栏目主持 张秀丽)
94
油气田地面工程第29卷第4期(201014)
doi:1013969/j1issn1100626896120101041026
特低渗透油田注水井解堵增注技术
钱钦1;2 侯洪涛2 李积祥2 侯利2 宋岩玲2
(1.中国科学院广州地球化学研究所; 2.胜利油田桩西采油厂)
摘要:在水质改善的基础上,以区块整
体增注为先导,应用了以砂岩缓速酸降压增
注为主导的工艺技术,推广应用了适应于桩
西油田不同欠注水井增注特点的双源振动解
堵技术、聚能冲压增注技术、聚硅纳米增注
技术等系列增注工艺,有效地解决了桩西油
田高压低渗区块水井增注难题。
该技术在
23口井应用后,平均单井压降312M Pa,
累增注水量7196×104m3,对应油井累增油
3260t。
关键词:特低渗油藏;水质处理;解堵增注;桩西油田
1 水质改造技术
桩74块注水水源为桩西联外输污水,注水水质存在两方面问题:一是污水腐蚀速度、悬浮物、粒径中值、SRB及硫化物含量指标达不到A1级水质要求;二是油管和地层结垢严重。
通过开展污水结垢机理、水质软化及精细处理等配套工艺应用,加强沿程水质检测及管线处理等保障措施,解决了水质不达标问题,满足了桩74块等特低渗油藏的注水需要。
(1)实施桩西联污水处理改造工程,改善来水水质。
通过对桩西联污水处理站进行改造,实现了外排水和回注水分开处理,保证了回注污水三防药剂的投加量。
新增金属膜三级过滤装置,改造后外输污水水质接近A2级标准,为桩74注水站水质达标提供了保障。
(2)实施水质软化工程,降低结垢率。
将桩西联污水与地层水按不同比例混合后进行高温高压配伍实验,结果表明存在明显结垢现象。
为了满足高温低渗油藏注水需要,对桩西联污水加入一种以O H-为主要成分的调整剂进行改性,对水中离子重新进行组合,除掉水中的CO2和HCO3-,使水中离子形成热力学上的稳定体系,从而抑制腐蚀,控制结垢。
该方法的应用,使得p H值升高,形成了不利于SRB菌生长、繁殖的环境,且氢的去极
间的摩擦,破坏滤料的板结层,使滤料上的油污及悬浮物与滤料剥离。
(2)在过滤器顶端安装集油器,以收集过滤器顶端的浮油,同时增设了布水系统,使布水更加均匀。
(3)在有限空间内,降低了集水器高度,相对增加了滤料膨化空间。
(4)调整了布水筛管的过水面积,改造后的过滤器筛管的过水面积约为反冲洗进水管的20倍,有利于反冲洗排水,从而保证了大水量反冲洗的可能,缩短了反冲洗时间。
212 反冲洗效果
低压反冲洗石英砂过滤器可在较低反冲洗强度下将滤料清洗干净,从根本上解决了原石英砂过滤器的滤料板结和滤料流失等问题;同时反冲洗压力升高情况得到了有效改善,从而保证了为反冲洗提供足够的水量。
对于重质滤料,足够的水量是反洗的决定因素,新型过滤器反冲洗压力和水量稳定,始终维持在0117~0122M Pa之间,同时700m3/h 的水量保证了滤料的冲洗。
较低的压力有利于设施防护,高强度的水流有利于滤料的反洗,而搅拌强化了滤料脱附所需的脱附力,黏附在滤料表层的油污和悬浮物得到了彻底的清洗。
3 应用
喇17深度污水处理站其过滤阶段为二级石英砂过滤。
在未改造前,石英砂过滤器反冲洗出现憋压、跑料和反冲洗不彻底等一系列的问题,导致滤后水难以达标。
通过应用低压稳流过滤技术对全站石英砂过滤器进行改造,一级滤前水在100mg/L 以内时,总滤后水质含油达到2mg/L以下,几乎为0,平均油的去除率在98%;悬浮物含量在50 mg/L左右,去除率平均在75%。
油和悬浮物的去除率较之未改造前分别提高20%和40%。
参考文献
[1]邓述波1油田污水的特性及处理技术[J]1工业水处理,2000,
20(7):0-121
[2]邓秀英1油田污水处理技术综述[J]1工业用水与污水,1999,
30(2):7-91
(栏目主持 张秀丽)
05 油气田地面工程第29卷第4期(201014) 。