第七章 集中供热系统
- 格式:ppt
- 大小:4.44 MB
- 文档页数:32
集中供热系统集中供热系统是一种将热源和用户进行有机结合,通过热力输送来满足用户热水和采暖需求的供热方式。
它将热源与用户之间的热交换过程集中起来,提高了能源利用效率,减少了对环境的影响。
本文将就集中供热系统的基本原理、设备组成、运行优势以及存在的问题进行探讨。
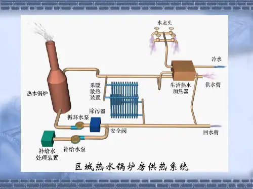
一、基本原理集中供热系统的基本原理是将热源的热量通过输送介质(如蒸汽、热水)传递给用户的热水或采暖系统。
热源可以是锅炉、热电站、余热发电厂等,而用户则包括居民用水、采暖、工业用热等。
其主要流程包括热源供热、输热介质输送、换热器热量交换、用户回收与利用等环节,在系统内形成一个封闭的循环。
二、设备组成集中供热系统主要由以下设备组成:1. 热源:热源是集中供热系统的核心,常用的热源包括集中供热锅炉、热电站等。
热源通过燃烧或发电等方式产生热量,并将其传递给输送介质。
2. 输送介质:输送介质是将热量从热源传递给用户的介质,常用的有蒸汽和热水。
蒸汽是一种高温高压的气体,在输送过程中需要注意温度和压力控制;热水则是通过管道输送,相对于蒸汽更安全可靠。
3. 配送管道:配送管道是将输送介质从热源输送到用户的管道系统,包括供热主干管、支线管和室内终端管等。
这些管道需要经过绝热处理,以减少能量损耗。
4. 用户设备:用户设备是集中供热系统中的终端设备,包括暖气片、供热换热器和热水器等。
它们通过与输送介质的热交换,将供热或热水提供给用户使用。
三、运行优势集中供热系统相比于分散供热方式,具有以下几个明显的运行优势:1. 能源利用高效:集中供热系统能够根据用户需求进行热量调节,提高热能的利用效率。
而在分散供热方式中,每个用户单独设备运行,很难实现能源的高效利用。
2. 节约用地:集中供热系统可以将锅炉房等设备集中在一处,节约用地资源,减少了对环境的影响。
3. 环境友好:由于集中供热系统可以进行烟气净化处理,大大减少了烟尘、废气等对环境的污染。
4. 运行维护方便:集中供热系统的设备统一管理,维护方便,减少了维修成本和维修时间。