关注核、关注机器人——核电站反应堆的主要堆型简介
- 格式:pdf
- 大小:1.75 MB
- 文档页数:11
各种核反应堆各种核反应堆热堆的概念中⼦打⼊铀-235的原于核以后,原⼦核就变得不稳定,会分裂成两个较⼩质量的新原⼦核,这是核的裂变反应,放出的能量叫裂变能;产⽣巨⼤能量的同时,还会放出2~3个中⼦和其它射线。
这些中⼦再打⼊别的铀-235核,引起新的核裂变,新的裂变⼜产⽣新的中⼦和裂变能,如此不断持续下去,就形成了链式反应利⽤原⼦核反应原理建造的反应堆需将裂变时释放出的中⼦减速后,再引起新的核裂变,由于中⼦的运动速度与分⼦的热运动达到平衡状态,这种中⼦被称为热中⼦。
堆内主要由热中⼦引起裂变的反应堆叫做热中⼦反应堆(简称热堆)。
热中⼦反应堆,它是⽤慢化剂把快中⼦速度降低,使之成为热中⼦(或称慢中⼦),再利⽤热中⼦来进⾏链式反应的⼀种装置。
由于热中⼦更容易引起铀-235等裂变,这样,⽤少量裂变物质就可获得链式裂变反应。
慢化剂是⼀些含轻元素⽽⼜吸收中⼦少的物质,如重⽔、铍、⽯墨、⽔等。
热中⼦堆⼀般都是把燃料元件有规则地排列在慢化剂中,组成堆芯。
链式反应就是在堆芯中进⾏的。
反应堆必须⽤冷却剂把裂变能带出堆芯。
冷却剂也是吸收中⼦很少的物质。
热中⼦堆最常⽤的冷却剂是轻⽔(普通⽔)、重⽔、⼆氧化碳和氦⽓。
核电站的内部它通常由⼀回路系统和⼆回路系统组成。
反应堆是核电站的核⼼。
反应堆⼯作时放出的热能,由⼀回路系统的冷却剂带出,⽤以产⽣蒸汽。
因此,整个⼀回路系统被称为“核供汽系统”,它相当于⽕电⼚的锅炉系统。
为了确保安全,整个⼀回路系统装在⼀个被称为安全壳的密闭⼚房内,这样,⽆论在正常运⾏或发⽣事故时都不会影响安全。
由蒸汽驱动汽轮发电机组进⾏发电的⼆回路系统,与⽕电⼚的汽轮发电机系统基本相同。
轻⽔堆――压⽔堆电站⾃从核电站问世以来,在⼯业上成熟的发电堆主要有以下三种:轻⽔堆、重⽔堆和⽯墨汽冷堆。
它们相应地被⽤到三种不同的核电站中,形成了现代核发电的主体。
⽬前,热中⼦堆中的⼤多数是⽤轻⽔慢化和冷却的所谓轻⽔堆。
轻⽔堆⼜分为压⽔堆和沸⽔堆。
核反应堆类型简介核反应堆类型简介核反应堆(Nuclear Reactor),又称原子反应堆或反应堆,是装配了核燃料以实现大规模可控制裂变链式反应的装置,是一种启动、控制并维持核裂变或核聚变链式反应的装置。
在反应堆之中,核变的速率可以得到精确的控制,其能量能够以较慢的速度向外释放,供人们利用。
核反应堆,是一种启动、控制并维持核裂变或核聚变链式反应的装置。
相对于核武爆炸瞬间所发生的失控链式反应,在反应堆之中,核变的速率可以得到精确的控制,其能量能够以较慢的速度向外释放,供人们利用。
核反应堆分类有:按时间分可以分为四代:第一代核电站是早期的原型堆电站,即1950年至1960年前期开发的轻水堆核电站,如美国的希平港压水堆、德累斯顿沸水堆以及英国的镁诺克斯石墨气冷堆等。
第二代核电站是1960年后期到1990年前期在第一代核电站基础上开发建设的大型商用核电站,如、加拿大坎度堆、苏联的压水堆等。
目前世界上的大多数核电站都属于第二代核电站。
第三代是指先进的轻水堆核电站,即1990年后期到2010年开始运行的核电站。
第三代核电站采用标准化、最佳化设计和安全性更高的非能动安全系统,如先进的沸水堆、系统80+、AP600、欧洲压水堆等。
第四代是待开发的核电站,其目标是到2030年达到实用化的程度,主要特征是经济性高(与天燃气火力发电站相当)、安全性好、废物产生量小,并能防止核扩散。
按用途分:动力核反应堆;研究核反应堆;生产核反应堆(快滋生反应器)。
按反应堆慢化剂和冷却剂分:轻水堆(压水反应堆、沸水反应堆):轻水型反应堆使用相对分子质量为18的轻水作为慢化剂和冷却剂;重水堆:重水堆可按结构分为压力容器式和压力管式两类。
两者都使用重水做慢化剂,但前者只能用重水做冷却剂,后者却可用重水、轻水、气体等物质做冷却剂;石墨气冷堆;石墨液冷堆。
按反应堆中中子的速度分:热中子堆;快中子堆。
核反应堆有许多用途,最重要的用途是产生热能,用以代替其他燃料,产生蒸汽发电或驱动航空母舰等设施运转。
各种反应堆介绍各种反应堆介绍国外高温气冷堆发展情况目前世界上的主要有核国家,都在积极发展高温气冷堆技术用于发电与制氢。
美国能源部2004年开始招标建设一座热功率40万到60万千瓦的双用途高温气冷堆,项目投资约15亿美元,计划2015年建成。
南非的高温气冷堆核电站设计,已经通过国际原子能机构组织的四次审评,计划在2010年前建成示范电站。
法国法马通公司也在积极开展高温气冷堆技术的研究,并已参加美国爱达荷高温气冷堆项目的投标。
日本已经建成了高温工程试验研究堆,用于研究高温气冷堆技术和高温制氢技术。
俄罗斯正与美国共同开展利用高温气冷堆烧钚的研究。
快堆核电站快堆核电站由快中子引起链式裂变反应所释放出来的热能转换为电能的核电站。
快堆在运行中既消耗裂变材料,又生产新裂变材料,而且所产可多于所耗,能实现核裂变材料的增殖。
目前,世界上已商业运行的核电站堆型,如压水堆、沸水堆、重水堆、石墨气冷堆等都是非增殖堆型,主要利用核裂变燃料,即使再利用转换出来的钚-239等易裂变材料,它对铀资源的利用率也只有1%—2%,但在快堆中,铀-238原则上都能转换成钚-239而得以使用,但考虑到各种损耗,快堆可将铀资源的利用率提高到60%—70%。
沸水堆核电站沸水堆核电站以沸水堆为热源的核电站。
沸水堆是以沸腾轻水为慢化剂和冷却剂并在反应堆压力容器内直接产生饱和蒸汽的动力堆。
沸水堆与压水堆同属轻水堆,都具有结构紧凑、安全可靠、建造费用低和负荷跟随能力强等优点。
它们都需使用低富集铀作燃料。
沸水堆核电站系统有:主系统(包括反应堆);蒸汽-给水系统;反应堆辅助系统等。
重水堆核电站与压水堆核电站不同,重水堆核电站的核反应堆是利用天然铀作燃料,用重水做慢化剂和冷却剂。
目前全世界正在运行的400多个核电机组中,绝大多数是压水堆,只有32个是重水堆。
重水堆核电站不用浓缩铀,而用天然铀作燃料,比压水堆的燃料成本低三分之二,但用作慢化剂和冷却剂的重水则十分昂贵。
核电站一般知识简介一、反应堆简介核反应堆是一种能以可控的方式实现自续链式核反应的装置。
根据原子核产生能量的方式,可分为裂变反应堆和聚变反应堆两种。
当今世界上已建成和广泛使用的反应堆都是裂变反应堆。
聚变反应堆目前还处于研究设计阶段。
裂变反应堆是通过把一个重核裂变为两个中等质量核而释放能量的。
它是由核燃料/冷却剂/慢化剂/结构材料和吸收剂等材料组成的一个复杂系统。
按用途不同,裂变反应堆可分为生产堆/实验堆和动力堆。
按冷却剂或慢化剂的种类不同可分为轻水堆/重水堆/气冷堆和液态金属冷却快中子堆。
按引起裂变反应的中子能量不同,又可分为热中子反应堆和快中子反应堆。
二、核电站的组成1.压水堆核电站由核岛、常规岛、BOP(配套设施)组成。
2.核电站厂房布置:反应堆安全壳厂房核辅助厂房过渡厂房核燃料贮存厂房应急柴油机厂房电气厂房汽轮机厂房配套设施核电站厂房图1 核电站原理流程图核电厂中的能量转换与转递三、核岛主要系统组成1.核岛主要系统组成核岛主要系统由反应堆冷却剂系统、专设安全设施、核辅助系统、三废处理系统、核岛通风空调系统及核燃料装卸贮存和工艺运输系统等六大类系统组成。
a) 反应堆冷却剂系统指三条环路及其核岛主设备压力容器、主泵、蒸发器、稳压器和主管道等组成。
b) 专设安全设施由四个系统组成:它们是安全注入系统、辅助给水系统、安全壳喷淋系统和安全壳隔离系统。
c) 核辅助系统——化学和容积控制系统——硼和水的补给系统——一回路辅助系统——余热排出系统——核取样系统核辅助系统——堆和乏燃料水池冷却与处理系统——设备冷却水系统——辅助冷却水系统——核岛应急生水系统——蒸发器排污系统——核岛冷冻水系统——电气厂房冷却水系统d) 三废处理系统——废气处理系统——废液处理系统——废物处理系统三废处理系统——硼回收系统——核岛疏水排气系统——放射性废液排放系统——常规岛废液排放系统e) 核岛通风空调系统组成—控制棒驱动机构风冷系统—安全壳内连续通风系统—安全壳内空气净化系统—反应堆堆坑通风系统—安全壳换气通风系统—主控制室空调系统—安全壳外贯穿件房间通风系统—上充泵房应急通风系统—辅助给水泵房通风—冷水系统设备间通风系统通风空调系统—核燃料厂房通风系统—核辅助厂房通风系统—电气厂房通风系统—电气厂房排烟系统—电缆层通风系统—安注和喷淋泵电机房通风系统—安全壳内大气监测系统—废物辅助厂房通风系统—主要厂用水泵站通风系统f) 核燃料装卸贮存和工艺运输系统是一个独立的操作系统,只有在核燃料换料和接收新燃料时系统才运作。
目前,在以发电为目的的核能动力领域,世界上应用比较普遍或具有良好发展前景的,主要有压水堆(PWR)、沸水堆(BWR)、重水堆(PHWR)、高温气冷堆(HTGR)和快中子堆(LMFBR)五种堆型。
一、压水堆压水堆(PWR)最初是美国为核潜艇设计的一种热中子堆堆型。
四十多年来,这种堆型得到了很大的发展,经过一系列的重大改进,.己经成为技术上最成熟的一种堆型。
压水堆核电站采用以稍加浓铀作核然料,燃料芯块中铀-235的富集度约3%。
核燃料是高温烧结的圆柱形二氧化铀陶瓷燃料芯块。
柱状燃料芯块被封装在细长的铬合金包壳管中构成燃料元件,这些燃料元件以矩形点阵排列为燃料组件,组件横断面边长约20cm,长约3m。
几百个组件拼装成压水堆的堆芯。
堆芯宏观上为圆柱形。
压水堆的冷却剂是轻水。
轻水不仅价格便宜,而且具有优良的热传输性能。
所以在压水堆中,轻水不仅作为中子的慢化剂.同时也用作冷却剂。
轻水有一个明显的缺点,就是沸点低。
要使热力系统有较高的热能转换效率,根据热力学原理.核反应堆应有高的堆芯出口温度参数:要获得高的温度参数,就必须增加冷却剂的系统压力使其处于液相状态。
所以压水堆是一种使冷却剂处于高压状态的轻水堆。
压水堆冷却剂入口水温一般在290℃左右,出口水温330℃左右,堆内压力15.5MPa大亚湾核电站就是一座压水堆核电站。
高温水从压力容器上部离开反应堆堆芯以后,进入蒸汽发生器,如图1-7所示。
压水堆堆芯和蒸汽发生器总体上像一台大锅炉,核反应堆堆芯内的燃料元件相当于加热炉,而蒸汽发生器相当于生产蒸汽的锅,通过冷却剂回路将锅与炉连接在一起。
冷却剂从蒸汽发生器的管内流过后,经过冷却剂回路循环泵又回到反应堆堆芯。
包括压力容器、蒸汽发生器、主泵、稳压器及有关阀门的整个系统,是冷却剂回路的压力边界。
它们都被安置在安全壳内,称之为核岛。
蒸汽发生器内有很多传热管,冷却剂回路和二回路通过蒸汽发生器传递热量。
传热管外为二回路的水,冷却剂回路的水流过蒸汽发生器传热管内时,将携带的热量传输给二回路内流动的水,从而使二回路的水变成280℃左右的、6-7MPa的高温蒸汽。
常见的核电站堆型有哪几种核电站是一座或若干座利用核裂变(NuclearFission)或核聚变(NuclearFusion) 反应所释放的核能转换成热能来发电兼供热的动力设施。
其中核反应堆是核电站最主要的关键作业设备,链式裂变反应就在该设备中进行;目前,全球核电站常用的反应堆有压水堆、沸水堆、重水堆和改进型气冷堆以及快堆等。
其中压水反应堆作为最成熟、最成功的一种动力堆堆型,运用最为广泛,我国大多数核电站其反应堆都属于该类反应堆。
一、核电站工作原理核电站主要是通过将由铀、杯制成的核燃料在反应堆设备内发生裂变从而释放出大量的核能,再利用处于高压下的水将核能转化为热能,在蒸汽发生器中加热水产生蒸汽,蒸汽推动汽轮发电机发电,使机械能转变成电能。
一般来说,核电站本身的工作原理和所需要的设备条件与普通火电站发电机制大同小异,主要在于核反应堆。
二、常见的核电站堆型:1、压水堆核电站以压水堆为热源的核电站。
其工作原理主要是利用处于高压下的循环冷却水将反应堆中核燃料裂变反应释放出的大量核能转换成热能,之后加热水产生蒸汽,推动汽轮机,进而推动发电机旋转发电。
注:压水堆的水在正常工况下是处于不沸腾状态;2、沸水堆核电站以沸水堆为热源的核电站。
沸水堆和压水堆都是属于轻水堆,其工作原理相似,不同的是沸水堆采用沸腾的水将核能转换为电能,而压水堆则是利用高压下的循环冷却水;沸水堆整体系统比压水堆较为简单,省去了蒸汽发生器这一设备。
注:日本福岛核电站属于沸水堆核电站。
3、重水堆核电站以重水堆为热源的核电站。
其工作原理与压水堆、沸水堆工作原理相同,不同点在于重水堆核电站是利用重水作为作为慢化剂和冷却剂;重水堆核电站其核燃料为天然铀作燃料,相对来讲,重水堆比压水堆的燃料成本低,但用作慢化剂和冷却剂的重水则十分昂贵。
注:重水(2H20)无臭无味的液体,对人体有害的。
4、快堆核电站由快中子引起链式裂变反应所释放出来的热能转换为电能的核电站。
核反应堆的原理和分类随着全球能源需求的不断增长,核能作为一种清洁、高效的能源形式越来越受到重视。
而核反应堆作为核能产生的关键设备,其原理和分类种类也备受关注。
一、核反应堆的原理核反应堆是一种利用核裂变或核聚变反应释放出来的能量,以产生热能或电能的机器。
其主要原理是通过核裂变或核聚变反应,使得核燃料中的原子核不断分裂或合并,从而释放出大量的能量。
通过将这些能量转换为热能,再利用热能驱动涡轮发电机,最终转化为电能。
核反应堆的燃料主要为铀或钚等放射性元素,而核反应的过程中,放射性物质会释放出大量的热能,同时也会产生各种类型的放射线,包括α、β、γ等。
因此,在核反应堆中进行核反应时,必须采取防护措施,保护人员和环境免受辐射的危害。
二、核反应堆的分类根据核反应堆所使用的核燃料和反应方式的不同,核反应堆可以分为以下几种分类。
1. 核裂变反应堆核裂变反应堆是目前应用最广泛的核反应堆。
它利用铀、钚等放射性元素的原子核发生核裂变,释放出大量的热能和中子,从而驱动涡轮发电机,产生电能。
目前,核裂变反应堆主要采用的是铀-235作为核燃料。
核裂变反应堆又可以分为自持续反应堆和非自持续反应堆。
自持续反应堆在反应中可以自我调节中子产生率,从而保持反应的平衡状态;而非自持续反应堆则需要用中子反射体、控制杆等来控制核反应的速率和强度。
2. 核聚变反应堆核聚变反应堆是一种通过将两个氢原子核合并成一个氦原子核释放出能量的反应堆。
核聚变反应堆利用的是轻核聚变能力较高的氢、氘、氚等,具有较高的能量密度和不污染环境的优点。
但是,目前尚未研究出一种能够解决核聚变反应中产生的高温、高压等技术难题,因而核聚变反应堆目前还处于实验室阶段。
3. 热中子反应堆热中子反应堆是一种利用热中子慢化反应进行核裂变的反应堆。
反应堆的燃料主要为铀-235或钚等放射性元素,反应过程中所生成的中子会与中子反射体进行碰撞,因而减少了中子速度,使得中子能更容易地被燃料吸收,从而达到治理核反应的效果。
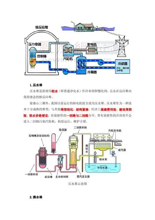
1.压水堆压水堆是指使用轻水(即普通净化水)作冷却剂和慢化剂,且水在反应堆内保持液态的核反应堆。
除秦山三期外,我国目前运行的核电机组全部为压水堆。
压水堆作为一种技术十分成熟的堆型,与其他堆型相比,结构紧凑,经济上基建费用低、建设周期短、轻水价格便宜;有放射性的一回路与二回路分开,带有放射性的冷却剂不会进入二回路污染汽轮机,机组运行、维护方便。
压水堆示意图2.沸水堆沸水堆利用轻水作慢化剂和冷却剂,只有一个回路,水在反应堆内沸腾产生蒸汽直接进入汽轮机发电。
与压水堆相比,沸水堆工作压力低;由于减少了一个回路,其设备成本也比压水堆低;但这样可能使汽轮机等设备受到放射性污染,给设计、运行和维修带来不便。
沸水堆示意图汽水分离再热器由于核电厂使用的汽轮机组为饱和蒸汽机组。
蒸汽发生器产生的饱和蒸汽被送到高压缸作功,高压缸末级的排汽湿度达到了14.2%,如果此种蒸汽仍被送往低压缸,将对低压缸产生汽蚀、水锤,将大大缩短汽轮机组的使用寿命。
为避免出现这种情况,专门设计了汽水分离再热器系统。
高压缸的蒸汽作完功后,被送入到汽水分离再热器MSR(Moisture Separator and Reheater)。
在MSR 中进行分离和再热,使进入低压缸的蒸汽为过热蒸汽,减低了对低压缸叶片的冲蚀。
同时,汽水分离再热系统还起到了合理分配低压缸负荷,减轻高压缸负载的功能。
3.重水堆重水堆是以重水(氘和氧组成的化合物)作慢化剂的反应堆。
其主要优点是可以直接利用天然铀作核燃料,同时采用不停堆燃料方式;但体积比轻水堆大,建造费用高,重水昂贵、发电成本也比较高。
重水堆核电站是发展较早的核电站,我国秦山三期1、2号机组采用的是加拿大坎杜型(CANDU)压力管式重水堆CANDU加拿大皮克灵核电厂(重水堆)4.高温气冷堆高温气冷堆用氦气作冷却剂,石墨作慢化剂,堆芯出口温度较高。
高温气冷堆热效率高,建造周期短,系统简单;但堆芯出口温度为850~1000℃甚至更高,对反应堆材料的性能要求也高。
关于各类核反应堆的构造.特点科普昨天看到一个帖子,说日本反应堆比中国先进,还经常有人嚷嚷气冷堆上潜艇,还有世界上3大核电站事故的情况,实在看不下去了,现在对核反应堆做个简单科普。
反应堆由燃料棒、控制棒、冷却剂、慢化剂组成,自行百度,我主要讲各类反应堆的具体情况。
首先是石墨液冷堆,是人类第一种掌握的反应堆,由费米于1942年12月2日在芝加哥大学网球场建立并启动,而第一个核电站,也是石墨液冷堆,由苏联建造。
这种反应堆用石墨作为慢化剂,水作为冷却剂,没有耐压壳。
整体构造可以想象成蜂窝煤,在石墨中通上各类管线。
作为人类第一代反应堆,缺点很多:1、没有耐压壳,安全性很差,一旦事故,堆心就会暴露在大气层中。
2、高纯度石墨易燃,失事时会造成大火,不仅会阻碍救援,还会促进放射物在大气扩散。
3、每一个管线都是单独的单元,各个管线并不是一体的,不利于维护。
石液冷堆只有苏联大规模投入商业运营,切尔诺贝利爆炸的就是这种堆。
第二种是重水堆,当年纳粹开发核弹用的就是这种堆,用重水作为慢化剂,当时只有挪威能生产重水,工厂还被盟军炸了,攻入德国的时候就发现了一个完整的重水堆,只不过重水太少(只有2吨),不足以引起核反应,如果当时纳粹获得了足够的重水…………重水很少吸收中子,所以重水堆的核燃料不用浓缩,用天然铀就行,省去了庞大的铀浓缩工厂;因为很少吸收中子,所以增值(下文会讲到)是所有慢中子堆中最高的;因为慢化剂是液体,紧急情况下只要排空慢化剂,就回停止核反应,安全性也很高;钴60(一种重要医疗资源,用于化疗)也主要由重水堆生产;最重要的一点是:核弹所用的钚239通常是由重水堆生产,其他反应堆生产的钚会含有钚240,用于反应堆没问题,但不能用于核弹。
重水堆主要使用国家为加拿大,我国的秦山3期也是重水堆,汶川大地震时时受影响的那个堆,就是重水堆。
然后就是世界的主流,压水堆。
压水堆是将冷却剂与慢化剂合二为一,用普通水来完成,因为省去了慢化剂的空间,所以最为紧凑。
反应堆结构及几种典型反应堆系统反应堆是核电站中的热源,其内部装有可以进行可控链式核反应的核燃料,源源不断地释放出能量。
核反应产生的热能通过载热剂传给汽轮机作功,汽轮机带动发电机,产生的电能被输送到电网。
反应堆由堆芯、压力容器、上部堆内构件和下部堆内构件等几部分组成。
反应堆安置在反应堆厂房(也称为安全壳)的正中,它的六条进出口接管管嘴支撑在作为一次屏蔽的混凝土坑(即堆坑)内,而堆坑位于一个大约10米深的反应堆换料水池的底部。
如下图它可分为反应堆堆芯、堆内构件、反应堆压力容器和顶盖控制棒驱动机构四部分。
下面主要介绍反应堆堆心和压力容器。
1、反应堆堆芯:核反应堆的堆芯位于压力容器中心,由157个几何形状及机械结构完全相同的燃料组件构成,核反应区高3.65m,等效直径3.04m 。
燃料核裂变释放出来的核能立即转变成热能,并由冷却剂导出。
1.1、燃料组件:燃料组件骨架由8个定位格架、24根控制棒导向管、一根中子通量测量管和上、下管座焊接而成。
其功用是确保组件的刚性,承受整个组件的重量和控制棒快速下插的冲击力,并准确引导控制棒束的升降,保证组件在堆内可靠工作和装卸料时的运输安全。
如下图定位格架由锆-4合金条带制成,这些条带装配成17×17的正方形栅格。
在格架栅元中,燃料棒由其中两边的弹簧夹顶在另两边的两个刚性凸台上,其共同作用使燃料棒保持中心位置。
弹簧夹由因科镍718薄片弯成开口环制成,然后将夹子跨在条带上夹紧定位,并在上下相接面上点焊。
这样形成的两个相背的弹簧分别顶住相邻栅元的两根燃料棒,自然抵消了作用在条带上的力。
每个燃料组件带有24个控制棒导向管,由锆-4合金制成,它们为控制棒的插入和提出导向。
其下部在第一和第二格架之间直径缩小,形成缓冲段,以便当控制棒紧急下落接近底部时起缓冲作用。
在缓冲段上部有流水孔,正常运行时冷却水流入管内,在控制棒下插时水能部分从管内排出。
缓冲段下部的管径扩至正常,使底层格架可以按上层格架的相同方式与导向管相连接。
带你了解核电站的四种主流堆型目前全世界大约有440座核电机组在运行,其中占绝大多数(约92%)的是轻水堆,其余为重水堆以及先进气冷堆等。
轻水堆主要是压水堆和沸水堆两种类型,其中大约75%为压水堆,我国投入运行并将建造的绝大多数核电站都是压水堆型的。
核反应燃料主要是铀,每一千个铀原子当中只有七个是铀235,其余大部分是铀238。
普遍使用的压水堆主要以铀235为燃料,热中子轰击铀235,会使其裂变成2~3个快中子和两个较轻的原子核,然后快中子经慢化剂减速为热中子后继续轰击铀235,使得裂变反应能够持续进行。
第一个当然是介绍沸水堆啦。
日本福岛爆炸的堆型就是这种。
沸水堆核电站原则性流程图主要原理:主循环水泵将一回路的水直接注入核反应堆中。
由于铀235裂变时灰释放出大量的热量来。
水受热变成水蒸气。
经过汽水分离器的分离变成饱和蒸汽进入到汽轮机高压缸中。
再进入低压缸中。
由于热力学性质的变化使汽轮机叶片转动。
从而推动发电机转子转动。
于是就有了电能。
第二个就是介绍重水堆。
重水堆核电站原则性流程图1.慢化剂和冷却剂都是重水。
2.反应堆的本体是一个水平放置的圆筒形容器,在容器内贯穿了许多根水平管道---燃料管道。
冷却剂通过燃料管道将热量带出来,进过蒸汽发生器。
使得二回路的水被被加热成水蒸气。
从而推动汽轮机的运转。
快堆,是“快中子反应堆”的简称,是世界上第四代先进核能系统的首选堆型。
快堆核电站原则性流程图快堆是以钚239为燃料,钚239裂变又可将占铀大部分的铀238变成钚239,使铀的利用率提高到60%~70%,使核燃料快速增殖,所以这种反应堆又称快速增殖堆。
快堆中常用的核燃料是钚—239,而钚—239发生裂变时放出来的快中子会被装在反应区周围的铀-238吸收,又变成钚—239。
也就是说在堆中一边消耗钚—239,又一边使铀-238转变成新的钚—239,而是新生的钚—239比消耗掉的还多,从而使堆中核燃料变多。
反应开始循环持续下去。
反应堆简介反应堆反应堆在原子能的和平利用中,最典型的当数原子能发电,也称核电。
如果说原子弹的爆炸是瞬间、不受控制地进行的铀-235或钚-239核裂变链锁反应的结果,那么原子能发电站利用的能量是来受控状态下持久进行的铀-235或钚-239核裂变链锁反应。
一种可以人为控制核裂变反应快慢并能维持链锁核裂变反应的装置叫做反应堆。
费米发明的反应堆是用来生产钚-239的,这种反应堆叫做生产堆。
原子能发电站的核心也是反应堆,它是用反应堆内核裂变反应产生的巨大热量生成饱和蒸汽驱动气轮机发电,这种反应堆叫做动力堆。
原子能发电与用煤、用油发电的区别仅在于产生热量的装置不同,前者是原子能反应堆,后者是燃煤、燃油锅炉。
反应堆的类型很多,但它主要由活性区,反射层,外压力壳和屏蔽层组成。
活性区又由核燃料,慢化剂,冷却剂和控制棒等组成。
现在用于原子能发电站的反应堆中,压水堆是最具竞争力的堆型(约占61%),沸水堆占一定比例(约占24%),重水堆用的较少(约占5%)。
压水堆的主要特点是:1)用价格低廉、到处可以得到的普通水作慢化剂和冷却剂,2)为了使反应堆内温度很高的冷却水保持液态,反应堆在高压力(水压约为15.5 MPa )下运行,所以叫压水堆;3)由于反应堆内的水处于液态,驱动汽轮发电机组的蒸汽必须在反应堆以外产生;这是借助于蒸汽发生器实现的,来自反应堆的冷却水即一回路水流入蒸汽发生器传热管的一侧,将热量传给传热管另一侧的二回路水,使后者转变为蒸汽(二回路蒸汽压力为6—7 MPa,蒸汽的温度为275—290 ℃);4)由于用普通水作慢化剂和冷却剂,热中子吸收截面较大,因此不可能用天然铀作核燃料,必须使用浓缩铀(铀-235的含量为2—4%)作核燃料。
沸水堆和压水堆同属于轻水堆,它和压水堆一样,也用普通水作慢化剂和冷却剂,不同的是在沸水堆内产生蒸汽(压力约为7 MPa),并直接进入气轮机发电,无需蒸汽发生器,也没有一回路与二回路之分,系统特别简单,工作压力比压水堆低。
核反应堆的分类第四代反应堆是未来的系统,无论是从反应堆还是从燃料循环方面都将有重大的革新和发展。
作为2000年美国能源部(DOE)发起倡议的继续,2001年成立了第四代反应堆国际论坛(GIF),参加方有:阿根廷、巴西、即拿大、法国、日本、韩国、南非、瑞士、英国和美国。
第四代反应堆概念与前几代完全不同,必须以大量的技术进步为前提。
对这些系统的研究才刚刚开始。
概念可行性研究结束后,对第四代系统的研究将进入技术和经济性论证阶段。
目标是获得工业上成熟的第四代核系统,根据市场情况,2035年可能开始实现首批工业应用。
10兆瓦高温气冷实验反应堆项目,在2007年2月27日举行的国家科技奖励大会上,获得了国家科技进步一等奖。
这个反应堆的建造,使我国掌握了模块式球床高温气冷堆的核心技术、设计技术和系统集成技术,在第四代核反应堆技术中占得先机。
10兆瓦高温气冷实验反应堆是国家863计划的重点项目,从研究设计到建成历时17年,总投资为2.75亿元,工程包括了反应堆、蒸汽发电等34个系统。
有关专家认为,模块式高温气冷堆具有第四代核反应堆特性,是能够适应未来能源市场需要的先进堆型。
除了安全性好,效率高,它还可以提供900℃以上的高温热源,除了高效发电外,还可以用于水热裂解制氢,为未来氢能时代提供清洁能源。
10兆瓦高温气冷实验反应堆项目取得了六项创新成果,包括:成功建成世界上首座具有固有安全特性的模块式球床高温气冷堆;世界上首次在反应堆上成功完成严重事故工况下固有安全性验证实验;建成球形燃料元件生产线,制备出国际先进水平的包覆颗粒燃料元件;发明脉冲气动排球装置,攻克球床堆关键技术,实现燃料元件连续装卸;在国内率先研制成功反应堆全数字化保护系统,并成功用于反应堆运行;自主研制成功主氦风机,攻克关键的氦技术。
鉴于高温气冷堆具有良好的发展前景,中国华能集团公司、中国核工业建设集团公司和清华大学将合作建造一座20万千瓦级模块式球床高温气冷堆示范电站,厂址选择在山东荣成。