二回路水循环热力系统分析
- 格式:xlsx
- 大小:23.18 KB
- 文档页数:9
火力发电厂二次循环冷却水系统节水理论分析摘要:在我国现阶段的火力发电厂中,循环冷却水系统是用水量最大的系统,其节水意义重大。
文章通过对火力发电厂循环水系统基本分析,对目前循环水泵运行中存在的问题进行梳理,同时分析了火力发电厂循环水系统的节能改造。
关键词:火力发电厂;二次循环冷却水;节水理论;推导;影响因素;影响程度引言火力发电厂运行时,通常需要使用很多大型的耗电设备,循环水系统是其中最重要的一种。
该设备应用的过程中,会消耗大量的电力能源,若将该设备进行合理的优化,会极大程度上降低整个发电系统消耗的能源,对我国资源利用与环境保护带来重要帮助。
因此,对火力发电厂循环水系统变频节能优化分析具有重要意义,为火力发电厂更好的发展奠定良好基础。
1 火力发电厂循环水系统基本分析从火力发电厂的具体生产实践分析来看,水作为重要的传输介质具有十分突出的利用价值。
就当前的火力发电厂水资源利用来看主要存在两种系统,第一种是直流系统。
在者这种系统当中,水资源的利用是一次性的,所以其耗水量比较大。
第二种是循环系统,这种系统当中的水资源利用可以实现循环,相对直流系统来讲其用水量有了明显的减少。
具体分析循环系统发现其运行主要有三种形式:分别是单元制、母管制和扩大元制,这三种方式在实践中均有利用。
2 目前循环水泵运行中存在的问题2.1 运行效率低在火力发电厂的实际工作过程中,循环水泵的实际工程状态是由水泵本身的性能曲线,以及整个循环系统的实际阻力曲线决定。
因此在进行设计时,为了整个循环系统的安全考虑,或是减少在阻力计算时的理想值与实际的误差,这时设置者通常都会往往选择一个比会实际所需要的扬程高的情况,而在这种情况下运行时,循环水系统必然导致水泵的运行效率低下,而水泵的实际运行功率增加,甚至会超过正常的配套电机的额定功率。
2.2 调节方式第一,当前的循环水系统在调节方式的利用方面存在着明显的问题。
分析当前的实际发下在循环水系统的具体利用中使用的比较广泛的是定速泵调节和双速泵调节。
本科毕业设计系别名称:能源与动力工程系专业名称:核工程与核技术班级:核本班核电机组二回路热力系统经济性分析Economy analysis of nuclear power units two loop thermodynamic system系别名称:能源与动力工程系专业班级:核工程与核技术姓名:学号:指导老师:毕业设计(论文)原创性声明和使用授权说明原创性声明本人郑重承诺:所呈交的毕业设计(论文),是我个人在指导教师的指导下进行的研究工作及取得的成果。
尽我所知,除文中特别加以标注和致谢的地方外,不包含其他人或组织已经发表或公布过的研究成果,也不包含我为获得及其它教育机构的学位或学历而使用过的材料。
对本研究提供过帮助和做出过贡献的个人或集体,均已在文中作了明确的说明并表示了谢意。
作者签名:日期:指导教师签名:日期:使用授权说明本人完全了解大学关于收集、保存、使用毕业设计(论文)的规定,即:按照学校要求提交毕业设计(论文)的印刷本和电子版本;学校有权保存毕业设计(论文)的印刷本和电子版,并提供目录检索与阅览服务;学校可以采用影印、缩印、数字化或其它复制手段保存论文;在不以赢利为目的前提下,学校可以公布论文的部分或全部内容。
作者签名:日期:学位论文原创性声明本人郑重声明:所呈交的论文是本人在导师的指导下独立进行研究所取得的研究成果。
除了文中特别加以标注引用的内容外,本论文不包含任何其他个人或集体已经发表或撰写的成果作品。
对本文的研究做出重要贡献的个人和集体,均已在文中以明确方式标明。
本人完全意识到本声明的法律后果由本人承担。
作者签名:日期:年月日学位论文版权使用授权书本学位论文作者完全了解学校有关保留、使用学位论文的规定,同意学校保留并向国家有关部门或机构送交论文的复印件和电子版,允许论文被查阅和借阅。
本人授权大学可以将本学位论文的全部或部分内容编入有关数据库进行检索,可以采用影印、缩印或扫描等复制手段保存和汇编本学位论文。
二回路汽水循环系统流动加速腐蚀机理分析与管理措施摘要:以田湾核电站为例,二回路汽水循环系统内部为流动的高温、高压蒸汽或凝结水,为了全面和深入的掌握二回路汽水循环系统可能发生的腐蚀问题,包括内部的流动加速腐蚀(FAC),外部的海洋性大气腐蚀和保温层下腐蚀等。
本文以FAC为例,并结合大修期间的腐蚀检查,从FAC机理和影响因素的角度详细阐述相关的腐蚀问题,以及对应的减缓或消除FAC的管理措施。
关键词:二回路汽水循环系统、流动加速腐蚀1.引言田湾核电站二回路汽水循环系统主要包括蒸汽系统、给水系统、凝结水系统和疏水系统等。
二回路的管道和设备运行时,内部为流动的高温、高压蒸汽或凝结水,高温设备外部包覆保温层,低温设备外部涂装防腐涂层。
腐蚀问题主要表现为内部的流动加速腐蚀(FAC),外部的海洋性大气腐蚀和保温层下腐蚀等。
本文以FAC为例,从机理及其影响因素的角度详细阐述二回路汽水循环系统腐蚀的问题、以及相应的管理措施。
2.FAC机理在机组运行过程中,管壁内表面覆盖了一层Fe3O4保护膜,在运离保护膜区域的主流区,其流体流速较快,而靠近氧化膜流体边界层的流速较慢,如果主流区中溶解的铁离子未达到饱和,则边界层中已经溶解的铁离子会不断向主流区中迁移,因而在边界层中溶解的铁也处于不饱和状态,故氧化膜中的铁就会溶解到未饱和的边界层中,使Fe3O4氧化膜以一定的速率溶解。
另外氧化膜的孔隙内填有水,金属基体腐蚀产生的铁离子可通过通道直接扩散到氧化膜外的边界层。
这三个区域(主流区、边界层、氧化膜)不断发生溶解铁的迁移,而高速流动的水又将迁移于水中的溶解铁带走,从而导致管件内表面的不断腐蚀,这个过程称为FAC发生的机理。
3.FAC的影响因素结合FAC发生过程中所需的条件,可确定影响FAC的因素有三类,即流体动力学因素、环境因素及金属学因素。
各因素对FAC的作用情况如下:3.1流体动力学因素该因素包括流速、管壁粗糙度、管路几何形状和流体含汽率等。
热水循环系统的能量效率和损耗分析热水循环系统是现代建筑中常用的一种供热方式,通过将热水从热源处输送到用热点,再从用热点回输送到热源处循环使用,以提高供热的效率和方便用户使用。
然而,热水循环系统也存在一定的能量损耗问题,影响着系统的能量效率。
本文将从热水循环系统的组成结构、运行原理以及能量损耗等方面进行分析。
首先,热水循环系统包括热源、热水管道、循环泵和用热点等组成部分。
热源可以是锅炉、热水器等,通过加热水使其达到一定的温度;热水管道将热水从热源输送到用热点,需要保证管道的绝热性以减少能量损耗;循环泵则起到将冷水从用热点回输送到热源处循环使用的作用。
而用热点可以是浴室、厨房等,通过接收热水来满足用户的用水需求。
其次,热水循环系统的运行原理决定了其能量利用的效率。
当用户需要热水时,循环泵将冷水从用热点回输送到热源处,经过加热后再通过热水管道输送到用热点。
这个过程中,热水的能量会逐渐散失,其中的能量损耗主要包括三个方面:管道散热损耗、泵能耗和热源启停损耗。
管道散热损耗是由于管道在输送过程中受到环境温度的影响而发生的能量损失。
管道的散热损耗与管道的材质、管道的绝热性能以及管道的长度等因素有关。
因此,在设计和施工过程中,需要选择合适的材质和采取绝热措施来降低管道散热损耗。
泵能耗是指循环泵在运行过程中消耗的能量。
循环泵需要消耗一定的功率来推动冷水循环,这部分能量并未直接用于供热,因此属于能量损耗。
为降低泵能耗,可以选择合适的泵型号和设计合理的系统工况,以减少能量的浪费。
热源启停损耗是指热源在启停过程中产生的能量损失。
在热水循环系统的运行中,由于热源的启动和停止都需要消耗一定的能量,这部分能量并未用于供热。
因此,为降低热源启停损耗,可以通过合理的热源管理和控制策略来减少能源的浪费。
总的来说,热水循环系统的能量效率主要受到管道散热损耗、泵能耗和热源启停损耗的影响。
在设计和施工中,我们需要注意选择合适的管道材质和绝热措施,选择合理的泵型号和系统工况,以及合理的热源管理和控制策略,来降低能量的损耗。
城市集中供热系统的二级网水力平衡调节分析摘要;在现代城市供热系统中,热力站通常消耗大量能源。
除了未保温供暖建筑,不合理地管网选型外,平衡调节二级网的调整也是热力站高能耗的重要因素。
主要文章分析了平衡调节二级网,分析了不平衡的原因,并在此基础上选择了合理有效的调整方法,以保证供热系统稳定高质量的运行。
关键词:二级网;水力平衡;集中供热系统;供热质量对于北方的许多地区来说,集中供暖在冬季期间,并且在很大程度上取决于二级网水力平衡。
一些加热设备不能直接控制热力站,导致热力站和二次网不能有效调节,对附近用户的环境温度过高,对远端用户来说偏低室温,解决这些问题,供热系统已经开始大大改善管理,注重实施水力平衡,保证加热质量,调节热量分配。
为了保证供暖能耗的平衡,房间温度高于标准,提高了供暖设备的舒适性,促进了供暖设备的效率。
一、二级网水力失衡的原因1.水力静态失衡。
管网系统一般是通过管网设计、材料、施工质量、阻力系数、管道结构阻力系数等因素的组合来实现的,这些因素与实际系统消耗和设计消耗不一致。
这种水力失调是稳定的,直接存在于管网中。
2.水力动态失衡。
冬季水力不平衡的问题是各种热区和换热站之间的差异,用户对泵的累计消耗较小,末端用户对泵的累计消耗较高,此外,各分支开关之间的管网流量分布会根据阻力而变化,前端热、末端不热问题。
这种水力动态失衡,以管道中的动平衡阀为基础,可以有效地解决二级网失衡问题。
二、调节过程1.调整参数选择。
在为选择设置水力平衡时,最终目标是将用户的环境温度调整到接近目标不确定度的相对值,并寻找环境温度以外的目标。
目标参数通常包括每个面积流量、回流温度和面积供热的变化。
鉴于这些因素与环境温度的相关性,单位面积流量已成为区域选择的目标。
2.调节方法与步骤。
方法,每个支路继续根据热末端、结构形状等相关因素确定目标范围的消耗量,根据热量范围计算给定目标范围的消耗量,计算换算系数以适应目标消耗量,并根据目标消耗量与测量消耗量之间的距离调整顺序,使最终消耗量接近或达到目标消耗量。
核电机组二回路热力系统经济分析本科毕业设计核电机组二回路热力系统经济性分析Economy analysis of nuclear power units two loop thermodynamic system毕业设计〔论文〕原创性声明和使用授权说明原创性声明本人郑重承诺:所呈交的毕业设计〔论文〕,是我个人在指导教师的指导下进行的研究工作及取得的成果。
尽我所知,除文中特别加以标注和致谢的地方外,不包含其他人或组织已经发表或公布过的研究成果,也不包含我为获得及其它教育机构的学位或学历而使用过的材料。
对本研究提供过帮助和做出过奉献的个人或集体,均已在文中作了明确的说明并表示了谢意。
作者签名:日期:指导教师签名:日期:使用授权说明本人完全了解大学关于收集、保存、使用毕业设计〔论文〕的规定,即:按照学校要求提交毕业设计〔论文〕的印刷本和电子版本;学校有权保存毕业设计〔论文〕的印刷本和电子版,并提供目录检索与阅览效劳;学校可以采用影印、缩印、数字化或其它复制手段保存论文;在不以赢利为目的前提下,学校可以公布论文的局部或全部内容。
作者签名:日期:摘要高压加热器是核电机组二回路热力系统中的主要设备,它对汽轮机乃至全厂的平安经济运行影响很大。
因此,对高压加热器的研究十分必要。
核电汽轮发电机组实际运行中,高压回热加热器处于给水泵出口承受的压力高,且在较高的温度下工作,运行条件差,发生故障的几率较大。
本文就汽轮机的一种特殊变工况运行形式——高加停运〔或称切除〕核电机组的运行做了简要介绍,并对这两种不同工况下对汽轮机运行经济性和平安性造成的影响进行了分析。
首先,对核电机组二回路热力系统的组成和布置进行了介绍,并确定了两种种方案作为热经济性校核计算的理论内容;其次介绍热经济性校核计算的理论方法,采用的是定功率法;通过此方法,在假设工况下,计算出高压加热器在不同停运状态时,机组的热经济性指标——热耗率和汽耗率。
根据两种种方案对应的计算结果,比照并分析了高压加热器的工作对整个核电机组热经济性影响程度,为机组热力系统的高压加热系统的设计和改造提供了理论指导;最后对不同方案下的热经济性给出了评价,进一步完善了系统改造的可行性分析,对现场的二回路热力系统高压加热器局部的改造给出了指导意见。
二级循环水泵供热系统的研究及应用介绍了二级循环水泵供热系统基本原理和调节控制方式。
比较了传统单级循环水泵供热系统和二级循环水泵供热系统的运行方式,结合工程实例,阐述了二级循环水泵供热系统的耗电量比传统单级循环水泵供热系统耗电量低。
标签:二级循环水泵;调节控制;耗电量1、传统循环水泵的选配原则及存在的问题传统循环水泵的选配通常是几台泵并联成一组泵,同时满足热源、热网和热用户流量和扬程的需求,称为单级循环泵供热系统。
循环水泵的选择,主要是确定设计循环流量和设计扬程。
单级循环水泵循环流量是按设计热负荷计算确定的,扬程是按在确定流量下热源、热网和最不利用户内部的压力损失之和乘以1.05~1.1倍系数。
由于热负荷在供暖期是动态变化的,供暖始末期,室外温度较高时,热负荷较低;供暖期,室外温度较低时,热负荷较高。
热负荷在最大热负荷的27%~100%范围内变化,而单级循环水泵供热系统受锅炉限制,流量调节范围在额定流量的70%~110%范围内变化,限制了系统流量的调节幅度。
在采用量调节时,为了使系统流量在低于70%的设计流量下运行,又不影响锅炉的正常运行,采用二级循环泵供热系统就成为必然。
2、二级循环水泵供热系统的基本原理二级循环水泵供热系统中循环水泵的流量都是设计流量,只是扬程选择不同。
热源循环水泵只负担热源内部的阻力,不必增加富裕压头,采用工频流量运行。
由于热源循环水泵始终保持在锅炉的额定流量下运行,不但提高了锅炉燃烧的稳定性,而且降低了耗电量。
热网循环水泵要考虑热网及用户在最大流量下的阻力,其扬程按热网及热用户在最大流量下的阻力加富裕压头选定,并采用变频流量运行。
热网循环水泵的台数可根据供热负荷的发展情况及运行调节模式而定,容量可大小匹配,以单台泵为宜。
热源循环水泵与热网循环水泵的入口通过均压管相连接,当热网循环水泵流量大于热源循环水泵流量时,热网回水经均压管后,一部分流向热源循环水泵入口,一部分流向热网循环水泵入口与热源供水混合。
二级换热系统的水力平衡调节首都机场动力能源公司暖通分公司秦春雨夏晨宇摘要:本文介绍了首都机场动力能源公司暖通分公司供暖站解决水力失调的几种方法和措施,提出了一套根据不同年代建筑的单位面积热负荷和建筑面积进行水力平衡调节的计算公式和理论依据,并介绍了针对不同情况的高温水系统、低温水系统进行水力平衡调节的步骤和方法,最后对水力平衡调节的节能效果进行了分析。
关键词:二级换热系统、水力平衡调节、高温水系统、低温水系统1、系统概况1.1供热系统布置情况介绍在一个以3台75吨、l台45吨燃气蒸汽锅炉为热源的180万平方米大型供热系统中,有一级换热站3个,直接将燃气蒸汽锅炉生产出压力为0.9MPa、温度约为230℃的过热蒸汽,换热成高温水。
大部份高温水需要经过二级换热站换热后用于供暖,小部分高温水直接用于供暖。
各换热站的关系如图1.所示。
其中:1#、2#、6#换热站为汽一水一级换热站,4#、5#、7#、航站楼等换热站为水一水二级换热站。
6#、7#换热站负责住宅区的供热,其余几个站负担工作区的供热。
供回水设计温度:一次高温热水130/90℃,二次低温热水95/70℃。
图1.各换热站关系1.2系统的运行方式一级换热站均已采用变频自控技术,电脑控制变频器,使水泵流量随室外温度自动改变见表l,通过电脑调节蒸汽电动阀使供水回水温度随室外温度变化,调节曲线见图2。
循环水流量调节表2.供回水温度随室外温度变化1.3水力失调现象:(1)以前对高温水系统未进行水力平衡调节,只对一部分换热站点的低温水进行水力平衡调节,以l#站高温水为例见图3.图3.1#站部份高温水水力平衡失调度图*表示水力失调度:实际流量/计算流量*100%一些近端二级换热站(4#站)的高温水水力失调度达2.46,远端换热站(国航货运)的高温水水力失调度为0.76。
(2)水力失调的影响:a.对用户的室内温度影响:个别用户室温低于16度,05年1月底开展的测温活动发现室温低于16度的用户如下:西消防支队温度15度,货运仓库14度,场务队特种车库14度。
火力发电厂二次循环冷却水系统节水理论分析郭锐敏【摘要】循环冷却水系统是火力发电厂中用水量最大的系统,其节水意义重大.文章通过对规范及设计手册中的计算公式进行整合推导,对循环水系统的节水进行了理论梳理,并推导出在既定厂址条件下,理论补水的影响因素以及直观的节水效果判别式.同时,以孟加拉某400MW燃气电厂的设计条件为基础,通过实际数据的计算,分析了各因素的节水影响程度和对实际工程的指导意义.【期刊名称】《福建建筑》【年(卷),期】2018(000)008【总页数】4页(P127-130)【关键词】火力发电厂;二次循环冷却水;节水理论;推导;影响因素;影响程度【作者】郭锐敏【作者单位】中国电建集团福建省电力勘测设计院有限公司福建福州350003【正文语种】中文【中图分类】TU991.640 引言火力发电厂是工业用水大户,根据国家可持续发展的要求,电厂节水已成为一项重要的技术原则。
2002年电力规划设计总院在国产第一个600MW超临界机组设计中,实现了湿冷机组污废水零排放,这一节水思想贯彻至今,成为火力发电厂设计的一项常规[1]。
循环冷却水系统是整个火力发电厂中用水量最大的系统,根据已有工程的水量平衡图计算,其用水量可占全厂总用水量的70%~90%,机组规模越大,耗水量百分比越大。
可见,该系统有着重大的节水意义。
循环冷却水系统的组成可以简单地概括为循环水泵、冷却对象(凝汽器等)、冷却塔、冷却水池以及冷却管道。
循环水在流经上述设备或构筑物期间,会产生损耗。
水量损失主要来自3个方面:风吹损失、蒸发损失和排污损失。
循环水在冷却塔内淋洒降落时,会产生风吹损失,按照《火力发电厂水工设计规范》(DL/T 5339-2006)[2],机械通风冷却塔损失率为0.1%,自然塔为0.05%。
循环水在冷却塔内与冷空气交换时会产生蒸发损失,蒸发损失率受进塔气温以及循环水温差的影响。
带走同等的热量,循环水量越大,其温差越小,蒸发损失率越低,但最终的损失水量却未必减少,反之亦然。
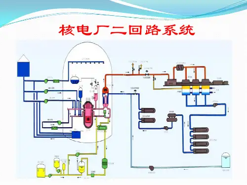
核动力二回路热力系统优化研究发布时间:2022-10-24T01:56:37.945Z 来源:《当代电力文化》2022年12期作者:王稳、冯海洋[导读] 热力系统是以一系列热力循环为基础,与各种管道管件、汽轮机和蒸汽发生器相连,形成一个完整的热力系统。
反应堆产生的的热能先转化为机械能,再转化为电能,部分热能还用于加热。
王稳、冯海洋山东核电有限公司265100摘要:热力系统是以一系列热力循环为基础,与各种管道管件、汽轮机和蒸汽发生器相连,形成一个完整的热力系统。
反应堆产生的的热能先转化为机械能,再转化为电能,部分热能还用于加热。
在此基础上,本文作者根据以往的工作经验,分析了改善核电站二回路热状态的参数,并对改善核电站二回路热状态的行动进行了展望,让核电站可以在以后的实际工作中得到参考。
关键词:核动力二回路;热力系统引言为提高热效率,由再热循环和回热循环组成的饱和蒸汽朗肯循环被广泛应用于反应堆核电站二回路热回路中。
该系统主要由二回路、高压汽轮机、汽水分离再热器、低压汽轮机、凝汽器、低压加热器、高压加热器组成。
其中,汽水分离再热器主要由分离器和两级加热器组成,一级加热器采用高压缸抽气加热,二级加热器采用新蒸汽加热。
高低压给水加热器广泛使用表面换热器和混合除氧加热器。
高压热水器由高压缸的抽汽加热,低压热水器由低压缸抽汽加热。
高压水加热法将水逐级加热,最后进入脱气机,低压热水器进水法加热,最后进入冷凝器。
1.核电二回路主要设备蒸汽发生器产生的饱和蒸汽进入高压缸做功,做功后的泛汽离开高压缸进入汽水分离再热器。
汽水分离再热器的作用是减少低压湿汽缸长叶片中湿气的磨损、腐蚀和损失,改善低压汽缸的工作条件。
抽汽加热系统由四级低压加热器、两级高压加热器和一个混合式除氧器组成。
抽汽加热系统的主要目的是在凝汽器中的凝结水进入蒸汽发生器前,利用汽轮机抽汽进行加热,以提高汽轮机热循环效率。
在此过程中,还使用除氧器去除水中的氧气和其他不可冷凝气体,以最大限度地提高水质。
1. 设计目的和要求本课程设计是学生在学习核电站系统及运行》课程后的一次综合训练,是实践教学的一个重要环节。
通过课程设计使学生进一步巩固、加深所学的理论知识并有所扩展;学习并掌握压水堆核电厂二回路热力系统拟定与热平衡计算的方法和基本步骤;锻炼提高运算、制图和计算机应用等基本技能;增强工程概念,培养学生对工程技术问题的严肃、认真和负责态度。
通过课程设计应达到以下要求:(1)了解、学习核电厂热力系统规划、设计的一般途径和方案论证、优选的原则;(2)掌握核电厂原则性热力系统计算和核电厂热经济性指标计算的内容和方法;(3)提高计算机绘图、制表、数据处理的能力;(4)培养学生查阅资料、合理选择和分析数据的能力,掌握工程设计说明书撰写的基本原则。
2. 任务和内容本课程设计的主要任务,是根据设计的要求,拟定压水堆核电厂二回路热力系统原则方案,并完成该方案在满功率工况下的热平衡计算。
本课程设计的主要内容包括:(1)确定二回路热力系统的形式和配置方式;(2)根据总体需求和热工约束条件确定热力系统的主要热工参数;(3)依据计算原始资料,进行原则性热力系统的热平衡计算,确定计算负荷工况下各部分汽水流量及其参数、发电量、供热量及全厂性的热经济指标;(4)编制课程设计说明书,绘制原则性热力系统图。
3. 热力系统原则方案确定方法3.1热力系统原则方案电站原则性热力系统表明能量转换与利用的基本过程 ,反映了发电厂动力 循环中工质的基本流程、能量转换与利用过程的完善程度。
为了提高热经济性, 压水堆核电厂二回路热力系统普遍采用包含再热循环、回热循环的饱和蒸汽朗 肯循环,其典型的热力系统组成如图1所示。
I 丨i 1 C\ -SHSr®^ No.7 I Nu ; j r 給忒集图1典型压水堆核电厂二回路热力系统原理流程图3.1.1汽轮机组压水堆核电厂汽轮机一般使用低参数的饱和蒸汽 ,汽轮机由一个高压缸、 2~3个低压缸组成,高压缸、低压缸之间需要设置外置式汽水分离器。
运行结果如下:Ne=10^6; %发电功率(KW)Ed=0.0105; %排污率n1=0.994; %一回路能量利用系数nli=0.89; %低压缸内效率nm=0.98; %汽轮机组机械效率nge=0.98; %发电机效率nh=0.98; %加热器效率Hfwp=6.7; %给水泵扬程pw=918.19; %给水密度nfwpp=0.58; %给水泵效率nfwpti=0.8; %给水泵汽轮机内效率nfwptm=0.9; %给水泵汽轮机机械效率nfwptg=0.98; %给水泵汽轮机减速器效率Hfh=2774.9846; %蒸汽发生器出口新蒸汽比焓(kj/kg)Hg=842.86; %蒸汽发生器给水比焓(kj/kg)Hps=1241.17; %蒸汽发生器运行压力下的饱和水焓(kj/kg)xhz=0.8615; %高压缸排气干度xz1=0.995; %第一级再热器的干度Hho=2480.12; %高压缸出口焓Hhi=2774.9782; %高压缸进口蒸汽焓Hli=2988.3463; %低压缸进口焓Hlo=2296.4958; %低压缸出口焓Hsrh1=2614.86; %汽水分离再热器第一级抽气焓Hzs1=1018.9756; %汽水分离再热器第一级疏水焓Hsrh2=2783.348; %汽水分离再热器第二级抽气焓Hzs2=1219.8773; %汽水分离再热器第二级疏水焓Hfw=707.227; %分离器分离水比焓h1=99.46; %高低压加热器中的平均焓升h2=117.6; %再热器中的平均焓升Hfwi=[146.6448 246.10 345.56 445.02 544.48 643.94 743.40]; %各级加热器进口焓(kj/kg)Hfwo=[246.10 345.56 445.02 544.48 643.94 743.40 842.86]; %各级加热器出口焓(kj/kg) Hc=[2377.40 2525.49 2666.18 2803.096 2480.12 2448.787 2531.89]; %每一级的给水加热器的加热蒸汽比焓Hw=[254.06 353.61 453.235 552.88 0 753.57 854.18]; %每一级给水加热器疏水比焓H=100;for Gslp=100:3000if abs(H-Hfwo(5))/Hfwo(5)<0.005H=(X*Hfwo(4)+(Ghes(1)+Ghes(2)+Gzc1+Gzc2)*Hw(6)+Gsdea*Hho+Hfw*Gslp*(xz1-xhz)/xhz)/Gfw; breakelseendfor Gfw=Gslp:3000;Nfwpp=1000*Gfw*Hfwp/pw; %给水泵有效功率Nfwpt=Nfwpp/(nfwpp*nfwptm*nfwptg); %给水泵实际功率Gsfwp=Nfwpt/(Hfh-Hho); %给水泵耗气量Ds=Gfw/(1+Ed); Gd=Gfw-Ds; %Ds为新蒸汽气量,Gd为排污量X=Gslp+Gd+Gsfwp; %假设给水量Gles(4)=h1*X/(Hc(4)-Hw(4))/nh;Gles(3)=(h1*X-nh*Gles(4)*(Hw(4)-Hw(3)))/(Hc(3)-Hw(3))/nh;Gles(2)=(h1*X-nh*(Gles(3)+Gles(4))*(Hw(3)-Hw(2)))/(Hc(2)-Hw(2))/nh;Gles(1)=(h1*X-nh*(Gles(2)+Gles(3)+Gles(4))*(Hw(2)-Hw(1)))/(Hc(1)-Hw(1 ))/nh;w1=(x-Gles(1)-Gles(2)-Gles(3)-Gles(4))*(Hli-Hlo)+Gles(1)*(Hli-Hc(1))+Gles(2)*(Hli-Hc(2))+Gles(3)*( Hli-Hc(3))+Gles(4)*(Hli-Hc(4));W1=w1*nm*nge;W2=10^6-W1; %上述程序Gles指的是低压给水再热器抽气,括号内数字为级数。