中央空调水系统规划项目施工工艺标准规范标准
- 格式:doc
- 大小:23.39 KB
- 文档页数:8
空调水系统管道与设备安装工艺标准一、总则1 范围本标准适用于在建项目空调工程冷(热)水、冷却水、凝结水系统的设备、管道及附件安装施工管理和质量验收,如本标准的要求高于国家相关规范的规定,以本标准为准,否则以国家规范为准。
2 规范性引用文件下列文件中的条款通过本标准的引用而成为本标准的条款,内容随最新版本更新适用于本标准。
GB50300-2001建筑工程施工质量验收统一标准GB50242-2002建筑给水排水及釆暖工程施工质量验收规范GB50243-2002通风与空调工程施工质量验收规范GB50235-2010工业金属管道工程施工及验收规范GB50236-2011现场设备、金属工业管道焊接工程施工及验收规范二、施工准备1 技术准备1.1熟悉技术资料。
安装前应充分熟悉施工图纸、规范、标准图集及有关技术资料。
1.2图纸会审。
安装前应会同设计单位、监理单位、施工单位进行图纸会审。
1.3技术交底。
安装前应由项目完成对施工单位的交底工作。
1.4大型设备安装应根裾现场情况,吊装方案审批完成。
1.5施工前应组织监理单位、总包单位及装修单位共同商议,对机房、竖井各类管道的排列布置进行综合安排,编制出空调水系统管道与设备安装与其他管线的综合布置图。
2物资准备2.1 钢材要使用符合国家标准的管材和型钢,应具备产品合格证书及材质证明。
2.2设备和阀门应具备产品合格证书和使用说明书。
2.3各种有机管道应具备产品合格证书及性能检测报告。
3作业条件准备3.1与空调水系统管道和设备安装有关的土建工程己施工完毕并检验合格,且具备安装的条件。
3. 2设备配管前,该设备应安装就位并检验符合设计要求,方可配管施工安装。
3.3管材、阀门、管道附件等经检验合格。
各项施工机具已准备就绪。
3. 4焊工和起重工等特殊工种的施工人员应持证上岗。
三、施工工艺1施工工艺流程1.1冷却塔安装工艺流程见下图。
1.2水泵安装工艺流程见下图。
1.3管道安装工艺流程见下图。
中央空调施工工艺标准1 现场放线现场放线时根据设计草图进行现场设备外机、内机、温控器、分歧管等定位并确定信号线及冷媒管道的走向及确定内机的出回风及检修口并在图纸上标注2 协调装潢公司施工前协调装潢公司配合工作空调的内机、外机电源由装潢公司布置到指定位置3 空调外机根底由装潢公司按时制作到位4 空调的检修口由装潢公司根据我司图纸负责制作并封堵装饰到位5 空调的出风口、回风口由装潢公司根据我司图纸负责预留到位6控制器要用86电盒由装潢公司安装到指定位置7 内外机安装吊装内机为双骡母固定防止内机松动下落并加垫片如有那么用角铁固定牢靠防止内机摇摆9 内机上方空间不大于20cm如超过标准那么必须制作回风管10 内机电脑板下方必须留有检修口检修口尺寸不小于350mm×350mm11 内机吊装尽量做到牢固、水平端正水平方向稍有倾斜倾向排水口禁止内机出风口正对床上、沙发等人员吹风12 内、外机器有防尘措施13 外机位置通风良好预留足够的维修空间原那么上空调检修面板正面预留空间不小于50cm14外机固定平稳牢固至少用2个膨胀螺丝对角线方向固定在根底上四角必须添加>10mm的减振橡胶垫15 管道安装安装分歧管必须水平或垂直放置16 分歧管的分支管距离分歧管大于50cm后拐弯大于80cm后拐第二个弯17 冷媒管接头焊接时必须充氮保护18 冷媒管横平竖直有分歧管处单独加装吊杆19 空调所有管、线从连接点到连接点采用最短接管、接线原那么如冷媒管、信号线到连接点预留量不小于20cm不大于30cm20 冷媒管及排水管与内机接口处采用专用保温套扎紧密封21 铜管外包厚度15mm的保温管PPR水管外包厚度20mm的保温管接口处对接紧密之后用包扎带包扎美观22 水管外包厚度9mm的保温管保温管接口处都要用胶水粘接确保不漏气23 排水管坡度大于1%并且不允许用丁字连接防止流水对冲而采用错位连接24 内机有排水提升泵的水管提升高度不大于60cm25 水管连接好之后进行顺水试验合格后进行灌水做保水试验26 PVC电工管接口必须用束接并涂上胶水拐弯处圆滑不允许用三通电线接头处必须有接线盒27 电动阀、球阀必须全面做好保温严密没有漏气处阀柄便于操作28 风管与内机连接紧密,风管接口处密闭,风管吊杆采用Ф4镀锌吊杆及角钢上下夹紧并用膨胀螺栓固定于楼板29 铜管吊杆间距:Ф20以下间距1.5m以内,Ф25-40之间间距2.0m以内,Ф50以上间距在2.5m以内,采用Ф4的镀锌吊杆和卡箍.30 PPR管吊杆:ФФФ32、ФФФФ75间距2.0m以内,并采用Ф4的镀锌吊杆和卡箍31 调试隐蔽工程完成后在调试验收前必须进行开机调试至少30min以上且开机前必须对整机通电6小时以上32 冷媒管路连接完成后进行气密性检测详细记录?气密性检测记录单?33 水管铺设并连接内机完成后施工队长和监理师共同进行顺水试验和保水试验确保排水畅通且不漏水34 成品保护成品保护内机、外机等要求在没有正式使用时使用其原包装或防尘措施进行保护空调管路包括水管协调装潢公司注意保护空调控制面板、说明书保修证等妥善保管35 验收节点隐蔽验收节点内机吊装完成冷媒管、水管铺设完成并全部连接到内机温控线铺设到位在装潢公司吊顶之前组织业主、监理师进行隐蔽验收36 材料决算节点隐蔽验收时监理师和施工队长共同对工地实际使用的设备及材料进行用量决算如实准确测量设备及材料的数量并共同确认签字37 隐蔽调试节点隐蔽验收合格后管路连接到外机管道气密性检测合格水、电、气到位的前提下施工队长进行预调试自检合格后向效劳部提前报验需要添加制冷剂的施工队长提前说明由监理师自带制冷剂负责添加38 竣工验收节点全部工程完工后组织业主、装潢公司进行竣工验收调试系统正常交付业主说明书、保修证指导业主正确使用方法。
中央空调施工标准一、施工准备在开始施工前,需要对施工现场进行清理和整理,确保施工现场干净整洁。
同时,需要检查施工所需的工具和设备是否齐全和完好,确保施工顺利进行。
二、现场勘测在施工前需要对现场进行勘测,了解现场的实际情况,包括房间的布局、面积、高度、门窗的位置等。
同时,需要确定空调的安装位置和管路的走向,以便后续的施工。
三、材料检查在施工前需要对材料进行检查,确保材料的质量符合要求。
需要检查的材料包括管道、阀门、保温材料、电线等。
同时,需要核对材料的数量和规格,确保材料充足且符合要求。
四、安装定位在确定安装位置后,需要根据设计图纸进行安装定位。
需要确定室内机和室外机的位置,以及管路的走向和连接方式。
同时,需要确定电源线的位置和连接方式。
在安装定位时需要注意安全问题,避免发生意外事故。
五、管路铺设在安装定位完成后,需要进行管路铺设。
需要根据设计图纸和现场实际情况确定管路的走向和连接方式。
在铺设管路时需要注意管路的密封性和固定性,避免管路松动或漏水。
同时需要注意管路的弯曲半径和支撑间距,避免管路变形或损坏。
六、设备安装在管路铺设完成后,需要进行设备的安装。
需要根据设计图纸和现场实际情况确定设备的安装位置和连接方式。
在安装设备时需要注意安全问题,避免发生意外事故。
同时需要注意设备的稳定性和可靠性,确保设备正常运行。
七、调试运行在设备安装完成后,需要进行调试运行。
需要对空调系统进行测试和调整,确保系统正常运行。
在调试运行时需要注意观察系统的运行情况,及时发现并解决问题。
同时需要注意记录调试运行的数据和结果,以便后续的维护保养和使用。
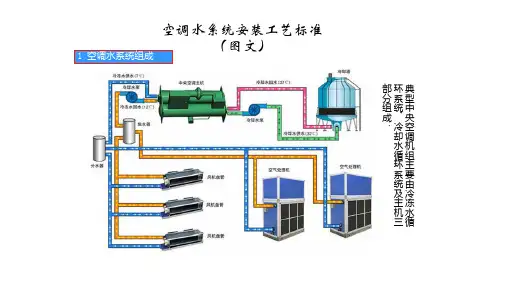
中央空调水系统的施工技术要求01空调水系统包括冷热水系统、冷却水、凝结水系统的管道及附件,空调工程水系统的管道、管配件、阀门、部件的材质、型号、规格及连接形式应符合设计规定。
02管道的连接采用螺纹连接、焊接连接、法兰连接、卡箍连接、熔接连接等方式,连接方式的选用应符合设计要求。
管径小于等于DN32的焊接钢管宜采用螺纹连接,大于DN32mm的焊接钢管宜采用焊接连接,管径小于等于DN100mm的镀锌钢管宜采用螺纹连接,管径大于DN100的镀锌钢管宜采用沟槽连接或法兰连接,塑料管根据产品技术标准要求可采用粘结连接、熔接连接等方法。
03镀锌管道采用螺纹或沟槽连接时,镀锌层破坏的表面及外外露螺纹部分应进行防腐处理,采用焊接和法兰焊接连接时,对焊缝及热影响地区的表面应进行二次镀锌或防腐处理。
04管道穿过地下室或地下构筑物外墙时,应采取防水措施,对有严格防水要求的建筑物,必须采取柔性防水套管。
管道穿楼板和墙体处应设置套管,管道应设在套管中心,套管不应作为管道支撑,管道接口不得设置在套管内,管道与套管之间应用不燃绝热材料填塞密实,管道穿过套管时绝热层不得断开,设置在墙体内的套管应与墙体两侧饰面相平,设置在楼板的套管,其顶部应高出装饰面20mm,设置在卫生间或厨房内的穿楼板套管,其顶部应高出装饰地面50mm,底部应与楼板相平。
05管道安装位置、敷设方式、坡度、坡向应符合设计及规范要求,冷凝水管干管坡度不宜小于0.8%,支管坡度不宜小于1%.冷凝水管道不得接人生活污水管道和雨水管道。
06阀门、过滤器、水流开关的安装位置符合设计要求,符合实际,应便于操作和观察,连接牢同、紧密,安装方向应正确,阀柄朝向合理。
中央空调的施工技术标准
中央空调是现代建筑中常见的空调系统之一,其施工技术标准
对于保证空调系统的正常运行和使用寿命具有重要意义。
本文将介
绍中央空调的施工技术标准,包括设计、施工工艺和材料等方面的
要求。
一、设计要求
1.1 空调系统设计应符合国家相关规范和标准的要求,确保安全、可靠、高效的运行。
1.2 设计应根据建筑的功能、使用人数、气候条件等因素进行综合考虑,合理确定中央空调的冷热负荷,并选用适当的空调设备。
二、施工工艺要求
2.1 施工前,应制定详细的施工方案并报经相关部门批准后方可施工。
2.2 施工流程应按照设计方案要求进行,并严格按照相关规范和标准操作,确保施工质量。
2.3 施工中应遵循安全施工的原则,特别是在高空作业和电气施工方面,应加强安全防护措施,提高施工安全性。
三、材料要求
3.1 空调设备及配件的选用应符合国家相关规范和标准,确保其品质和安全性。
3.2 施工中使用的管道、保温材料等材料也应符合相关标准,并具备防火、阻燃等性能。
3.3 使用的接头、密封材料等配件也应选用高品质、可靠性能的产品。
四、验收与维护
4.1 施工完成后,应进行系统的验收测试,确保各项指标符合设计要求。
4.2 施工单位应向用户提供完整的使用和维护手册,指导用户正确使用和保养中央空调系统。
4.3 中央空调系统的维护应按照相关规范和标准进行,并定期进行检查、清洁和维修,以确保其正常运行。
中央空调的施工技术标准中央空调系统作为一个重要的空调设备,广泛应用于不同类型的建筑物中,无论是住宅、商业还是工业建筑。
为保证中央空调系统的正常运行和优质运行效果,施工过程中需要严格遵循一系列技术标准。
本文将从施工前准备、管道布置、设备安装、电气接线等方面介绍中央空调系统的施工技术标准。
一、施工前准备施工前的准备工作是确保中央空调系统能够顺利安装和运行的重要环节。
首先,施工人员应了解建筑物的使用情况和空调需求,确定适宜的空调类型和规模。
其次,需要进行现场勘测,测量并记录房间的长度、宽度、高度以及墙壁、地板、天花板等基本参数。
在施工前还需进行管道绘制、电气线路规划等工作,确保施工的准确性和高效性。
二、管道布置管道布置是中央空调系统施工中的重要环节,直接影响系统的运行效果和可靠性。
在布置管道时,需遵循以下标准:首先,保持管道的整洁、美观,避免与其他设备或建筑结构冲突。
其次,管道的铺设应遵循规范,保持合理的坡度,避免水平或垂直管道。
此外,应将冷凝水管道与其他服务管道进行分开,避免交叉串扰。
布置中还需注意保持管道的牢固性和稳定性,以确保长期运行无问题。
三、设备安装设备安装是中央空调系统施工中的重要步骤,合理的设备安装能够确保系统的正常运行。
首先,施工人员应根据设备的尺寸和重量,选择合适的位置进行安装,确保设备具备良好的支撑能力。
其次,设备的安装高度应符合规范要求,避免因安装位置过高或过低导致运行效果不佳。
同时,设备的安装应考虑保养和维修的便利性,方便未来的维护工作。
四、电气接线电气接线是中央空调系统施工中的重要环节,直接关系到安全和系统的正常运行。
在进行电气接线时,需按照国家电气规范进行操作。
首先,应选择合适的电缆规格和型号,确保电缆能够承受设计负荷和要求。
接线时应注意线路的正确接地和保护措施,确保人身安全和设备正常运行。
此外,电气接线中需遵循正确的接线方法和标准,避免接错线、短路等问题。
总结起来,中央空调系统施工中的技术标准是确保系统安装和运行的关键因素。
9.1 基本规定(1)镀锌钢管应采用螺纹连接。
党管径大于DN100时,可采用卡箍式、法兰或焊接连接,但应对焊缝及热影响区的表面进行防腐处理。
(2)从事金属管道焊接的企业,应具有相应项目的焊接工艺评定,焊工应持有相应类别焊接的焊工合格证书。
(3)空调用蒸汽管道安装,应按现行国家比标准《建筑给水、排水及采暖工程质量验收规范》(GB 50242-2002)的规定执行。
(4)施工过程中严禁随意修改设计,如确有必要,必须经原设计单位或委托单位签字认可。
9.2 施工准备9.2.1 技术准备(1)熟悉技术材料。
安装前,必须事先熟悉有关施工图纸、规范、规程、标准图集及其他技术资料,以便全面掌握工程概况、特点和技术要求。
(2)图纸会审。
安装前,必须会同设计单位和监理单位(建设单位),进行图纸会审。
(3)技术交底。
安装前,应由专业技术负责人或工长向施工人员进行技术交底。
9.2.2 材料要求(1)管材:碳素钢管、无缝钢管。
管材不得弯曲、锈蚀,无飞刺、重皮及凹凸不平现象。
硬聚氯乙烯(PVC-U)、聚丙烯(PP-R)、聚丁烯(PB)、与交联聚乙烯(PEX)等有机材料管道:表面无明显压瘪、无划伤等现象。
(2)阀门:铸造规矩、无毛刺、无裂纹,开关灵活严密,丝扣无损伤,直度和角度正确,强度符合要求,手轮无损伤。
(3)管件:无偏扣、方扣、乱扣、断丝和角度不正确现象。
9.2.3 主要机具(1)施工工机具:套丝机、试压泵、台钻、冲击电钻、砂轮切割机、砂轮机、坡口机、钢管专用滚槽机、钢管专用开孔机、交流电焊机、PP-R等复合管专用焊机、倒链、管钳等。
(2)测量工具:钢直尺、钢卷尺、角尺、压力表、焊缝检验尺、水平尺、线坠等。
9.2.4 作业条件(1)与空调水系统管道和设备安装有关的土建工程已施工完毕并经检验合格,且能保证空调水系统管道与设备安装的全面开展。
(2)设备配管时,该设备应安装结束并检验检查合格,达到配管施工要求。
(3)所需图纸资料和技术文件齐备。
中央空调水系统施工工艺主要施工程序施工准备-→材料的采购、检验-→预制加工-→管道放线-→支吊架制作、安装-→管道及附件安装-→管道试压-→管道清洗及吹扫-→管道保温一、施工前的准备工作:1、施工前需认真熟悉图纸和相关规范,仔细阅读并理解设计中所有内容。
熟悉管道的分布、走向、坡度、标高,并主动与业主、监理及其他兄弟单位沟通,对图纸做好详细的图纸会审记录2、编制有效可行的施工组织设计书、施工进度计划、材料进场计划3、根据施工组织设计,对于进驻现场的施工班组进行书面的施工技术、安全交底,以明确施工任务、工期、质量要求及操作工艺二、材料采购进场、检验1、所有材料规格、型号、材质必须符合图纸设计要求,进场所有材料必须具有质量证明书、合格证等必备资料2、材料进场后必须自检,自检合格后将材料报验单报至监理处,经监理工程师检查合格后,方可使用a、管道验收时需满足外观无裂纹、缩孔、夹渣、无严重机械损伤缺陷b、厚度不得超出标准壁厚所允许的负偏差范围c、阀门的型号、规格符合图纸设计要求,操作机构必须开启灵活,并在安装前每批次中抽取10%进行强度和严密性试验,对于工作压力大于1.0MPa及在主干管上起截断作用的阀门逐个进行试验,并报监理验收。
同时阀门的操作机构必须开启灵活。
如下图:强度试验时,试验压力为公称压力的 1.5倍,持续时间不少于5min,阀门的壳体填料无渗漏。
严密性试验时,试验压力为工程压力的1.1倍;试验压力在试验持续时间内应保持不变,时间应符合下表规定,以阀瓣密封面无渗漏为合格。
三、预制加工为提高施工效率,加快施工进度,保证施工质量,在熟悉图纸及现场环境的情况下,可采取集中预制加工的方法对于安装的流水作业进行施工,即集中运输、集中除锈刷油、防腐,然后根据图纸设计画出管道分路、管径、变径、预留管口、阀门位置等施工草图,在实际安装时的机构位置做出明显标记,按照标记分段量出实际安装的准确尺寸,并记录在施工草图中,最终按照施工草图测得的尺寸集中预制加工,加工过程中严格使用专业工具垂直切割管材,确保管口平整光滑,无毛刺,清洁管材与管件连接部位,避免沙土损害接头质量。
中央空调施工规范第一篇:中央空调施工规范总则1.0.1 为了适应行业发展的需要,规范市场,加强对上海地区家用中央空调工程质量管理,统一家用中央空调工程质量验收,保护消费者和生产厂商及安装施工企业的利益,参照国内外先进标准,并结合我国的国情,特制定本规范。
1.0.2 本规范适应于上海地区单机制冷量范围7-80kw的电力驱动家庭与小型公共场所的中央空调工程施工质量的验收。
1.0.3 家用中央空调工程施工中采用的工程技术文件、承包合同文件对施工质量的要求不得低于本规范的规定。
1.0.4 家用中央空调工程使用的主要材料、设备、成品及半成品应为有技术标准的产品,并具有出厂检验合格证明。
为工程加工的非标产品和防火要求的产品,亦应具有质量检验合格的技术鉴定证明,并应符合国家和有关强制性标准的规定。
1.0.5 家用中央空调工程施工质量验收除应执行本规范的规定,有国家现行标准规范的规定应按国家规定标准执行为准。
2 基本规定2.0.1 家用中央空调工程施工质量的验收,除应符合本规范的规定外,还应按照被批准的设计图纸、合同约定的内容和相关技术标准的规定进行。
施工图纸修改必须有设计单位的设计变更通知书或技术核定签证。
2.0.2 承担家用中央空调工程项目的安装施工企业,应具有相应工程施工资质及相应质量管理体系。
2.0.3 安装施工企业承担家用中央空调工程施工图纸的设计及施工时,还必须具有相应的设计资质及质量管理体系,并取得业主的书面同意或签字认可。
2.0.4 家用中央空调工程安装施工现场的质量管理应符合《建筑工程施工质量验收统一标准》GB50300—2001第3.0.1条的规定。
2.0.5 家用中央空调工程所使用的主要材料、成品、半成品和设备的进场,必须对其进行验收。
验收应经监理工程师认可,并应建立相应的质量记录。
2.0.6 家用中央空调工程的施工,按风管系统、冷热水系统。
制冷剂系统每一个分项施工工序作为工序交接检验点,并建立相应的质量记录。
1、施工准备(1)机具仪表准备:套丝机、试压泵、台钻、冲击钻、砂轮切割机、砂轮机、坡口机、交流电焊机、倒链、管钳、扳手、钢直尺、卷尺、角尺、压力表、水平尺、线坠等。
(2)现场作业条件:①与空调水系统管道和设备安装有关的土建工程已施工完毕并经检验合格,且能保证空调水系统与设备安装正常开展。
②所需图纸资料和技术文件齐备。
③管道、阀门及管道附件等经检验合格。
④施工方案或技术措施中规定的施工机具已齐备。
⑤设备配管时,该设备应安装结束并检查合格,达到配管施工要求。
2、施工工艺(1)工艺流程技术交底→支架制作防腐→支架安装→管道安装→水压试验→设备安装→系统冲洗→管道与制冷机组、空调机组贯通→检查验收(2)支架制作安装①制作前,应根据管道安装所在空间位置、管径大小等要求选择适宜的支、吊、托架型式;根据管道安装的标高、坡度、管径大小等要求,用22号钢线或棉线在管道的首、末端及吊架型钢的吊孔中心位置上拉直绷紧,结合吊卡间距实际测量计算后,才能进行中间型钢吊架、吊杆的制作。
②支架宜用砂轮切割机进行下料。
③支吊架开孔应采用钻孔或冲孔,不得采用气焊割孔,吊杆、管卡等部件的螺纹可采用板牙扳丝,也可用车床加工。
④支吊架组对焊接过程中,应边组对边矫形、边点焊边连接,直至成型,经点焊成型的支、吊应用标准样板进行校核,确认无误后方可正式焊接。
焊缝必须饱满,保证具有足够的承载能力,外观检查应无漏焊、裂焊等缺陷,焊接后应对焊接变形进行矫正。
⑤支吊制作完成后,必须除锈和清理焊渣,并及时涂刷防锈漆作防锈处理,按设计图纸要求进行镀锌处理。
⑥支吊架的安装位置应正确,与管道接触紧密、牢固、可靠,吊架、吊杆应垂直安装。
固定在建筑结构上的管道支吊架不得影响结构的安全,当固定在空心砖墙上时,严禁使用膨胀螺栓。
(3)管道制作安装A.套管制作安装①套管管径应比穿墙板的干管、立管管径大1-2号,保温管道的套管应留出保温层间隙。
镀锌铁皮套管适用于过墙支管,要求卷制规整,咬口接缝,套管两端平齐,剔除毛刺,管外须防腐。
第1篇一、施工准备1. 施工人员:施工人员应具备相应的专业技能和资质,熟悉中央空调系统的安装、调试和维护。
2. 施工材料:选用符合国家标准、性能优良的中央空调设备、管道、配件、保温材料等。
3. 施工工具:准备相应的施工工具,如扳手、电钻、切割机、焊接机等。
4. 施工图纸:熟悉施工图纸,了解工程要求,明确施工范围和施工顺序。
二、施工流程1. 设备安装:根据施工图纸和设备安装要求,将设备吊装至指定位置,确保设备水平、牢固。
2. 管道安装:按照设计要求,合理布置管道,确保管道顺直、美观。
管道连接处应牢固,密封性能良好。
3. 电气安装:按照电气设计要求,敷设电缆、安装电气元件,确保电气系统安全、可靠。
4. 保温施工:对管道、风管等部位进行保温施工,防止热量损失和冷量损失。
5. 系统调试:完成设备安装、管道安装、电气安装后,进行系统调试,确保系统运行稳定、性能良好。
6. 验收:完成施工后,进行系统验收,确保工程质量符合设计要求。
三、施工要点1. 设备安装:设备安装前,检查设备外观是否有损伤、变形等缺陷。
安装过程中,确保设备水平、牢固,连接处密封性能良好。
2. 管道安装:管道安装时,注意管道的走向、间距和弯曲半径,确保管道顺直、美观。
管道连接处应采用焊接或法兰连接,确保连接处密封性能良好。
3. 电气安装:电气安装时,按照电气设计要求,敷设电缆、安装电气元件,确保电气系统安全、可靠。
电气元件安装位置应合理,便于维护。
4. 保温施工:保温材料选用应符合国家标准,厚度应合适。
保温施工时,确保保温材料与管道、风管等部位贴合紧密,防止热量损失和冷量损失。
5. 系统调试:系统调试时,检查系统运行是否稳定、性能是否良好。
调整系统参数,确保系统运行在最佳状态。
6. 验收:验收时,检查设备安装、管道安装、电气安装、保温施工等方面是否符合设计要求,确保工程质量。
四、施工安全1. 施工现场应设置安全警示标志,提醒施工人员注意安全。
中央空调安装标准和施工方案
一、安装准备
在进行中央空调安装前,需要进行充分的准备工作,包括:
1. 对安装现场进行实地勘测,了解现场情况,确定安装位置和布局;
2. 根据设备型号和规格,准备相应的安装材料和工具;
3. 对安装人员进行技术交底,明确安装要求和操作规范。
二、设备定位
在安装中央空调时,需要合理确定设备的安装位置,考虑以下因素:1. 室内外机的位置:根据房间结构和布局,合理安排室内外机的位置,确保气流循环畅通;
2. 安全性:保证设备安装稳固,不会发生倾斜或倒塌等情况;
3. 维护方便:考虑设备维护和检修的便利性,留出足够的空间。
三、管道安装
中央空调的管道安装是关键环节,需遵循以下标准:
1. 按照图纸要求,确保管道的走向、布局合理;
2. 根据不同的管道材料和规格,采用合适的连接方式和管件;
3. 确保管道的支撑和固定措施牢固可靠;
4. 管道安装应遵循安全、美观、实用的原则。
四、保温施工
在中央空调的管道和设备上需要进行保温施工,以减少能量损失和防止结露现象,应遵循以下标准:
1. 根据不同的管道和设备要求,选择合适的保温材料;
2. 按照规定的施工工艺和厚度要求进行保温层的施工;
3. 确保保温层的连接处严密,无缝隙。
五、风口安装
中央空调的风口安装也是重要的一环,应遵循以下标准:
1. 根据房间结构和装修风格,选择合适的风口类型和规格;
2. 风口安装位置应合理布局,避免气流短路现象;。
最新中央空调系统规范标准中央空调系统作为现代建筑中不可或缺的重要组成部分,其规范标准对于确保系统安全、高效、节能运行至关重要。
以下是最新中央空调系统规范标准的概述:1. 设计规范:- 系统设计应符合国家及地方相关建筑节能标准,确保空调系统能效比达到规定要求。
- 空调系统应根据建筑物的用途、规模、地理位置等因素进行合理设计,以满足不同区域的温湿度控制需求。
2. 材料与设备选择:- 选用的空调设备和材料应符合国家或行业标准,具备良好的性能和耐久性。
- 优先选择低能耗、环保型材料和设备,以减少能源消耗和环境污染。
3. 安装规范:- 安装过程中应严格遵守设计图纸和施工规范,确保设备安装位置准确、牢固。
- 空调管道和线路的布置应合理,避免交叉干扰,确保系统的稳定运行。
4. 系统调试与验收:- 系统安装完成后,应进行全面的调试,确保各项性能指标达到设计要求。
- 调试完成后,应进行严格的验收程序,确保系统安全可靠,满足使用需求。
5. 运行与维护:- 制定详细的运行维护手册,指导日常的系统操作和维护工作。
- 定期对系统进行巡检和维护,及时发现并解决潜在问题,延长系统使用寿命。
6. 节能与环保:- 空调系统应采用节能技术,如变频控制、智能温控等,减少能源浪费。
- 加强对空调系统的能源管理,定期进行能源审计,优化能源使用效率。
7. 安全与健康:- 空调系统的设计和运行应充分考虑室内空气质量,避免细菌和霉菌的滋生。
- 确保空调系统的噪音控制在合理范围内,减少对环境和人员的影响。
8. 智能化与远程控制:- 鼓励采用智能化控制系统,实现对空调系统的远程监控和控制。
- 利用物联网技术,提高系统的自动化水平,提升用户体验。
9. 法规与标准更新:- 定期关注并更新国家和行业关于中央空调系统的新法规和标准,确保系统设计和运行始终符合最新要求。
10. 培训与教育:- 对操作人员进行专业培训,提高其对中央空调系统规范标准的理解和操作技能。
家用中央空调施工质量验收规1 总则1.0.1 为了适应行业发展的需要,规市场,加强对地区家用中央空调工程质量管理,统一家用中央空调工程质量验收,保护消费者和生产厂商及安装施工企业的利益,参照国外先进标准,并结合我国的国情,特制定本规。
1.0.2 本规适应于地区单机制冷量围7-80kw的电力驱动家庭与小型公共场所的中央空调工程施工质量的验收。
1.0.3 家用中央空调工程施工中采用的工程技术文件、承包合同文件对施工质量的要求不得低于本规的规定。
1.0.4 家用中央空调工程使用的主要材料、设备、成品及半成品应为有技术标准的产品,并具有出厂检验合格证明。
为工程加工的非标产品和防火要求的产品,亦应具有质量检验合格的技术鉴定证明,并应符合国家和有关强制性标准的规定。
1.0.5 家用中央空调工程施工质量验收除应执行本规的规定,有国家现行标准规的规定应按国家规定标准执行为准。
2 基本规定2.0.1 家用中央空调工程施工质量的验收,除应符合本规的规定外,还应按照被批准的设计图纸、合同约定的容和相关技术标准的规定进行。
施工图纸修改必须有设计单位的设计变更通知书或技术核定签证。
2.0.2 承担家用中央空调工程项目的安装施工企业,应具有相应工程施工资质及相应质量管理体系。
2.0.3 安装施工企业承担家用中央空调工程施工图纸的设计及施工时,还必须具有相应的设计资质及质量管理体系,并取得业主的书面同意或签字认可。
2.0.4 家用中央空调工程安装施工现场的质量管理应符合《建筑工程施工质量验收统一标准》GB50300—2001第3.0.1条的规定。
2.0.5 家用中央空调工程所使用的主要材料、成品、半成品和设备的进场,必须对其进行验收。
验收应经监理工程师认可,并应建立相应的质量记录。
2.0.6 家用中央空调工程的施工,按风管系统、冷热水系统。
制冷剂系统每一个分项施工工序作为工序交接检验点,并建立相应的质量记录。
系统分项施工工序的划分见表2.0.6。
中央空调施工标准全文共四篇示例,供读者参考第一篇示例:中央空调施工是指对建筑物内部空调系统的设计、安装、调试和运行维护等一系列工作。
它直接影响着建筑物内部的空气质量和温度控制效果,因此施工标准尤为重要。
下面将谈谈中央空调施工标准的相关内容。
中央空调施工标准应当遵守国家相关规定和标准。
对于中央空调系统的设计和施工,应当符合《建筑给排水及采暖通风技术规范》等国家建筑规范,同时还需遵守《建筑节能工程施工规范》和《建筑工程地基基础工程质量验收规范》等相关标准,确保施工质量和安全。
中央空调施工标准要求施工单位具备资质和技术。
施工单位应当具备相应的空调工程设计、施工和调试资质,拥有一支经验丰富、技术过硬的专业施工团队。
施工单位还应当在施工前进行现场勘察和设计方案的论证,确保施工方案科学合理。
中央空调施工标准还包括对施工过程的质量管理和监督。
施工单位应当严格执行施工方案和施工图纸,确保施工工序符合设计要求。
施工过程中要进行施工质量检查和验收,及时发现和解决施工中的质量问题。
应当加强对施工现场和材料的管理,确保施工质量和安全。
中央空调施工标准还要求施工单位对施工过程进行记录和归档。
施工单位应当及时记录和整理施工过程中的关键信息,包括施工计划、进度报告、设计变更等,以便日后的查阅和维护。
施工单位还应当按照相关规定归档施工图纸、施工合同、验收报告等文件,确保施工过程的透明和可追溯性。
中央空调施工标准还包括对施工结束后的整改和维护。
施工单位应当对施工结束后的空调系统进行调试和质量验收,保证系统的稳定运行和效果良好。
施工单位还应当提供系统的维护手册和保养指导,以便建筑物管理方进行日常维护和保养工作。
第二篇示例:中央空调系统是建筑物中不可或缺的一部分,不仅可以调节室内温度,还可以提供良好的空气质量和舒适的环境。
中央空调系统的施工质量直接影响着系统的性能和可靠性。
制定和遵守中央空调施工标准,对于确保系统的正常运行和延长设备的使用寿命至关重要。
一.安装工程总程序人力组织、机具进场、会审图纸及技术交底、材料采购进场支托架制作、墙上打洞焊接安装主管线、支托架安装、主管线保温分歧管焊接、主管线焊接、凝结水管线安装、管线保温、控制线敷设室内固定及接口、室外机吊架固定及接口管道系统的吹污、试压、凝结水管试漏、系统抽真空、系统充氟试机调试、运行系统最后整理、验收二.安装要点及技术要求1.打洞及处理核准应开洞孔的位置及尺寸,无误后在要打孔的墙板上标出所开洞孔的大小,征得现场土建技术人员意见对建筑物结构无影响后才能去进行打孔作业。
管线过墙洞,采用电锤打孔。
若不适宜电锤打孔的墙壁在征得业主同意后方可用其它方式打孔。
孔的大小以可以穿过管线(含保温层)为准,吊装室内机及支托架固定采用膨胀螺栓。
管线穿过墙体或楼板处应设镀锌铁皮应与墙面或楼板平齐,但应比地面高出20mm,管道与套管的空隙应用隔热或其它不燃材料填塞,不得将套管作为管道的支撑。
2.室内机的安装步骤:决定室内机的位置画线标位打膨胀螺栓装室内机3.冷媒配管1)步骤:支架制作按图纸要求配管焊接吹净试漏干燥保温2)原则冷媒配管严守配管三原则:干燥、清洁、气密性。
干燥首先是安装前铜管内禁止有水分进入,配管后要吹净和真空干燥。
清洁是施工时应注意管内清理;二是焊接时氮气置换焊,最后是吹净。
气密性试验一是保证焊接质量和喇叭口连接质量;二是最后的气密性试验。
3)替换氮气的方法根据三菱电机的要求冷媒管钎焊时必须采用氮气保护,焊接时轻微压(3-5kg/cm2)氮气充入正在焊接的管道内,这样会有效防止管内氧化皮的产生。
4)冷媒管封盖冷媒管的包扎十分重要以防止水分、赃物、灰尘等进入管内,冷媒管穿墙一定要管头包扎严密,暂时不连接的已安装好的管子要把管口包扎好。
5)冷媒管吹净冷媒管吹净是一种把管内废物清除出去的最好方法,具体方法是将氮气瓶压力调节阀与室外机的充气口连接好,将所有室内机的接口用盲塞堵好保留。
一台室内机接口作为排污口,用绝缘材料抵住管口,开启压力调节阀,污物随氮气一起被排出。
1、施工准备
(1)机具仪表准备:套丝机、试压泵、台钻、冲击钻、砂轮切割机、砂轮机、坡口机、交流电焊机、倒链、管钳、扳手、钢直尺、卷尺、角尺、压力表、水平尺、线坠等。
(2)现场作业条件:
①与空调水系统管道和设备安装有关的土建工程已施工完毕并经检验合格,且能保证空调水系统与设备安装正常开展。
②所需图纸资料和技术文件齐备。
③管道、阀门及管道附件等经检验合格。
④施工方案或技术措施中规定的施工机具已齐备。
⑤设备配管时,该设备应安装结束并检查合格,达到配管施工要求。
2、施工工艺
(1)工艺流程
技术交底→支架制作防腐→支架安装→管道安装→水压试验→设备安装→系统冲洗→管道与制冷机组、空调机组贯通→检查验收
(2)支架制作安装
①制作前,应根据管道安装所在空间位置、管径大小等要求选择适宜的支、吊、托架型式;根据管道安装的标高、坡度、管径大小等要求,用22号钢线或
棉线在管道的首、末端及吊架型钢的吊孔中心位置上拉直绷紧,结合吊卡间距实际测量计算后,才能进行中间型钢吊架、吊杆的制作。
②支架宜用砂轮切割机进行下料。
③支吊架开孔应采用钻孔或冲孔,不得采用气焊割孔,吊杆、管卡等部件的螺纹可采用板牙扳丝,也可用车床加工。
④支吊架组对焊接过程中,应边组对边矫形、边点焊边连接,直至成型,经点焊成型的支、吊应用标准样板进行校核,确认无误后方可正式焊接。
焊缝必须饱满,保证具有足够的承载能力,外观检查应无漏焊、裂焊等缺陷,焊接后应对焊接变形进行矫正。
⑤支吊制作完成后,必须除锈和清理焊渣,并及时涂刷防锈漆作防锈处理,按设计图纸要求进行镀锌处理。
⑥支吊架的安装位置应正确,与管道接触紧密、牢固、可靠,吊架、吊杆应垂直安装。
固定在建筑结构上的管道支吊架不得影响结构的安全,当固定在空心砖墙上时,严禁使用膨胀螺栓。
(3)管道制作安装
A.套管制作安装
①套管管径应比穿墙板的干管、立管管径大1-2号,保温管道的套管应留出保温层间隙。
镀锌铁皮套管适用于过墙支管,要求卷制规整,咬口接缝,套管两端平齐,剔除毛刺,管内外须防腐。
位于混凝土墙、楼板内的套管应在钢筋绑扎时放入,可点焊或绑扎在钢筋上,套管内应填以松散材料,防止混凝土浇筑时堵
塞套管。
对有防水要求的套管应设止水环,套管应安装牢固、位置正确、无歪斜。
②管径小于DN100采用镀锌钢管、丝扣连接;管径大于或等于DN100采用无缝钢管、法兰或焊接连接。
冷冻水系统无缝钢管与镀锌钢管连接处使用法兰连接。
管道下料后套丝前,应先用所属管件试扣。
管道管件上好后,应进行管道调直。
管道弯曲时,弯曲半径应符合:
热弯时,不小于管道外径的3.5倍;
冷弯时,不小于管道外径的4倍;
冲压弯头,弯曲半径不小于管道外径。
B.干管安装
①管道干管安装采用吊卡固定时,在安装前,必须先把吊卡按坡向顺序依次穿在型钢上,安装管路时先反吊卡按卡距套在管道上,把吊卡抬起将吊卡按坡度调整好,再穿上螺栓螺母,将管道安装好。
②托架上安装管道时,先把管道架在托架上,上管前先把第一节管道带上U 形卡,而后安装第二节管道,各节管道照此进行。
③管道安装前要检查管内有无杂物,安装时在丝头处缠好生料带或铅油麻丝,一人在末端找平,一人在接口处把第一节管道相对固定,对准丝口,按丝扣的自然锥度慢慢转动入扣,直至用手转不动时,再用管钳咬住管件,用另一管钳上管,松紧适度,外露2-3扣为宜,最后将螺纹处露的填料清理干净。
④焊接连接管道的安装程序与丝接管道相同,从第一节管道开始,把管扶正找平,使甩口方向一致,对准管口,调直后点焊,再正式焊接。
⑤管道安装完,应检查坐标、标高、坡度、变径及三通的位置等是否正确。
用水平尺核对、复核调整坡度,合格后将管道固定牢固。
C.立管安装
①立管安装前,先检查和复核预留孔洞、套管是否在同一垂直线上。
②安装前,按编号从第一节管道开始安装,由上向下,一般由两人操作,先进行预安装,确认支管三通的标高、位置无误后,卸下管道缠好生料带或铅油麻丝,将立管对准接口的丝扣,扶正角度慢慢转动入扣,直至用手转不动时,用管钳咬住管件,用另一管钳上管,松紧适宜,外露2-3扣为宜。
③检查立管的每个预留口的标高、角度是否准确、平正。
确认后将管道放入立管管卡内紧固,而后填塞套管缝隙或预留孔洞。
预留管口暂不施工时,应做好保护措施。
D.支管安装
①核对各设备的安装位置及立管预留口的标高、位置是否准确,做好记录。
风机盘管等应采用柔性连接,柔性短管自带活套连接时,可不采用活接头,否则应增加活接头。
②安装活接头时,子口一端安装在来水方向,母口一端安装在去水方向。
③丝头缠好生料带或铅油麻丝,用手托平管道,随丝扣自然锥度入扣,手拧不动时,用管钳将管道拧至松紧适度,丝扣外露2-3扣为宜。
然后对准活接头,对正子母口,带上锁母,用管钳拧至松紧适度,最后将螺纹外的填料清理干净。
④用钢尺、水平尺、线坠校核支管的坡度和距墙尺寸,复查立管及设备有无
移动。
合格后固定管道和堵抹墙洞缝隙。
E.管道焊接连接
①管道连接采用焊接时,应开坡口焊接。
坡口具体要求为:当管道壁厚为1-6mm时,采用I型坡口,坡口间隙为0-2.5mm;当管道壁厚为6-26mm时,采用V型坡口,坡口间隙为0-3mm。
②管径、壁厚相同的管道和管件对焊时,内壁应平齐,对接口的平直度为1/100,全长不大于10mm。
③管道的固定焊口应远离设备,且不应与设备接中心线相重合,管道对接焊缝与支吊架的距离应大于50mm。
④管道焊缝表面应清理干净,并进行外观质量的检查。
F.管道法兰连接
①管道与法兰焊接要双面满焊,法兰面应与管道中心线垂直并同心,焊接时管道插入法兰深度以法兰厚度的1/2为宜,以便进行内口焊接,内口焊缝不允许超出法兰平面。
②管道法兰连接时,应保证对接平衡,其偏差不大于其外径的1.5/1000,且不得2mm。
③法兰的衬垫不得凸入管腔内,其对圆到法兰螺母孔止。
法兰的衬垫规格、品种和厚度应符合设计的要求。
④连接螺栓长度应一致,螺母应在同一侧,均匀拧紧。
连接法兰的螺栓的螺杆突出螺母长度不大于螺母直径的1/2。
G.管道卡箍连接
a.管材滚槽
①用切管机将钢管按所需长度切割,切口应平整。
切口处若有毛刺,应使用砂轮机打磨干净。
②将需加工沟槽的钢管架设在滚槽机和滚槽机尾架上,用水平仪调整滚槽尾架,使滚槽机和钢管处于水平位置。
③将钢管端面与滚槽机下滚轮挡板端面贴紧,即钢管与滚槽机下滚轮挡板端面成90度。
④启动滚槽机电机,慢慢压下千斤顶,使上压轮均匀滚压钢管至预定的沟槽深度为止,然后停机。
⑤用游标卡尺及深度尺检查沟槽的深度和宽度等参数,确认符合标准要求后将千斤顶升起,取下钢管。
b. 连接安装
①安装应遵循先装大口径、总管、立管,后装小口径、支管的原则。
安装过程中应按连接顺序连续安装,以免出现段与段之间连接困难和影响管路整体性能。
②管道接头两端应设支撑点,以保证接口牢固。
③准备好符合要求的沟槽管段、配件和附件。
钢管端面不得有毛刺。
④检查橡胶密封圈是否损伤,将其套上一根钢管的端部。
将另一根钢管靠近
已套上密封圈的钢管端部,两端间应留有一定间隙。
将橡胶密封圈套上另一根钢管端部,使橡胶密封圈位于接口中间部位,并在其周边涂抹润滑剂(洗洁清或肥皂水),润滑剂涂抹应均匀。
⑤检查两端管道中轴线,应使其保持一致。
在接口位置橡胶密封圈外侧将金属卡箍上、下接头凸边卡进沟槽内,并压紧上、下接头的耳部,用木榔头槌紧接头凸缘处,将上、下接头靠紧。
⑥在接头螺孔位置穿上螺栓,并均匀轮换拧紧螺母,以防橡胶密封圈起皱。
收紧力矩应适中,严禁用大扳手上紧小螺栓,以免收紧力过大,螺栓受损。
检查确认卡箍接头凸边全圆周卡进沟槽内。
c. 管道开孔和安装机械三通
①安装机械三通、机械四通的钢管应在接出支管的部位用开孔机开孔。
②用链条将开孔机固定于钢管预定开孔位置,用水平仪调整水平。
③启动电机使钻头转动,转动开孔机的手轮使钻头缓慢向下,并适量添加开孔钻头的润滑剂(保护钻头),完成钻头在钢管上开孔。
④清理钻落金属块和开孔部位残渣,若孔洞有毛刺,须用砂轮机打磨光滑。
⑤将机械三通、接头置于钢管孔洞上下,使机械三通、橡胶密封圈与孔洞间隙均匀,并紧固螺栓到位。
(4)水压试验
A.水压试验规定
①冷热水、冷却水系统的试验压力为工作压力的1.5倍,且最低不小于
0.6MPa,本站冷冻水系统的工作压力为0.45MPa。
②对相对独立的局部区域的管道进行试压。
试压时,压力试验升至试验压力时,在10分钟内压降不大于0.02MPa,再将压力降至工作压力,在60分钟内压力不得下降,外观检查不渗不漏为合格。
③对整个系统的管道进行系统的试压。
试验压力以最低点的压力为准,但最低点的压力不得超过管道与组成件的承受力。
升至试验压力后,稳压10分钟,压力下降不大于0.02MPa,再将系统压力降至工作压力,外检查无渗漏为合格。
B.连接安装水压试验管路
根据水源的位置和管路系统情况,制定出试压方案和技术措施。
根据试压方案连接试压管路。