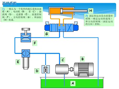
比例阀基本原理
- 格式:ppt
- 大小:758.00 KB
- 文档页数:17
流量比例阀工作原理
流量比例阀是一种用于控制流体流量比例的阀门装置。
其工作原理主要包括以下几个方面:
1. 结构原理:流量比例阀由两个并联的单向阀组成,每个单向阀都有一个调节孔,可通过调节孔的开合程度来调整阀门的开启情况。
2. 工作原理:当流体通过阀门时,先经过一个单向阀。
根据调节孔的开合程度,单向阀只允许一定比例的流体通过,其余的流体将会被阻挡。
通过调节两个单向阀的调节孔,可以控制两个通道的流量比例。
3. 控制方式:流量比例阀通常由液压装置或气动装置来控制。
通过操纵液压或气动调节装置,可以改变单向阀的调节孔的开合程度,进而实现对流量比例的精确控制。
4. 应用范围:流量比例阀广泛应用于需要精确控制流体流量比例的系统中,如化工工艺、液压系统、空调系统等。
它可以根据实际需求,调整两个通道的流量比例,以满足不同的工作要求。
总的来说,流量比例阀通过调节单向阀的调节孔来控制两个通道的流量比例,从而实现精确的流量控制。
它的工作原理简单可靠,应用广泛,对于需要精确控制流体流量比例的系统具有重要作用。
比例阀基本原理讲解比例阀是一种使用非常广泛的控制阀门,它可按照输入信号的大小来精确调节流量或压力的装置。
比例阀的基本原理是改变阀门开度来控制流量或压力。
比例阀的工作原理可以简单概括为以下几个步骤:1.传感器:比例阀的工作输入信号通常来自传感器。
传感器可以感知流量、压力或其他参数的变化,并将其转化为电信号。
这个电信号的大小和变化反映了控制量的变化情况。
2.控制电路:电信号被传输到比例阀的控制电路中。
控制电路负责根据输入信号的大小,为比例阀提供正确的控制动作。
3.比例阀芯:比例阀芯是比例阀的关键部分,它通过控制开度来调节流量或压力。
比例阀芯通常由一对相互作用的阀座和阀芯构成,阀芯上带有一些控制孔。
当阀芯打开或关闭时,这些控制孔的大小和位置会改变。
4.比例阀控制:控制电路采用电磁力或压力将输入的电信号转化为机械力或压力。
这样的转换通常通过电磁线圈、电动机或压力腔实现。
控制力作用在比例阀芯上,改变阀芯的位置和开度。
5.流量或压力调节:当比例阀芯的位置改变时,控制孔的大小和位置也会发生变化。
通过调整控制孔,比例阀能够改变流体通过阀门的流量或压力。
比例阀的开度和输入信号之间通常存在线性关系。
即,当输入信号的大小改变时,比例阀的开度也会按照相同的比例进行调整。
这使得比例阀能够相对精确地控制流量和压力。
比例阀的一个重要应用是在液压系统中实现精确的流量或压力控制。
它们可以被用于机械设备、工业自动化、飞机、汽车等领域。
比例阀可以通过简单的电路,与其他传感器和执行器组合在一起,实现复杂的控制功能。
总的来说,比例阀通过控制阀门开度,根据输入信号的大小调节流量或压力。
它们的工作原理是通过传感器、控制电路和比例阀芯的相互作用来实现的。
比例阀在自动化控制和流体控制领域具有广泛的应用。
smc比例阀工作原理
SMC比例阀是一种电液比例控制元件,主要由阀芯、阀体、电磁铁以及控制电路等组成。
其工作原理如下:
1. 控制信号输入:控制信号从外部输入,通过控制电路进行处理和放大。
2. 电磁铁作用:经过处理后的控制信号通过控制电路传送给电磁铁,使电磁铁得到不同的电流来改变其磁场强度。
3. 磁场作用力:电磁铁产生的磁场作用力使阀芯产生位移。
4. 阀芯调节流量:阀芯的位移使得阀体中的通过口的有效面积发生变化,从而调节液体或气体的流量大小。
5. 反馈控制:通过传感器将实际流量或压力的信号反馈给控制器,在控制器中进行比较与处理后,调整控制信号的大小,达到对液体或气体流量的精确控制。
通过电磁铁的控制,比例阀可以根据设定的控制信号调节阀芯的位移,实现对流量的精确控制。
比例阀的工作原理图解
比例阀是一种流量调节装置,用于按照设定的比例控制流体的流量。
它由主阀和电动机构两部分组成。
主阀部分包括由流体通过的孔道,孔道上有一个锥形的阀芯与之配合。
阀芯由电动机构控制,通过调节阀芯的高度来改变孔道的截面积,从而调节流体通过比例阀的流量。
当阀芯移到开位时,流体可以通过比例阀,当阀芯移到关位时,孔道将被阀芯完全封堵。
电动机构部分包括电机、蜗轮、蜗杆和阀芯的连接杆。
电机驱动蜗轮,蜗轮再带动蜗杆旋转。
蜗杆与连接杆相连,连接杆将蜗杆的旋转转化为阀芯的上下移动。
根据电机的转动角度,连接杆将阀芯移动到相应的位置。
当比例阀工作时,流体从进口进入孔道,阀芯上移,孔道截面积变大,流量增加。
流体经过比例阀后,再进入下游系统。
通过调节电机的转动角度,阀芯在截面积上的变化比例可以被控制,从而控制流体的流量。
需要注意的是,比例阀只能控制流体的流量,不能控制流体的压力。
如果需要控制流体的压力,还需要配合其他装置,比如压力阀。
比例调压阀工作原理
比例调压阀(Proportional pressure regulator)是一种常见的压力控制设备,它可以根据控制信号调节其出口压力,使其与输入信号成比例关系。
其工作原理如下:
1. 控制信号输入:比例调压阀接收一个输入信号,通常是电气信号(如电压或电流信号),该信号的大小与所需的输出压力成正比。
2. 感应器:比例调压阀内置一个感应器,用于感知当前的出口压力。
感应器通常是一个带有测压元件的装置,可以将压力转化为电信号。
3. 控制电路:比例调压阀内部有一个控制电路,用于将输入信号与感应器信号进行比较,并根据比例关系调节阀门的开度。
4. 阀门调节:比例调压阀内部有一个阀门,该阀门的开度决定了流经比例调压阀的介质的流量大小。
控制电路根据输入信号和感应器信号之间的差异,通过调节阀门的开度来控制介质的流量,从而达到所需的输出压力。
5. 输出压力调节:通过控制阀门的开度,比例调压阀可以实现预期的输出压力控制。
当输入信号发生变化时,比例调压阀会相应地改变阀门的开度,从而使输出压力保持在设定的值。
总的来说,比例调压阀的工作原理是通过感应器感知当前的出
口压力,并与输入信号进行比较,通过调节阀门的开度来实现所需的输出压力控制。
比例阀工作原理
图1
1.阀体
2.柱塞
3.密封皮碗
4.调压弹簧
5.弹簧座
6.“O”形密封圈
7.阀座
8.主“O”形密封圈
9.钢丝
如图1所示,当从制动液从输入口输入时,阀体内充满液体。
比例阀内的柱塞受到一个压差力F液,同时还受到向下的弹簧力T,所以当上下液压力的合力F液<T时,柱塞受弹簧力的作用紧靠在阀体的底部,当输入油压P入增加到一定的值P 拐时,使F液=T,,此时柱塞有向上运动的趋势。
随着输入油压的不断的增大,向上的力F液大于向下的弹簧力,柱塞在油压力的作用下向上移动,当差径柱塞移到与件3(密封皮碗)相接触密封。
图2
由图2可知,当柱塞与密封皮碗密封之后,输入腔和输出腔被隔绝,随着输入腔的油压不断增大,输出腔的油压得不到补充,柱塞在输入腔油压的作用下向下移动,与密封皮碗脱离,使输出油压P出也得升高,但是输出油压P出还没有与输出油压相等时,柱塞又向上移动,这时柱塞处于一个动态的平衡位置,
如下图中的特性曲线,在OA段输入油压和输出油压相等,A点处的油压就是通常所说的拐点油压。
O
输
出
图3
感载比例阀是通过调节外部调压弹簧力,感载弹簧力,内部液压力,回位弹簧
力等在空载和满载状况下的平衡来得到特性曲线的拐点及斜率。
感载比例阀可以通过调节调压弹簧上的六角螺母(如图4所示)来调整拐点,通过下旋六角螺母加大调压弹簧力,增大比例阀拐点值(空载,满载拐点均会增加)。
同理上旋六角螺母,减小调压弹簧的变形量可以减小拐点(空载,满载的拐点均会降低)。
六角螺母
图4。
汽车比例阀的工作原理
汽车比例阀的工作原理是:在一定压力下的气体或液体系统中,通过比例调节阀按比例控制输入和输出的流量或液体的压力。
这种调节方式可以实现对气体或液体的压力、流量等参数的连续、按比例的控制,以适应汽车不同工况的需要。
在汽车上,比例阀主要应用于制动系统、悬挂系统、转向系统等,以实现更加精确和稳定的车辆控制。
例如,在制动系统中,比例阀可以根据制动踏板的位置和力度,按比例调节制动液的压力,从而控制前后轮的制动力量分配,提高制动效果和稳定性。
在悬挂系统中,比例阀可以按比例调节减震器的阻尼,以适应不同路况和驾驶模式的需要,提高车辆的操控性和舒适性。
总之,汽车比例阀的工作原理是通过比例调节阀按比例控制气体或液体的压力、流量等参数,以适应汽车不同工况的需要,提高车辆的性能和舒适性。
比例阀的工作原理
比例阀是一种常用的控制阀,其工作原理是通过调节流体通过阀门的截面积来实现流量的控制。
具体工作原理如下:
1. 内部结构:比例阀由阀体、阀芯和驱动器组成。
阀体内部包含进口和出口通道,以及与通道连接的阀座。
阀芯则位于阀体内部,可以在阀座上移动。
2. 运动控制:比例阀的阀芯受到外部驱动器的控制,驱动器可以通过电流或压力信号来控制阀芯的位置。
当驱动器接收到输入信号时,会相应地调整阀芯的位置。
3. 流体控制:通过调节阀芯的位置,比例阀可以控制流体通过阀门的截面积。
当阀芯离开阀座时,流体可以通过阀门的截面积增大,从而增加流量;反之,阀芯靠近阀座时,截面积减小,流量减小。
4. 反馈控制:为了确保阀门的稳定运行,比例阀通常配备反馈控制功能。
这意味着阀芯的位置可以被检测并反馈给驱动器,使其能够实时调整阀芯的位置,并保持所需的流量控制。
通过以上工作原理,比例阀可以精确地控制流体流量,广泛应用于工业自动化系统中,如液压系统、气动系统、流体控制系统等。
比例阀的检测与校准方法研究随着工业的发展,比例阀作为一种重要的控制元件,广泛应用于各个领域。
它们在流量控制、压力控制等方面发挥着重要的作用。
然而,随着使用时间的增加和环境因素的影响,比例阀可能会出现偏差或失效的情况。
因此,对比例阀进行检测与校准是确保其正常工作和准确控制的必要步骤。
一、比例阀的基本原理比例阀是一种能够调整流量或压力的装置,其工作原理基于电磁力、气压力或液压力的控制。
通常,比例阀通过改变阀芯的位置或开口面积来实现流量或压力的调节。
当控制信号输入到比例阀时,阀芯的位置会发生改变,从而调整流量或压力的大小。
二、比例阀检测方法1. 外观检测外观检测是比例阀检测的基础步骤之一。
通过检查比例阀的外观是否有明显的损坏、腐蚀或泄漏等现象,并对连接件进行检查,确保比例阀能够正常连接和固定。
2. 精度检测精度检测是判断比例阀控制精度的关键步骤之一。
可以通过比较输入信号与输出流量或压力之间的差异来评估比例阀的精度。
一种常用的方法是使用标准设备,如流量计或压力表,与待检测的比例阀同时进行实验,并比较其测量结果。
3. 响应时间检测响应时间是比例阀的另一个重要性能指标。
它指的是比例阀从接收到控制信号到输出流量或压力达到稳定状态所需的时间。
一种常见的检测方法是通过改变输入信号的频率或幅度,并观察比例阀的响应情况。
较快的响应时间意味着比例阀对控制信号的变化更敏感,能够更快地调整流量或压力的大小。
三、比例阀校准方法1. 零点校准零点校准是确保比例阀在无输入信号时输出为零的重要步骤。
通过将控制信号设置为零,并调整阀芯的位置,使输出流量或压力为零。
校准过程中可能需要进行多次尝试,直至输出为零。
2. 范围校准范围校准是确保比例阀在输入信号变化时能够输出符合预期的流量或压力范围的步骤。
通过改变控制信号的幅度并观察输出流量或压力的变化情况,调整阀芯的位置或开口面积,使输出符合预期的范围。
3. 精度校准精度校准是确保比例阀在控制信号变化时能够输出符合预期的精度的步骤。
比例阀工作原理比例阀是一种常见的液压控制元件。
主要用于通过改变控制信号的大小来控制液压系统的流量或压力。
比例阀广泛应用于各种工业和机械设备中,如冶金、化工、农业机械、建筑机械等领域。
比例阀主要由阀芯、阀座、比例电磁铁、弹簧、导向阀等部件组成。
其工作原理基本上是通过比例电磁铁控制阀芯的位置来调节液压系统的流量或压力。
比例阀的工作原理可以分为两个基本类型:流量控制和压力控制。
流量控制比例阀的工作原理流量控制比例阀主要用于控制液压系统中的流量。
该比例阀的构造和普通调节阀类似,主要由阀芯和阀座两个部分组成。
阀芯上有一个圆形的开口,当阀芯在闭合状态时,开口与阀座紧密贴合,阀门关闭。
当有控制信号输入到比例电磁铁时,电磁铁产生的磁力作用使得阀芯发生位移,开口逐渐打开。
开口越大,液体通过阀门的流量也就越大。
流量控制比例阀的开口大小与控制信号的大小成比例关系。
当控制信号达到一定的程度时,开口将完全打开,流量也将达到最大值。
流量控制比例阀也称为比例流量阀。
常见的流量控制比例阀还有多级流量控制比例阀。
多级流量控制比例阀由多个独立的比例阀组成,可以实现更精确的流量控制。
压力控制比例阀的工作原理压力控制比例阀主要用于控制液压系统中的压力。
该比例阀的工作原理与流量控制比例阀类似,但其控制的是系统中的压力。
压力控制比例阀的构造和流量控制比例阀类似,主要由阀芯和阀座两个部分组成。
阀芯上有一个小孔,当控制信号的大小改变时,比例电磁铁的磁力作用使得阀芯发生位移,控制小孔的开合程度。
当小孔越小,通过阀门的流量也就越小,液压系统中的压力也越大。
压力控制比例阀也称为比例压力阀。
与流量控制比例阀类似,压力控制比例阀的开口大小也与控制信号的大小成比例关系。
当控制信号达到一定的程度时,阀门关闭,阻止液体通过,保持液压系统中稳定的压力。
总结比例阀以其精确的流量和压力控制能力在液压系统中得到广泛应用。
比例阀工作原理基于比例电磁铁的磁力作用,通过控制阀芯的移动来实现对系统的流量和压力的精确控制。
比例阀原理比例阀是一种常见的液压控制元件,它通过调节流体的流量来控制液压系统的压力、流量和方向。
比例阀的工作原理十分复杂,但是我们可以通过简单的方式来理解它的基本工作原理。
首先,比例阀由电磁铁和阀芯组成。
电磁铁通过控制电流来控制阀芯的位置,从而调节流体的流量。
当电磁铁通电时,阀芯会被吸引或推开,改变流体通过阀体的通道大小,从而实现流量的调节。
其次,比例阀的工作原理是基于流体力学原理的。
当流体通过阀体时,阀芯的位置会改变通道的大小,从而改变流体的流速。
通过控制阀芯的位置,可以实现对流体流速的精确调节,从而实现对液压系统的精确控制。
此外,比例阀还可以通过反馈系统来实现闭环控制。
比例阀可以通过传感器来监测系统的压力、流量和温度等参数,然后通过控制电磁铁的电流来调节阀芯的位置,从而实现对液压系统的闭环控制。
总的来说,比例阀的工作原理是基于电磁控制和流体力学原理的。
它通过控制阀芯的位置来调节流体的流量,从而实现对液压系统的精确控制。
同时,比例阀还可以通过反馈系统来实现闭环控制,从而更加精确地控制液压系统的压力、流量和方向。
在实际应用中,比例阀可以广泛应用于液压系统中的压力控制、流量控制和方向控制等方面。
它具有响应速度快、控制精度高、可靠性好等优点,因此在工业自动化控制系统中得到了广泛的应用。
综上所述,比例阀是一种通过电磁控制和流体力学原理来实现对液压系统精确控制的重要元件。
它的工作原理复杂,但可以通过简单的方式来理解。
在实际应用中,比例阀具有广泛的应用前景,可以为工业自动化控制系统提供精确的液压控制。
比例阀的原理
比例阀是一种常用的液压元件,它通过调节液压系统中液压油的流量和压力来控制执行元件的运动。
比例阀的原理是基于电磁力和液压力的相互作用,通过控制电磁线圈的电流来调节液压阀芯的位置,从而改变液压油的流通面积,实现对液压系统的精确控制。
在比例阀中,电磁线圈是起到控制作用的关键部件。
当电流通过电磁线圈时,会在线圈周围产生一个磁场,这个磁场会作用于阀芯上的铁芯,使阀芯产生位移。
阀芯的位移会改变阀口的开启面积,从而改变液压油的流通量。
通过控制电流的大小,可以精确地控制阀芯的位置,实现对液压流量的调节。
另外,比例阀还通过液压力来实现对阀芯的反馈控制。
当液压油的压力发生变化时,会对阀芯施加一个力,这个力会与电磁力相互作用,使阀芯产生位移,从而调节液压流量,保持系统的稳定工作状态。
总的来说,比例阀的原理是基于电磁力和液压力的相互作用,通过控制电磁线圈的电流和液压力的反馈来实现对液压系统的精确控制。
它在工业自动化控制系统中具有重要的应用价值,能够实现对液压执行元件的精确控制,提高系统的工作效率和稳定性。
除了电磁力和液压力的作用外,比例阀的原理还涉及到阀芯、阀座、阀体等结构部件的设计和制造工艺。
这些因素都会影响比例阀的性能和精度,因此在选择和应用比例阀时,需要综合考虑这些因素,确保比例阀能够满足系统的控制要求。
总之,比例阀的原理是基于电磁力和液压力的相互作用,通过控制电磁线圈的电流和液压力的反馈来实现对液压系统的精确控制。
它在工业自动化控制系统中具有重要的应用价值,能够提高系统的工作效率和稳定性。
比例阀工作原理
比例阀是一种流量调节装置,它可以通过改变其开度来调节介质的流量。
比例阀的工作原理是基于液压力的平衡原理,其内部通过调节节流口的开度来控制介质流量。
比例阀由阀体、阀芯、节流口和控制部件等组成。
阀芯和节流口是比例阀的核心部件,阀芯通过控制节流口的大小来调节流量。
控制部件可分为手动和自动两种类型,手动控制部件常用手轮、手柄等,自动控制部件则通常采用电磁阀、液压阀等。
比例阀的工作原理是基于液压力的平衡原理,当阀芯受到作用力时,阀芯通过移动来改变节流口的大小,从而调节流量。
当介质作用在节流口上时,会产生一定的液压力,阀芯会受到节流口液压力的反作用力,从而达到流量调节的目的。
比例阀的优点是可以调节介质的流量,从而满足不同的工况要求。
比例阀的调节精度高,响应速度快,可靠性高,使用寿命长,适用于多种工业领域。
比例阀的应用范围广泛,常用于液压系统、石油化工、冶金、机械、化工等行业。
在液压系统中,比例阀常用于控制液压缸的速度、位置和力度等参数。
在石油化工、冶金和化工等工业中,比例阀常用于控制流体的流量和压力,以及调节温度和浓度等参数,具有举足轻重的作用。
比例阀是一种重要的流量调节装置,其工作原理是基于液压力的平衡原理,通过调节节流口的大小来控制介质的流量。
比例阀具有精度高、响应速度快、可靠性高、使用寿命长等优点,适用于多种工业领域。