汽车柴油机解析
- 格式:ppt
- 大小:11.43 MB
- 文档页数:184
1内燃机车柴油机的发展概况1.1内燃机车的发展历史1897年,柴油机首次研制成功,而研制成功的国家为德国,为内燃机车的研制成功打下了很好的基础;1905年,第一台内燃机车研制成功,为电传动机车,而研制成功的国家为美国;经过十九年之后,干线内燃机车研制成功,并且研制的机车的每小时可以达到50千米。
而国内内燃机车的发展历史,可以分为三个阶段,第一个阶段,指的是1958年期间,我国对于内燃机车的首次制造,代表着我国开始首次接触内燃机车制造的行业。
第二个阶段,指的是在1964年,我国内燃机车的制造业得到了很大的发展,也开始大量的制造内燃机车。
第三个阶段,指的是2005年,我国内燃机车技术的发展,已经达到了世界较高的水平,主要表现在,蒸汽机车的下线,从而表明,对于内燃机车的大量使用。
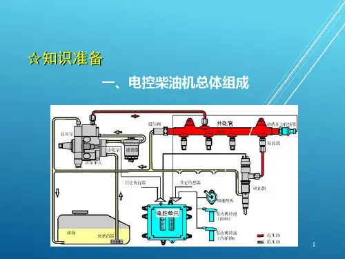
1.2内燃机车柴油机的基本组成在内燃机车的柴油机的部件当中可以分为两种部件,一种是固定部件,是实现柴油机基本功能的基础,包括柴油机体、气缸、主轴承等。
另一种部件可以称之为运动部件,是可以实现柴油机的能量转换功能的部件,包括活塞组、曲轴组、连杆组等。
以上两种部件构成内燃机车柴油机的基本部件,另外,内燃机车柴油机内部还包括很多的机械系统,主要可以概括为四种。
第一种为配气结构,是一种控制柴油机内部气体交换的结构,也可以称之为配气系统,因为这种结构还具有控制功能;第二种为柴油机的进排气系统,主要是控制柴油机内的气体排放和吸收,使得柴油机的气缸可以及时的吸收新鲜空气、排出产生的废气;第三种为润滑系统,对于内燃机车的轴承运转起到润滑作用,由油泵、机油滤清器、相关管道构成;第四种为燃油系统,不仅可以为柴油机提供燃油,还可以对燃油起到清洁的作用。
内燃机车燃油机的构成十分复杂,不仅包括以上所列举的系统和部件,还包括其他的系统,所以对于内燃机车柴油机故障从处理也十分复杂。
2常见故障柴油机是内燃机运行过程中的关键,在促进平稳运行的过程中发挥着举足轻重的作用。
柴油发动机的常见故障及维修解析摘要:本文介绍了柴油发动机的常见故障及其维修方法。
首先分析了柴油发动机发生故障的成因,然后详细讨论了柴油发动机的常见故障,包括发动机启动困难、烧瓦现象、冒黑烟和异响等。
针对这些问题,提出了对症下药的解决方法,包括充分考虑高压泵问题、科学控制柴油发动机温度和避免使用质量低的柴油。
最后,介绍了柴油发动机的保养方式,以帮助读者更好地维护柴油发动机。
关键词:柴油发动机;故障;维修;保养引言:柴油发动机因其高效、经济、耐用等特点,被广泛应用于汽车、船舶、发电机组等领域。
然而,在长期使用过程中,柴油发动机也会遇到一些故障问题,严重影响其性能和寿命。
本文旨在总结柴油发动机的常见故障及其维修方法,以提供给读者参考。
一、柴油发动机发生故障问题的成因柴油发动机是一种高效、经济、耐用的发动机,但长时间使用后可能会出现各种故障。
这些故障的原因主要有四个方面。
首先是燃油问题,例如燃油质量差、燃油过滤器堵塞等。
这些问题会导致高压泵、喷油嘴、燃油泵等部件损坏或堵塞。
其次是机械问题,柴油发动机由众多部件组成,如缸体、活塞、曲轴、连杆、气门等,这些部件的磨损、松动、损坏等问题都可能引发发动机故障。
第三是电子问题,现代柴油发动机采用了大量的电子控制系统,如电控高压油泵、电控喷油嘴等,电控系统出现故障,会导致发动机启动困难、功率下降、燃油消耗增加等问题。
最后是环境问题,如高温、低温、高海拔、高湿度等,这些都会对柴油发动机的正常运行造成影响。
因此,在使用柴油发动机时,我们需要注意燃油质量、机械部件的维护保养、电控系统的检查维修,以及合理的环境适应措施。
二、柴油发动机常见故障(一)发动机启动困难柴油发动机启动困难是一个比较常见的故障,它可能由多种原因引起,例如电池电量不足、高压油路泄漏、高压油泵压力不够、喷油嘴堵塞等。
在发动机启动前,我们需要先检查电池电量是否充足,如果电池电量不足,发动机无法启动,可以通过充电或更换电池解决。
中考一轮复习知识点梳理与针对性分层训练
压缩汽油和空气的燃料燃烧,化学能转化为内
汽油机柴油机
汽缸顶部有火花塞喷油嘴
压缩冲程末,喷油嘴向汽缸内喷出柴油,遇
正在排气,气缸==
===
=可知,
=可得,该
=可知消耗
=可得,燃气对活塞的平均压力:
===
=×100%=×100%
汽车制动时,由于摩擦,动能转化成了轮胎、地面和空气的内能,这些消耗的能量不能
、装置在运动的过程中,小球的高度会发生变化,重力势能发生改变,速度发生变化,
在晚上,蓄电池给路灯供电,是将化学能转化成电能,再转化为光能使用。
故选项中只
、在做功冲程,汽油机的点火方式叫点燃式,柴油机的点火方式叫压燃式,故
化方式是通过做功的方式使机械能转化为内能;内燃机的压缩冲程中,机械能转化为内===
=
=
===
===
==
=得,
=×100%=×100%
=算出汽油的质量为:
=×100%=×100%
=知柴油机输出的有用功为:
=得燃料完全燃烧放出的热量为:===
===
===
===
=,=可知汽车行驶的路程为:90 km/h×h
=可得汽油机在此过程做的有用功为:
=×100%=≈35.6%
轮胎与地面总接触面积为
=可
=m/s
======
==×100%≈32.6%
===。
柴油机发电机逆变器打鱼原理-概述说明以及解释1.引言1.1 概述柴油机、发电机和逆变器是现代工业生产和日常生活中常见的设备。
柴油机主要通过燃烧柴油来产生动力,驱动各种机械设备工作;而发电机则是将燃烧柴油产生的机械能转化为电能,为我们的生活和工作提供可靠的电力供应。
而逆变器则是将直流电转化为交流电的装置,广泛应用于电网光伏系统、家庭电器等领域。
本文将深入探讨柴油机、发电机和逆变器的工作原理,以及探讨它们在打鱼原理中的应用和意义。
通过详细分析它们的工作原理,我们可以更好地理解它们的性能特点和使用方式,进而提高设备的效率和稳定性。
在本文的正文部分,我们将从柴油机的工作原理开始,阐述其基本构造和燃烧过程,解释柴油机如何将燃油的化学能转化为机械能。
接着,我们将介绍发电机的工作原理,包括其基本结构和磁场产生机制,以及电磁感应原理的运用。
最后,我们将重点探讨逆变器的工作原理,介绍其构造和工作方式,以及如何将直流电转化为交流电。
在结论部分,我们将总结柴油机、发电机和逆变器的工作原理,指出它们在能源转换和应用中的重要性和价值。
同时,我们将探讨打鱼原理中这些设备的应用,分析其作用和意义,为读者提供关于能源转换技术的有益信息和启示。
通过本文的阅读,读者将对柴油机、发电机和逆变器的工作原理有更加深入的认识,增加对能源转换技术的了解。
同时,我们希望本文能够激发读者对于能源领域的思考,进而推动能源技术的创新和发展。
1.2 文章结构文章结构部分的内容如下所示:文章结构部分主要是为了给读者提供一个清晰的了解整篇文章的纲要和组织结构。
通过对文章结构的明确说明,读者可以更好地掌握文章的主要内容和逻辑思路。
本文的结构共分为引言、正文和结论三个部分。
引言部分是文章的开端,旨在介绍论文的背景和重要性,并对本文的目的和内容进行概述。
通过引言,读者可以对本文的主题和研究范围有一个初步了解。
正文部分是本文的核心内容,主要介绍柴油机、发电机和逆变器的工作原理。
前言:前言:本文主要介绍的是关于《汽车小型柴油机参数》的文章,文章是由本店铺通过查阅资料,经过精心整理撰写而成。
文章的内容不一定符合大家的期望需求,还请各位根据自己的需求进行下载。
本文档下载后可以根据自己的实际情况进行任意改写,从而已达到各位的需求。
愿本篇《汽车小型柴油机参数》能真实确切的帮助各位。
本店铺将会继续努力、改进、创新,给大家提供更加优质符合大家需求的文档。
感谢支持!正文:就一般而言我们的汽车小型柴油机参数具有以下内容:汽车小型柴油机参数详解在汽车工业中,柴油发动机因其高效、耐用和经济性等优点而备受欢迎。
其中,小型柴油机作为汽车动力的重要组成部分,其参数对汽车性能的影响不容忽视。
本文将对汽车小型柴油机的参数进行详细解读,以便读者更好地了解这一关键部件。
一、功率功率是小型柴油机最重要的参数之一,它反映了柴油机将燃料能转化为机械能的能力,同时也决定了汽车的输出能力。
一般来说,小型柴油机的功率在5-30kW之间,具体数值取决于车型和用途。
例如,用于农业机械、园林机械和轻型货车等的小型柴油机,其功率通常较低,而用于大型货车和客车等的高性能小型柴油机,其功率则相对较高。
二、转速转速是小型柴油机另一个重要参数,它指的是柴油机每分钟转动的圈数。
柴油机的转速通常在1500-3600 rpm之间,不同转速下的柴油机性能有所不同。
低转速柴油机输出扭矩大,适合于高负载工作,如重载货车和工程机械等;而高转速柴油机输出功率大,适合于轻负载工作,如乘用车和轻型货车等。
三、燃油消耗率燃油消耗率是评价柴油机经济性能的重要指标之一,它表示单位时间内柴油机消耗的燃油量与输出功率之比。
一般来说,柴油机的燃油消耗率较低,这也是其相对于汽油机的一大优势。
小型柴油机的燃油消耗率通常在170-220克/马力小时之间,具体数值取决于柴油机的设计、制造和使用条件等因素。
四、排放标准随着环保意识的提高和环保法规的日益严格,柴油机的排放标准也变得越来越重要。
柴油车工作原理
柴油车的工作原理主要是通过燃烧气缸内的柴油来产生动能。
这一过程涉及到曲柄连杆机构和曲轴的往复圆周运动,从而输出动力。
具体来说,柴油车使用的是四冲程柴油发动机,这种发动机的工作过程由四个主要行程组成:进气、压缩、做功和排气。
1. 进气行程:活塞被曲轴带动,从上止点向下止点移动。
在这个过程中,进气门打开,排气门关闭。
随着活塞向下移动,活塞上方的容积增大,气缸内的气体压力下降,形成一定的真空度。
由于进气门已经打开,气缸与进气管相连通,因此新鲜空气被吸入气缸。
当活塞移动到下止点时,气缸内充满了新鲜空气。
2. 压缩行程:活塞从下止点移动到上止点,进排气门都关闭。
在这个过程中,气缸内的空气被压缩,温度和压力都升高,为接下来的燃烧过程做好准备。
3. 做功行程(燃烧行程):当活塞接近上止点时,喷油器将柴油喷入气缸,柴油在高温高压下迅速燃烧,产生大量热能,推动活塞向下移动。
这个过程中,热能转化为机械能,带动曲柄连杆机构运动,进而驱动曲轴做往复的圆周运动,输出动力。
4. 排气行程:活塞再次从下止点向上止点移动,进气门关闭,排气门打开。
在这个过程中,燃烧产生的废气被排出气缸,为下一个进气行程做好准备。
这四个行程周而复始地进行,从而实现了柴油车的连续运转。
1。