液压泵的性能参数 齿轮泵
- 格式:ppt
- 大小:4.00 MB
- 文档页数:26
性能参数:型号理论排量(mL/r) 压力(MPa) 转速(r/min) 输入功率(KW)重量(kg) 额定最高额定最高最低CBK1004 4.25 10、16、20、25 28 3500 4000 1400 6.9 3.6CBK1006 6.4 10、16、20、25 28 3500 4000 1400 10.3 3.65CBK1008 8.1 10、16、20、25 28 3500 4000 1400 13.1 3.77CBK1010 10 10、16、20、25 28 3000 3500 1200 13.8 3.88CBK1012 12.6 10、16、20、25 28 3000 3500 1200 17.5 3.99CBK1016 15.9 10、16、20、25 28 2000 3000 1000 14.7 4.14CBK1020 19.9 10、16、20 25 2000 3000 1000 14.7 4.34CBK1025 25 10、16 20 2000 2500 800 14.8 4.67 工作油液(mm2/s) 过滤精度(μm)工作油温(℃) 容积效率(%)20~43 液压油≤25-20~+80 ≥90CBK系列高压齿轮泵用途与特征:CBK系列齿轮泵属于高压齿轮泵,是液压系统中的液压动力元件。
它采用了承载能力高的DU轴承、高强度铝合金壳体结构。
具有压力高、转速范围大、排量规格多、体积小、重量轻、工作可靠、维修方便、寿命长等特点。
作为动力源广泛用于工程机械、起重运输机械和矿山机械等液压系统中。
CBK系列齿轮泵可组成双联、多联泵。
型号说明:性能参数:型号理论排量(mL/r)压力(MPa) 转速(r/min) 输入功率(KW)重量(kg) 额定最高额定最高最低CBK1004 4.25 10、16、20、25 28 3500 4000 1400 6.9 3.6 CBK1006 6.4 10、16、20、25 28 3500 4000 1400 10.3 3.65 CBK1008 8.1 10、16、20、25 28 3500 4000 1400 13.1 3.77 CBK1010 10 10、16、20、25 28 3000 3500 1200 13.8 3.88 CBK1012 12.6 10、16、20、25 28 3000 3500 1200 17.5 3.99 CBK1016 15.9 10、16、20、25 28 2000 3000 1000 14.7 4.14 CBK1020 19.9 10、16、20 25 2000 3000 1000 14.7 4.34 CBK1025 25 10、16 20 2000 2500 800 14.8 4.67 工作油液(mm2/s) 过滤精度(μm)工作油温(℃)容积效率(%)20~43 液压油≤25-20~+80 ≥90注:1.由上述单泵可组成三十六个规格的双联泵,具体型号参照双联泵外形安装连接尺寸附表。
液压传动课程设计液压泵型号参数手册一、概述随着工程技术的不断发展,液压传动技术在工业生产和机械领域中得到了广泛应用。
液压泵是液压传动系统中的重要组成部分,其型号参数对于系统的运行和性能起着至关重要的作用。
本手册旨在对液压泵型号参数进行详细的介绍和说明,为液压传动课程设计提供参考资料。
二、液压泵的概述1. 液压泵的定义液压泵是将机械能转换为液体动能的装置,它能够吸入液体并将液体加压后输出,为液压系统提供动力。
2. 液压泵的分类液压泵根据其工作原理和结构形式的不同可以分为柱塞泵、齿轮泵、涡轮泵等多种类型。
三、液压泵型号参数手册1. 柱塞泵型号参数柱塞泵是一种常用的液压泵,其型号参数包括排量、工作压力、转速等。
在选择柱塞泵型号时,需根据具体的液压系统要求和工作条件进行综合考虑。
2. 齿轮泵型号参数齿轮泵是另一种常见的液压泵,其型号参数主要包括齿轮数、流量、压力等。
齿轮泵的性能直接影响着液压系统的稳定性和可靠性。
3. 涡轮泵型号参数涡轮泵是一种高速涡轮式泵,其型号参数需要特别关注其出口压力和效率等指标。
在设计涡轮泵应用时,需充分考虑系统的流量需求和工作环境条件。
四、液压泵性能测试为了确保液压泵的正常工作和稳定性能,需要进行液压泵性能测试。
测试内容主要包括流量测试、压力测试、效率测试等,测试结果将直接影响着液压系统的性能和可靠性。
五、液压泵的选型和应用在液压传动系统设计中,正确的液压泵选型非常重要。
合理的选型可以有效提高系统的工作效率和降低能耗,同时也能保证系统的安全稳定运行。
根据液压系统的流量需求、工作压力和工作环境条件等因素进行综合考虑,选择适合的液压泵型号。
六、结语液压泵作为液压传动系统中的重要组成部分,其型号参数对于系统的运行和性能至关重要。
本手册对液压泵型号参数进行了详细的介绍和说明,希望能够为液压传动课程设计和实际应用提供帮助和参考。
在今后的工程实践中,需要根据具体情况选择合适的液压泵型号,并进行严格的性能测试,以确保系统的安全稳定运行。
液压齿轮泵参数液压齿轮泵是一种常用的液压传动装置,广泛应用于工业领域。
液压齿轮泵的参数对其性能和工作效果有着重要影响。
本文将详细介绍液压齿轮泵的参数及其作用。
一、排量液压齿轮泵的排量是指单位时间内泵所排出的液体体积。
排量的大小决定了液压齿轮泵的工作效率和工作能力。
一般而言,排量越大,液压齿轮泵的工作能力越强。
排量的单位通常为毫升/转或升/分钟。
二、压力液压齿轮泵的压力是指泵所能承受的最大工作压力。
压力的大小对液压齿轮泵的工作稳定性和安全性具有重要影响。
当液压系统需要较大的工作压力时,需要选择承受较高压力的液压齿轮泵。
三、转速液压齿轮泵的转速是指泵的转动速度,通常以转/分钟表示。
转速的大小决定了液压齿轮泵的工作效率和输送能力。
一般而言,转速越高,液压齿轮泵的工作效率越高,但同时也会增加摩擦和磨损。
四、效率液压齿轮泵的效率是指泵的输出功率与输入功率之间的比值。
效率的大小反映了液压齿轮泵的能量转换效率。
高效率的液压齿轮泵能够更有效地转换输入的机械能为液压能,提高系统的工作效率。
五、噪音液压齿轮泵的噪音是指泵在工作时产生的声音。
噪音的大小对液压系统的使用环境和工作效果有一定影响。
一般而言,噪音越小,液压齿轮泵的工作效果越好。
六、温升液压齿轮泵在工作过程中会产生一定的热量,导致温度升高。
温升的大小对液压系统的工作稳定性和寿命有一定影响。
一般而言,温升越小,液压齿轮泵的工作效果越好。
以上就是液压齿轮泵的几个重要参数及其作用。
了解这些参数对于正确选择和使用液压齿轮泵具有重要意义。
在实际应用中,需要综合考虑液压齿轮泵的参数,选择合适的型号和规格,以满足具体的工作要求。
同时,还需要对液压齿轮泵进行定期维护和保养,以确保其正常工作和延长使用寿命。
液压齿轮泵是现代工业中不可或缺的液压传动装置,它的参数对于系统的工作效果和稳定性具有重要影响。
只有充分了解和掌握液压齿轮泵的参数,才能更好地选择和使用液压齿轮泵,提高工作效率和经济效益。
液压泵的技术参数液压泵是一种将机械能转换为液压能的装置,广泛应用于工程机械、冶金设备、船舶和航空等领域。
下面将详细介绍液压泵的技术参数。
一、泵的流量和压力:1. 流量(Q):液压泵的流量是指单位时间内流过泵的液体体积。
常用单位是升/分钟(L/min)或立方米/小时(m³/h)。
流量大小一般由液压系统需求来决定。
2. 压力(P):液压泵的压力是指液体在泵内产生的压力,常用单位是帕斯卡(Pa)或巴(bar)。
压力大小一般由液压系统工作需求来决定。
二、泵的效率:1.体积效率(ηv):液压泵的体积效率是指在单位时间内泵所输送的液体体积与泵实际容积的百分比。
2.机械效率(ηm):液压泵的机械效率是指在单位时间内输入的机械功与输出的液压功的百分比。
3.总效率(ηt):液压泵的总效率是指在单位时间内输入的机械功与输出的液压功的百分比。
三、泵的转速:1.泵的额定转速(n):液压泵的额定转速是指泵在正常工作状态下所需的转速。
2. 泵的最大转速(nmax):液压泵的最大转速是指泵能够承受的最大旋转速度。
四、泵的功率:1. 输入功率(Pinput):液压泵的输入功率是指泵所需的输入机械功,一般以千瓦(kW)作为单位。
2. 输出功率(Poutput):液压泵的输出功率是指泵输出的液压功,一般以千瓦(kW)作为单位。
五、泵的结构和尺寸:1.泵的类型:液压泵可以分为往复式泵和旋转式泵两种类型,其中往复式泵包括柱塞泵、活塞泵,旋转式泵包括齿轮泵、叶片泵等。
2.泵的尺寸:液压泵的尺寸包括进口和出口的直径、高度、宽度等参数。
这些尺寸一般由具体的使用要求和设备设计而来。
六、泵的材料和工作温度:1.泵的材料:液压泵一般由金属材料制成,如铸铁、钢、铝等。
材料的选择需要根据液压系统的要求和工作环境来决定。
2.泵的工作温度:液压泵的工作温度是指泵在正常工作状态下所需承受的温度范围。
这个参数一般由材料的热稳定性和液压液的工作温度来确定。
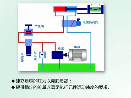
液压泵液压缸液压马达的型及参数以及精选文档TTMS system office room 【TTMS16H-TTMS2A-TTMS8Q8-液压、气动一、液压传动1、理解:液压传动是以流体为工作介质进行能量传递的传动方式。
2、组成原件1、把机械能变换为液体(主要是油)能量(主要是压力能)的液压泵2 、调节、控制压力能的液压控制阀3、把压力能转换为机械能的液压执行器(液压马达、液压缸、液压摆动马达)4 、传递压力能和液体本身调整所必需的液压辅件液压系统的形式3、部分元件规格及参数(1)液压泵液压泵是液压系统的动力元件,是靠发动机或电动机驱动,从液压油箱中吸入油液,形成压力油排出,送到执行元件的一种元件。
分类:齿轮泵:体积较小,结构较简单,对油的清洁度要求不严,价格较便宜;但泵轴受不平衡力,磨损严重,泄漏较大。
叶片泵:分为双作用叶片泵和单作用叶片泵。
这种泵流量均匀、运转平稳、噪音小、作压力和容积效率比齿轮泵高、结构比齿轮泵复杂。
柱塞泵:容积效率高、泄漏小、可在高压下工作、大多用於大功率液压系统;但结构复杂,材料和加工精度要求高、价格贵、对油的清洁度要求高。
一般在齿轮泵和叶片泵不能满足要求时才用柱塞泵。
还有一些其他形式的液压泵,如螺杆泵等,但应用不如上述3种普遍。
适用工况和应用举例【KCB/2CY型齿轮油泵】工作原理:2CY、KCB齿轮式输油泵在泵体中装有一对回转齿轮,一个主动,一个被动,依靠两齿轮的相互啮合,把泵内的整个工作腔分两个独立的部分。
A为入吸腔,B为排出腔。
泵运转时主动齿轮带动被动齿轮旋转,当齿化从啮合到脱开时在吸入侧(A)就形成局部真空,液体被吸入。
被吸入的液体充满齿轮的各个齿谷而带到排出侧(B),齿轮进入啮合时液体被挤出,形成高压液体并经泵的排出口排出泵外。
KCB/2Y型齿轮油泵型号参数和安装尺寸如下:【KCB/2CY型齿轮油泵】性能参数:【KCB/2CY型齿轮油泵】安装尺寸图:KCB18.3~83.3与2CY1.1~5安装尺寸图KCB200~960与2CY8~150安装尺寸图双联叶片泵型号参数:双联叶片泵(两个单级泵并联组成,有多种规格)型号识别说明液压泵的主要技术参数和计算公式(2)液压马达:是把液体的压力能转换为机械能的装置分类:1、按照额定转速选择:分为高度和低速两大类,高速液压马达的基本形式有齿轮式、螺杆式、叶片式和轴向柱塞式等,高速液压马达主要具有转速较高,转动惯性小,便于启动和制动,调速和换向的灵敏度高。
齿轮泵的性能参数和评价方法齿轮泵作为一种常见的液压泵,被广泛应用于工业领域。
了解齿轮泵的性能参数以及评价方法对于正确选择和使用齿轮泵具有重要意义。
本文将重点介绍齿轮泵的性能参数和评价方法。
齿轮泵的性能参数包括流量、压力、效率、噪音和泄漏等指标。
首先是流量,它是齿轮泵输送液体的能力,通常以每分钟流量来表示,单位是升/分钟(L/min)。
流量与齿轮泵的转速和容积有关,通常通过实验测量得到。
其次是压力,齿轮泵能够产生的最大工作压力取决于泵的结构和设计,通常以巴(bar)作为单位。
齿轮泵的最大工作压力需要根据具体应用进行选择,以确保齿轮泵能够满足工作场景的要求。
效率是齿轮泵的重要性能指标之一,它表示泵转动时输送流体的实际功率和输入功率的比值。
齿轮泵效率一般在70%至90%之间,高效率的泵能够减少能源消耗和热量损失。
噪音是齿轮泵另一个需要评估的指标,它直接影响齿轮泵的工作环境和人员的健康。
齿轮泵的噪音可以通过声功率级(Lw)来表示,常见的单位是分贝(dB)。
通常,低噪音的齿轮泵更受欢迎,尤其是在噪音敏感的工作环境中。
另外一个重要参数是泄漏,齿轮泵的泄漏主要指由于齿轮间隙、密封不良等原因导致的内泄漏和外泄漏。
内泄漏是在泵内部液体在高压油道和低压油道之间泄露,而外泄漏是指从泵体内部泄露到外部的液体。
严重的泄漏会导致齿轮泵效率下降,甚至损坏泵的工作部件。
评价齿轮泵性能的方法主要包括实验法和计算模拟法。
实验法是通过实际的试验来测量齿轮泵的性能参数,例如流量、压力、效率和噪音。
这种方法具有直观性和可靠性,但需要专业设备和实验环境。
计算模拟法是通过数学模型和计算机仿真来评估齿轮泵的性能。
这种方法可以快速预测齿轮泵在不同工况下的性能,节省时间和成本。
计算模拟方法还可以用于优化设计和改进齿轮泵的性能。
除了性能参数和评价方法,齿轮泵的设计和材料选择也对性能至关重要。
齿轮泵的设计需要考虑齿轮的啮合精度、密封结构和泵体刚度等因素。
齿轮泵型号及参数引言:齿轮泵是一种常见的液压泵,它通过齿轮之间的啮合来产生流体的加压。
齿轮泵可用于各种工业领域,广泛应用于液压系统、润滑系统、注油系统等。
为了选择适合特定应用的齿轮泵,我们需要了解不同型号和相关参数。
一、齿轮泵的基本工作原理:齿轮泵由两个相互啮合的齿轮组成,通常是一个驱动齿轮和一个从动齿轮。
驱动齿轮通过旋转驱动从动齿轮,从而将液体从泵的吸入口吸入,并通过压力油路将液体推送到排液口。
在齿轮之间形成的密封空间中,液体被压缩和推送,从而实现液体的加压传送。
二、齿轮泵的常见型号:1. 外啮合式齿轮泵:外啮合式齿轮泵也称为外齿轮泵,其齿轮直径相对较大,通常用于较大流量和较低压力的应用。
外齿轮泵结构简单,具有体积小、噪音低的优点。
它适用于一般液体的输送,如水、润滑油等。
2. 内啮合式齿轮泵:内啮合式齿轮泵也称为内齿轮泵,其齿轮直径相对较小,通常用于较小流量和较高压力的应用。
内齿轮泵结构更加复杂,但具有更高的工作效率和更好的自吸能力。
它适用于高压液体的输送,如液压油、燃油等。
三、齿轮泵的参数:1. 流量:流量是指单位时间内通过齿轮泵的液体体积。
在选择齿轮泵时,需要根据实际应用需求确定所需流量。
通常以升/分钟(L/min)或立方米/小时(m³/h)为单位进行表示。
2. 压力:压力是指液体在齿轮泵内的加压程度。
在选择齿轮泵时,需要根据系统的工作压力确定所需泵的最大压力。
通常以兆帕(MPa)或巴(bar)为单位进行表示。
3. 转速:转速是指齿轮泵主动齿轮的旋转速度。
在选择齿轮泵时,需要根据系统的要求和液体性质确定所需的泵转速。
通常以转/分钟(rpm)为单位进行表示。
4. 温度:温度是指液体在齿轮泵内的工作温度范围。
齿轮泵通常能够适应一定范围的温度变化,但在选择时需要确保所选泵能够在实际工作条件下正常运行。
5. 材料:材料是指齿轮泵的主要构成材料。
常见的材料包括铸铁、铝合金、不锈钢等。
在选择齿轮泵时,需要根据液体属性和工作环境选择合适的材料,以确保泵具有良好的耐腐蚀性和耐磨性。
液压齿轮泵参数详解:如何选择最适合的泵液压齿轮泵是工业生产中常见的一种泵,其主要作用是将液体从
一个地方输送到另一处。
泵的性能直接影响到生产效率,因此正确选
择最适合的液压齿轮泵至关重要。
本文将从参数入手,介绍如何选择
液压齿轮泵。
1. 流量:流量是指在单位时间内泵所能输送的液体量,通常单位
为升/分钟(L/min)。
根据具体需求,选择合适的流量可以保证生产
效率。
2. 压力:压力是指泵所能产生的压力,其单位为巴(bar)。
通
常情况下,液压齿轮泵的压力为20-250bar,选择时需要根据具体工作场景进行选择。
3. 转速:液压齿轮泵的转速即为泵轴转速,通常单位为转/分钟
(r/min)。
不同转速下,泵的性能也有所差异,因此需要根据具体需
求进行选择。
4. 接口类型:液压齿轮泵的接口类型有多种,包括SAE、ISO等。
选择时需要根据具体工作场景进行选择,以保证连接紧密、无泄漏。
5. 匹配性:液压齿轮泵的匹配性非常重要,即泵与液体的匹配程度,也可以理解为泵的适应性。
通常需要根据介质的粘度、硬度、温
度等特性来选择合适的泵型。
总之,液压齿轮泵的参数选择需要根据具体需求而定,综合考虑各项因素才能选择到最合适的泵型。
top齿轮泵参数
齿轮泵是一种常见的液压元件,用于将液体从低压区输送到高压区。
以下是齿轮泵的一些重要参数:
压力范围:齿轮泵的压力范围取决于其设计和用途。
一般而言,齿轮泵的压力范围在100至1000巴(bar)之间。
然而,高压齿轮泵的压力可高达4000巴(bar)以上。
排量:排量是齿轮泵每转一圈所输送的液体体积。
排量通常以毫升(ml)或立方厘米(cm³)为单位。
根据应用需求,齿轮泵的排量会有所不同。
转速:齿轮泵的使用转速下限通常为300~500r/min,这取决于泵的型号和设计。
效率:各种结构形式的齿轮泵的效率特性曲线会有所不同。
主要结构参数:齿轮泵的主要结构参数有齿轮的齿宽B、齿轮模数m和齿数z等。
这些参数直接影响泵的效率和噪音。
材质:齿轮泵的材质根据应用需求而定,常见的有铸铁和不锈钢等。
电机功率:根据泵的排量、压力和转速等参数,可以选择合适的电机功率来驱动齿轮泵。
密封选择:齿轮泵的密封选择应根据使用环境和介质等参数而定,常用的密封材料有填料和机械密封等。
需要注意的是,以上参数只是一些常见的齿轮泵参数,具体的参数值需要根据具体的应用需求和型号来确定。
因此,在选择和使用齿轮泵时,应仔细了解其参数和特性,以确保其能够满足实际需求并保证运行效果。
不同型号液压泵性能比较分析一、引言液压泵是液压系统中的核心元素之一,主要用于将机械能转换为液压能,推动油液在液压系统中工作。
液压泵不同于其他泵,它需要承受高压和高温的工作环境,不同型号的液压泵在设计和性能上存在巨大差异。
为了更好的选择液压泵,本文将对不同型号液压泵的性能进行比较分析。
二、液压泵类型及其工作原理液压泵根据其不同的工作原理和结构可以分为齿轮泵、齿轮泵、叶片泵、滑环泵、液压柱塞泵和液压齿轮泵等。
其中常用的泵型有齿轮泵和柱塞泵。
1. 齿轮泵齿轮泵是最简单、效率最高和价格最便宜的液压泵之一,可广泛应用于各种液压系统。
齿轮泵由外齿轮和内齿轮组成,油液从泵进口侧侵入,当齿轮旋转时,由于齿轮的齿间隙和齿形的交错,泵内的油液被挤压到输出口,形成稳定的压力并流出泵体。
2. 柱塞泵柱塞泵由泵体、节流器、柱塞、弹簧圈和输出管组成。
它通过柱塞来沿轴向压缩油液,对油液施加压力。
当其工作时,柱塞负责在柱塞泵的缸体与油缸之间的活塞上压榨液体,压缩性强,输出流量大。
三、不同型号液压泵性能比较分析选择液压泵的性能因素主要包括压力、流量、效率、噪音、寿命和维护成本等方面,下面将逐一分析不同型号液压泵的性能优缺点。
1. 齿轮泵与柱塞泵比较齿轮泵本身结构简单、制造成本低廉、使用寿命长,输出流量稳定,但是其会有些许泄漏,不能满足高压(大于70MPa)和高精度应用场合。
而柱塞泵则主要用于高精度和高压场合。
它的冲出轴承和滑动轴承能够很好地抵抗侧向力,不会出现轴向运动。
该泵能够保证高精度,但是成本较高,噪音和震动不佳,对油液过滤及保养等维护要求也很高。
2. 不同型号齿轮泵比较齿轮泵还可以根据其结构的不同分为内齿轮泵和外齿轮泵。
内齿轮泵的主要特点是结构简单,易于维修,但由于其内部有齿隙,造成压力和精度的稳定性较差。
外齿轮泵的优点是结构简单、易于制造和维修。
但由于其外齿轮要在泵体内壁上与进油管道错位,增加了泵的摩擦和磨损。
因此,我们应根据具体使用情况来选择合适的齿轮泵型号,齿轮泵稳定性要求不高的场合可选用内齿轮泵,需要高度稳定性的场合则应选用外齿轮泵。
CBB系列低压齿轮油泵参数及规格低压齿轮油泵是一种常用的液压设备,具有结构简单、体积小、重量轻、输出流量大等特点。
CBB系列低压齿轮油泵作为一款经典型号,其参数和规格如下:型号:CBB系列低压齿轮油泵工作压力:0-16MPa流量范围:0-100L/min转速范围:500-3000 rpm油箱容量:1.5-12L电机功率:0.37-3.0kW电源电压:220V/380V噪音水平:≤75dB工作温度:-20°C~60°CCBB系列低压齿轮油泵的主要结构由泵体、传动轴、前后端盖、齿轮、油封等组成。
泵体采用高强度铁铸造或铸钢制作,具有优良的抗压能力和抗磨损性能。
传动轴为优质合金钢材料制作,经过精密加工和热处理,具有良好的强度和耐磨性。
前后端盖采用铝合金材料制作,重量轻且具有良好的密封性。
齿轮为高硬度合金材料制作,经过精密研磨和热处理,具有良好的耐磨性和噪音低等特点。
油封采用高质量的橡胶材料,具有良好的密封性能。
1.结构紧凑,体积小,重量轻,易于安装和维护。
2.输出流量大,工作效率高,节能环保。
3.噪音低,运行平稳,使用寿命长。
4.适用于多种工况,可以在恶劣的环境下正常工作。
5.可根据客户需求进行定制,满足各种特殊要求。
CBB系列低压齿轮油泵广泛应用于冶金、矿山、船舶、建筑机械、农机等行业的液压系统,主要用于润滑、传动和控制液压油的输送。
通过与液压马达、液压阀等设备配合使用,形成一个完整的液压系统,实现各种工作机构的动力传递和控制。
总结:CBB系列低压齿轮油泵具有结构简单、工作可靠、体积小、流量大等特点,在液压系统中得到广泛应用。
其参数和规格的丰富选择,使其适应各类工况和需求。
齿轮泵轴功率的计算公式:流量乘以压力除以 3.6(常数)再除以泵的效率=轴功率
轴功率x1.1(常数)=电机功率的选择
CB系列齿轮油泵是一种容积式内啮合齿轮泵,其内齿轮为圆弧齿形,外齿轮为短幅外摆线的新型齿轮泵。
该泵结构简单、噪声低、输油平稳、自吸性能好、工作可靠、使用寿命长。
广泛使用于机床低压液压传动系统和大型机械设备中稀油站的供油和冷却系统以及各种机械设备的润滑系统。
性能参数:
KCB系列齿轮泵适用于输送温度不高于150℃、粘度不大于1500cst各种有润滑性及性质类似的液体。
该泵齿轮全部使用硬齿面制造,并设有安全阀,对电机起过载保护作用。
性能参数:
KCB18.3-83.3型泵的外型及安装尺寸
配带Y系列普通电机
配带防爆电机
配带船用电机。
高压齿轮泵的基本性能参数
高压齿轮泵(或液压马达)在使用中常用的基本性能参数有:工作压力P、P(量纲为Pa,或10_5bar),流量Q(1/rain),排量q(ml/r),功率N(kw),转矩(N·m),转速n(nad/s;rpm 或r/min)以及效率才等。
对于高压齿轮泵,其输入能量的形式是转矩与转速的乘积(即M·∞),输出能量的形式是油压力与流量的乘积(1lp P Q);对于液压马达,则正好相反。
当高压齿轮泵或液压马达在其能量转换过程中,如若没有能量的损耗,则它们的功率表达式将为N=M·∞或N=p Q。
工作压力
高压齿轮泵的工作压力是指它的输出压力。
即油液为了克服阻力(包括管道阻力,运动件的摩擦阻力和外加负载等)所必须建立起来的压力。
阻力增大,则压力升高I反之,压力降低。
这就是说高压齿轮泵的工作压力决定于外加负载的大小。
在高压齿轮泵的说明书中,一般对压力有两种规定,即:额定压力和最高压力。
额定压力是指在保证泵的容积效率、使用寿命和额定转速的前题下,泵连续运转时所允许使用的最大的压力,超过此值就是过载。
最高压力是指泵在短时间内超载所允许的极限压力,主要由密封性能和零件强度决定。
额定压力和最高压力都不是泵实际工作时的压力,注意切勿混淆。
由于液压系统的用途不同,其所需油压各不一样,常将压力分为五个等级,即低压(小于25 bar)、中压(25一80 bar)、中高压(80-160 bar)、高压(160~320 bar)和超高压(大于39bar)。
东莞巨丰液压制造有限公司。
液压泵液压缸液压马达的型号及参数以及液压泵、液压缸和液压马达是液压系统中常见的关键组件,下面将介绍它们的型号、参数及特点。
一、液压泵:液压泵是液压系统中的动力源,负责将机械能转换为液压能。
常见的液压泵有齿轮泵、叶片泵、柱塞泵和螺杆泵等。
1. 齿轮泵(Gear Pump):齿轮泵是一种常用的液压泵,由一对啮合的齿轮构成,可以将液体吸入泵腔并从高压端排出。
其主要参数包括:- 流量:通常以升/分钟(L/min)为单位来表示。
- 压力:通常以巴(bar)为单位来表示。
2. 叶片泵(Vane Pump):叶片泵是一种较为常见的液压泵,由旋转的叶片和固定的内、外套筒构成。
通过叶片的离心力和压力差,在泵腔内产生液压吸力和压力作用。
其主要参数包括:- 流量:通常以升/分钟(L/min)为单位来表示。
- 压力:通常以巴(bar)为单位来表示。
3. 柱塞泵(Plunger Pump):柱塞泵是一种高压液压泵,由柱塞、缸体和凸轮机构构成。
通过柱塞的运动,油液在缸体内产生高压,从而产生液压能。
其主要参数包括:- 流量:通常以升/分钟(L/min)为单位来表示。
- 压力:通常以巴(bar)为单位来表示。
4. 螺杆泵(Screw Pump):螺杆泵是一种容积式液压泵,由转动的螺杆和相应的外壳构成。
通过螺杆的转动和螺旋沟槽之间的间隙,将液体吸入泵腔并排出。
其主要参数包括:- 流量:通常以升/分钟(L/min)为单位来表示。
- 压力:通常以巴(bar)为单位来表示。
二、液压缸:液压缸是液压系统中的执行元件,用于转化液压能为机械能。
常见的液压缸有单作用缸和双作用缸两种。
1.单作用缸:单作用缸通常由一个被称为活塞的组件和一个或多个被称为杆腔的空间组成。
当压力油进入缸腔时,活塞会向一个方向运动,而当压力油释放时,活塞会通过一定的机械装置或外部力量返回原位。
2.双作用缸:双作用缸通常由两个被称为活塞的组件和两个杆腔组成。
当压力油进入一侧的杆腔时,活塞会向一个方向运动,而当压力油进入另一侧的杆腔时,活塞会向相反的方向运动。