火电厂生产工艺流程图
- 格式:docx
- 大小:2.16 MB
- 文档页数:26
冷却塔的作用是将挟带废热的冷却水在塔内与空气进行热交换,使废热传输给空气并散人大气。
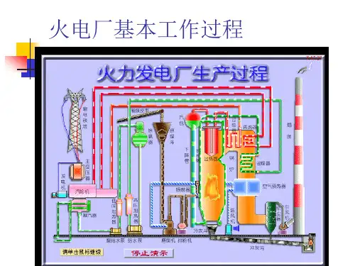
如图 1 所示的火电厂为例,锅炉会将水加热成高温高压蒸汽;推动汽轮机(2)作功使发电机(3)发电。
经汽轮机作功后的乏汽排入凝汽器(4),与冷却水进行热交换凝结成水,再用水泵打回锅炉循环使用。
这一热力循环过程中;乏汽的废热在凝汽器中传给了冷却水,使水温升高.挟带废热的冷却水,在冷却塔(5)中将其热量传给空气(6),从塔筒出口排人大气。
在冷却塔内冷却过的水变为低温水,水泵将其再送入凝汽器,循环使用。
前一循环为锅炉中水的循环,后一循环为冷却水的循环。
冷却塔中水和空气的热交换方式之一是,流过水表面的空气与水直接接触,通过接触传热和蒸发散热,把水中的热量传输给空气。
用这种冷却方式的称为湿式冷却塔(简称湿塔)。
湿塔的热交换效率高,水被冷却的极限温度为空气的湿球温度。
但是,水因蒸发而造成损耗;蒸发又依循环的冷却水含盐度增加,为了稳定水质,必须排掉一部分含盐度较高的水;风吹也会造成水的损失。
这些水的亏损必须有足够的新水持续补充,因此,湿塔需要有补给水的水源。
缺水地区,补充水有困难的情况下;只能采用干式冷却塔(简称干塔或空冷塔)。
干塔中空气与水(也有空气与乏汽)的热交换;是通过由金属管组成的散热器表面传热,将管内的水或乏汽的热量传输给散热器外流动的空气。
干塔的热交换效率比湿塔低,冷却的极限温度为空气的干球温度。
2.2 蒸发耗损量当冷却回水和空气接触而产生作用,把其水温降时,部分水蒸发会引起冷却回水之损耗,而其损耗量和入塔空气的湿球温度及流量有关,以数学表达式作如下说明:令:进水温度为T1℃,出水温度为T2℃,湿球温度为Tw,则*:R=T1-T2 (℃)------------(1)式中:R:冷却水的温度差,对单位水量即是冷却的热负荷或制冷量Kcal/h对式(1)可推论出水蒸发量的估算公式*:E=(R/600)×100% ------------ (2)式中:E----当温度下降R℃时的蒸发量,以总循环水量的百分比表示%,600-----考虑了各种散热因素之后确定之常数。
冷却塔的作用是将挟带废热的冷却水在塔内与空气进行热交换,使废热传输给空气并散人大气。
如图1 所示的火电厂为例,锅炉会将水加热成高温高压蒸汽;推动汽轮机(2)作功使发电机(3)发电。
经汽轮机作功后的乏汽排入凝汽器(4),与冷却水进行热交换凝结成水,再用水泵打回锅炉循环使用。
这一热力循环过程中;乏汽的废热在凝汽器中传给了冷却水,使水温升高.挟带废热的冷却水,在冷却塔(5)中将其热量传给空气(6),从塔筒出口排人大气。
在冷却塔内冷却过的水变为低温水,水泵将其再送入凝汽器,循环使用。
前一循环为锅炉中水的循环,后一循环为冷却水的循环。
冷却塔中水和空气的热交换方式之一是,流过水表面的空气与水直接接触,通过接触传热和蒸发散热,把水中的热量传输给空气。
用这种冷却方式的称为湿式冷却塔(简称湿塔)。
湿塔的热交换效率高,水被冷却的极限温度为空气的湿球温度。
但是,水因蒸发而造成损耗;蒸发又依循环的冷却水含盐度增加,为了稳定水质,必须排掉一部分含盐度较高的水;风吹也会造成水的损失。
这些水的亏损必须有足够的新水持续补充,因此,湿塔需要有补给水的水源。
缺水地区,补充水有困难的情况下;只能采用干式冷却塔(简称干塔或空冷塔)。
干塔中空气与水(也有空气与乏汽)的热交换;是通过由金属管组成的散热器表面传热,将管内的水或乏汽的热量传输给散热器外流动的空气。
干塔的热交换效率比湿塔低,冷却的极限温度为空气的干球温度。
2.2 蒸发耗损量当冷却回水和空气接触而产生作用,把其水温降时,部分水蒸发会引起冷却回水之损耗,而其损耗量和入塔空气的湿球温度及流量有关,以数学表达式作如下说明:令:进水温度为T1℃,出水温度为T2℃,湿球温度为Tw,则*:R=T1-T2(℃)------------(1)式中:R:冷却水的温度差,对单位水量即是冷却的热负荷或制冷量Kcal/h 对式(1)可推论出水蒸发量的估算公式*:E=(R/600)×100% ------------ (2)式中:E----当温度下降R℃时的蒸发量,以总循环水量的百分比表示%,600-----考虑了各种散热因素之后确定之常数。
给水系统简化图锅炉省煤器中缸三抽3号外置减温减压器高旁中压四抽高缸一抽一样高加事故排放1号高加除氧器三级预热利用空预器前脱硝后凝汽器疏扩2号高加高排二抽正常疏水3号高加给水泵溢流、事故放水、手动疏扩主给水疏水抽汽大旁路事故1、启机初期,除氧器的加热是由辅汽联箱提供汽源;当负荷达到要求改为四段抽汽供汽。
2、2号高加,高排二抽,是从汽轮机高压缸排出的蒸汽抽出一小部分供给2号高加,大部分蒸汽供给再热器。
凝结水系统简化图凝结泵小旁路疏水低压8抽低压6抽低压7抽中压排5抽疏扩疏扩给水泵凝汽器脱硫前除灰前轴封加热器凝结水精处理除氧器5号低加6号低加7号低加8号低加主给水疏水抽汽大旁路事故1、5-7号低加都有化学清洗进药及氮气处,而且每个低加都有排放阀,8号没有。
辅汽联箱及轴封当负荷达到一定要求后切换四抽提供汽源除氧器磨煤机消防暖风器加热凝结水减温水机组正常轴封汽源再热冷段来三电中压四抽微油点火空预器吹灰轴封加热器高压缸中压缸低压缸汽机轴封辅汽联箱凝减温水凝减水凝结水减温水中压缸五抽辅汽联络门生水加热脱硝主汽源供汽抽气1、辅汽联箱作用:当机组启动时候,由三电厂提供启机汽源,然后送到汽机轴封(起到密封作用),当负荷达到要求后,逐步切断三电厂汽源,同时开启中压四抽汽源给辅汽联箱供汽。
2、当负荷达到一定要求后,汽机的密封是由高中压缸溢流提供密封汽源,并且给低压缸提供密封汽源。
这时轴封加热器主要是吸收与排放气体。
3、当负荷达到一定要求后,开始启机是由辅汽联箱提供给除氧器的汽源切换为中压四抽提供。
4、磨煤机一般都是在事故停下后,进行消防供汽。
5、机组启动时间,生水加热器及脱硝用汽是由三电厂汽源供应,当机组正常运行后,生水箱加热器及脱硝用汽是由机组的中压缸五抽提供汽源。
火电行业工艺流程
一、燃料供给
1.采购燃料:煤、天然气等
2.运输燃料至火电厂
二、燃烧
1.将燃料送入锅炉进行燃烧
2.控制燃烧过程和温度
三、蒸汽发生
1.燃烧产生高温烟气,用于加热水
2.产生高温高压蒸汽
四、汽轮机发电
1.将蒸汽送入汽轮机
2.通过汽轮机发电
五、余热回收
1.利用锅炉废气余热进行余热回收
2.用于供暖或其他用途
六、废气处理
1.对燃烧产生的废气进行处理
2.减少污染物排放
七、灰渣处理
1.收集锅炉废灰和烟气中的颗粒物
2.进行处理或处置
八、发电网接入
1.将发电的电能接入电网
2.供电给用户或其他需求方。
火电厂工艺流程图火电厂工艺流程是指火力发电厂在发电过程中的主要步骤和流程。
下面是对火电厂工艺流程的一个简单描述:火电厂的工艺流程主要包括燃料供应、燃烧、锅炉产生蒸汽、蒸汽带动汽轮机发电、发电后处理以及废气处理等环节。
首先,火电厂需要获得燃料供应。
常用的燃料包括煤炭、油和天然气等。
这些燃料通过输送管道或火车运输到火电厂的燃料库存。
然后,燃料通过输送装置进入燃烧炉。
接下来,燃烧炉中的燃料被点火燃烧。
燃烧产生的高温气体通过锅炉的管道传送给锅炉。
在锅炉中,高温气体传热给水,使水转化为蒸汽。
这些高温气体中的污染物如二氧化硫和氮氧化物等也会被减少。
然后,锅炉产生的蒸汽通过管道输送到汽轮机。
蒸汽的压力和流速差异驱动汽轮机旋转。
汽轮机产生的机械能通过发电机转化为电能。
发电机产生的电能经过变压器升压后输送到主电网。
在发电后处理环节,锅炉中的废渣被清除。
废渣包括灰渣和烟气中的颗粒物。
灰渣通过设备收集起来,可以用于建筑材料的制造或者通过封存设施进行储存。
最后,对烟气中的污染物进行处理。
常用的处理方法包括电除尘和脱硫。
电除尘通过电场原理,将烟气中的细小颗粒物收集起来。
脱硫是通过添加化学剂或喷射气体来吸附和还原烟气中的二氧化硫。
火电厂工艺流程图主要包括燃料输送系统、锅炉系统、蒸汽和能量转换系统、发电系统和废气处理系统等。
燃料输送系统包括燃料供应和燃烧系统;锅炉系统由锅炉和烟气处理设备组成;蒸汽和能量转换系统包括蒸汽管道和汽轮机等;发电系统由发电机和变压器组成;废气处理系统包括废渣处理和气体净化设备等。
总的来说,火电厂工艺流程是指火力发电厂在发电过程中的主要步骤和环节。
通过对燃料供应、燃烧、锅炉产生蒸汽、蒸汽带动汽轮机发电、发电后处理以及废气处理等环节的描述,可以得到一个简单的火电厂工艺流程图。