A.线路安装完全正确,因为灯泡正常发光 B.线路安装不正确,电路中有短路
C.线路安装不正确,电路中有断 路
D.仅由此不能判断线路是否有问题
家庭电路故障3——线路故障
• 原因: • 1、线路连接处接触不良 • 2、线路严重老化
表现: 1、灯座、开关、挂线盒接触不良;熔丝接触
不良;线路接头处接触不良等。这样会使 灯忽明忽暗,用电器不能连续正常工作。 2、由于老化引起短路。
家庭电路故障4—— 电路过载
• 电路中用电器的总功率过大或单个用电器 的功率过大。
• 产生的现象和后果如同短路
练习4 、空气开关跳闸后,复位时又立即跳 起,这可能是( ACD ) A、电路中有短路现象; B、电路中出现开路现象; C、电路中总功率过大; D、空气开关的额定电流过小。
家庭电路故障5——电路连接错误
• 插座的两个接线柱全部接在火线或零线上 • 开关与零线相连 • 灯泡串联接在电路中 • 插座串联接在干路上
练习5 、某同学在学习家庭电路时,安装了两 盏额定电压均为220V的完好的白炽灯(甲和乙) 和两个插座,如图1所示,如果两个插座均未 连入家用电器,将电路中的开关全部闭合, 保险丝未熔断,那么各用电器工作的情况是 ( D)
位置作 用 触电及急救 电压高 危险! 测电笔
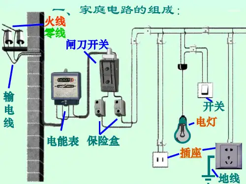
火线、零线
问题1:如进户线的火线断了,用测电笔检查以 下部位,现象是 ?
(1)两孔插座的两个插孔
(2)灯座的两侧
问题2: 如果进户线的零线断了,用测电笔检 查以下部位,现象是?
(1)两孔插座的两个插孔
(2)灯座的两侧
家庭电路故障1——开路 (断路)
或“不发光”)
问题3:上题中,如果小明在闭合开关时,灯 L不亮,保险丝熔断,其它用电器也停止工 作,你猜想电路中的故障可能是什么?