制冷压缩机与设备的选型计算共31页
- 格式:ppt
- 大小:3.38 MB
- 文档页数:31
压缩机选型计算压缩机的选型计算① -33℃系统(冻结间),取10℃温差,蒸发温度为tz=-33℃。
用立式冷凝器,t2t1Qj=t1+3℃、 t1=t1+t22+∆t取(∆t=6℃)冷凝温度为=32℃,采用配组双级压缩机,取§=1/3.机械负荷=124845.49w.tz=-33℃ t1=32℃和§=1/3 查图解:tzj2-1得中间冷却=-3.5℃⑵根据中间冷却温度确定过冷温度t=(-3.5+4)℃=0.5℃ ⑶根据蒸发温度tz=-33℃和中间冷却温度t=-3.5℃,查图2-5得低zj压级压缩机的输气系数λ=0.775⑷根据蒸发温度tz=-33℃和过冷温度t=0.5℃,查表2-4得低压级压g缩机单位容积制冷量qr=1007kj/m3 ⑸计算低压级压缩机的理论输气量:Vd=3.6Qjλqr=3.6*124845.490.775*1007=575.9m3/h.⑹选择低级压缩机。
根据计算出的低级压缩机理论输气量,从压缩机产品样本中选两台8AS10和一台4AV10型压缩机作为低压级压缩机,其理论输气量Vd=634m/h,可以满足要求。
⑺选择高压级压缩机。
根据选定的高、低级压缩机理论输气量之比§V=1/3、d=575.9m3/h得Vg=Vd3=(575.9/3)m3/h=191.97m3/h。
从压缩的产品样本中选出两台4AV10型压缩机作为高级压缩机,其理论输气量Vd=253.6m3/h。
实际选配两台8AS10和一台4AV10型压缩机一台作为低压级压缩机,两台4AV10型压缩机一台作为高级压缩机,形成一组配组双级机。
②-28℃系统(冻结物冷藏间),取10℃温差,蒸发温度为tz=-28℃。
用立式冷凝器,t2=t1+3℃、 t1=t1+t22+∆t 取(∆t=6℃)冷凝温j度为t1=32℃,采用配组双级压缩机,取§=1/3.机械负荷Q=47347。
99w解:⑴根据tztzj=-28℃ t1=32℃和§=1/3 查图2-1得中间冷却=2.3℃g⑵根据中间冷却温度确定过冷温度t=(2.3+4)℃=6.3℃⑶根据蒸发温度tz=-28℃和中间冷却温度t=2.3℃,查图2-5得低压zj级压缩机的输气系数λ=0.78⑷根据蒸发温度tz=-28℃和过冷温度t=6.3℃,查表2-4得低压级压g缩机单位容积制冷量qr=1039kj/m3 ⑸计算低压级压缩机的理论输气量:Vd=3.6Qjλqr=3.6*47347.990.78*1039=210.32m3/h.⑹选择低级压缩机。
制冷压缩机的基本性能参数计算
1.制冷量(Qc)的计算:
制冷量是制冷剂在蒸发器中吸收的热量,用于冷却被制冷物体或者空气。
制冷量可以通过以下公式计算:
Qc=m×h2-m×h1
其中,m为制冷剂的质量流量(kg/s),h2为制冷剂在蒸发器出口的
焓值(kJ/kg),h1为制冷剂在蒸发器入口的焓值(kJ/kg)。
2.功率(P)的计算:
P=m×(h2-h1)/COP
其中,COP为制冷系数,表示单位制冷量的制冷功率与制冷压缩机的
功率之比。
3.COP(制冷系数)的计算:
COP是制冷效果与能耗之间的比值。
制冷系数可以通过以下公式计算:COP=Qc/P
4.效率的计算:
η = (h2 - h_net) / (h2 - h1)
其中,h_net为制冷压缩机的净功输入(kJ/kg)。
5.等熵指数(k)的计算:
等熵指数用于估算制冷压缩机的效率和压缩过程中的能量损失。
等熵
指数可以通过以下公式计算:
k=Cp/Cv
其中,Cp为定压比热容(kJ/kg·K),Cv为定容比热容
(kJ/kg·K)。
根据以上计算方法,制冷压缩机的基本性能参数可以被准确计算出来。
同时,在实际应用中,还可以通过实验来获取特定条件下的性能参数,并
继续优化压缩机的设计和工作状态,以提高制冷系统的效率和性能。
制冷压缩机的基本性能参数计算1. 制冷量(Cooling capacity):制冷量是指制冷压缩机在单位时间内移除的热量,通常以千瓦(kW)为单位进行计量。
制冷量的计算方法为:制冷量 = 冷凝器排气焓 - 蒸发器进气焓。
2. 能效比(Coefficient of Performance,COP):能效比是指单位制冷量所需要的单位电力消耗,通常以千瓦时/千瓦小时(kWh/kWh)为单位计量。
能效比的计算方法为:COP = 制冷量 / 输入功率。
3. 蒸发温度(Evaporation temperature):蒸发温度是指制冷压缩机在蒸发器中的工作温度。
蒸发温度的计算方法为:蒸发温度 = 蒸发器进气焓 - 蒸发器排气焓。
4. 排气温度(Discharge temperature):排气温度是指制冷压缩机在冷凝器中的工作温度。
排气温度的计算方法为:排气温度 = 冷凝器排气焓 - 冷凝器进气焓。
6. 输入功率(Input power):输入功率是指制冷压缩机所需的电力消耗,通常以千瓦(kW)为单位计量。
输入功率的计算方法为:输入功率= 制冷量 / COP。
7. 冷凝温度(Condensing temperature):冷凝温度是指制冷压缩机在冷凝器中的工作温度。
冷凝温度的计算方法为:冷凝温度 = 冷凝器排气焓 - 冷凝器进气焓。
8. 蒸发压力比(Evaporating pressure ratio):蒸发压力比是指制冷压缩机的蒸发压力与冷凝压力之间的比值。
蒸发压力比的计算方法为:蒸发压力比 = 蒸发器进气焓 / 冷凝器进气焓。
以上只是制冷压缩机的一些基本性能参数,根据具体的压缩机型号和设计要求,还可以有其他相关参数的计算和评估。
了解和计算这些基本性能参数,可以帮助工程师和设计人员选择合适的制冷压缩机,确保制冷系统的效率和性能符合要求,同时也可以优化制冷系统的能耗和运行效果。
采用配组式制冷压缩机:
(一) -28℃系统制冷压缩机的选择
1、 已知条件:
冷间机械负荷:Q j =29505.6 W; 库温-18℃;
循环冷却水进冷凝器温度t 进=28.1℃;
采用立式冷凝器. 冷库内采用排管,为空气直接冷却.
2、 工作参数的决定
蒸发温度t o =-28℃; 冷凝温度t k =28.1+4+4℃=36.1; 假定ξ=1:2 查图3-1 t zj =-4℃ ;
则盘管出口温度 tc=-3+5=1℃
3、 低压级压缩机的λ、q
据t0=-28℃,tzj=-4℃ 查表3-7 λ实=0.834
t0=-28℃, tc=2℃ 查表3-8 q 实=1285.5kJ/m3
标准工况下, λ标=0.73 q 实=2128.3kJ/m3
4、 低压级压缩机的标准制冷量
kW W qv qv Qj Qc 8.425.427585
.1285834.03.212873.01.29187标实实标标==⨯⨯==λλ 或计算理论排气量: 1.995.1285834.06.295056.3实实6.3=⨯⨯=⨯⨯=
qv Qj Vp λ m^3/h 5、 低压级压缩机选择
选 4A V-10 (410A70G) 制冷压缩机一台. 标准制冷量 54.19kW 压缩机理论排气量: Vh 低=126.3m 3/h
6、 高压级压缩机的理论排气量
Vh 高=Vh 低×ξ=126.3/2=63.2m 3/h
7、 高压级压缩机选择
选高压级压缩机为 2AZ-10(210A70G)
所以,选取的配组式制冷压缩机是:高压级为2AZ-10,低压级为4A V-10.各一台.。
冷柜压缩机选型计算公式
冷柜压缩机选型计算公式如下:
制冷量计算公式:Q=V×ΔT×S。
其中,V表示冷柜的容积,ΔT 表示冷柜的设计温差,S表示安全系数。
压缩机的制冷量(Q)与压缩机的功率(P)的比值为效率(η),η=(Q/P)×100%。
压缩机的输入功率(P)与蒸发温度(t0)和冷凝温度(tk)有关,P=(t0-tk)/0.46+P0。
其中,P0为压缩机吸气压力对应的饱和温度与蒸发温度之差乘以蒸发温度与冷凝温度之差得到的功率。
根据压缩机的工作时间和工作模式,可以计算压缩机的运行时间和停机时间,从而确定压缩机的功率。
根据压缩机的效率和制冷量,可以计算压缩机的输入功率。
通过以上公式,可以计算出所需的压缩机型号和功率,以及压缩机的效率等参数。
需要注意的是,这些公式只是一个大致的估算,实际情况中还需根据具体的环境和条件进行适当的调整。
制冷压缩机参数计算
制冷压缩机参数计算是指通过对制冷压缩机各项参数进行计算和分析,以确定其工作状态和性能指标的过程。
其中,主要涉及到压缩机的制冷量、功率、效率、压缩比等参数的计算。
这些参数的正确计算对于制冷系统的稳定运行和优化设计具有重要意义。
在实际应用中,制冷压缩机参数计算需要根据具体的制冷系统和工作条件进行不同的优化和调整。
因此,在进行制冷压缩机参数计算时,需要充分考虑系统的实际情况和需求,以确保系统的安全、可靠和高效运行。
- 1 -。
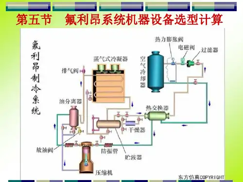
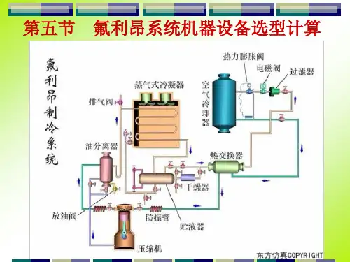
制冷机器设备的选型计算计算出制冷系统的冷却设备负荷和机械负荷并根据需要选出制冷压缩机、冷凝器、冷却设备、节流阀以及必要的辅助设备(中间冷却器、高压贮液器、油氨分离器、气液分离器、低压循环桶等), 是本章要讨论的主要问题。
第一节制冷活塞式压缩机的选型计⑴制冷压缩机的选择是否合理,对于制冷装置的建造费用、运行的经济性以及运行调节的灵活性都有很大的影响。
因此,必须科学合理的确定制冷压缩机的容量和数量。
一、制冷压缩机选型的一般原则1、压缩机选型应满足冷库生产旺季高峰冷负荷的要求,应根据各蒸发温度的机器负荷分别选定,以满足冷库各种不同蒸发温度的机械负荷的要求。
2、单机容量和台数的确定。
应按利于节能的原则来选用。
压缩机用机总台数不宜少于2台,便于能量调节和使用;否则相反。
对于生活服务性小冷库, 也可选用1台。
3、不同的蒸发系统配备的压缩机,应考虑各系统之间的相互替代, 尽可能采用相同系列的压缩机,便于控制、管理及零配件互换。
4、压缩机带有能量调节装置的,可以对单机制冷量作较大幅度的调节。
5、选用活塞式氨压缩机时,当冷凝压力与蒸发压力之比大于8时, 应采用双级压缩形式。
当冷凝压力与蒸发压力之比小于或等于8时, 应采用单级压缩形式。
6、制冷压缩机的工作条件,不得超过制造厂家规定的压缩机使用条件。
二、制冷压缩机的选型计算1、确定工作参数①蒸发温度一般采用比载冷剂温度低5℃,比冷间温度低10℃。
目前,为减少干耗,有降低温差的趋势。
②冷凝温度冷凝温度主要取决于冷凝器的型式、冷却方式和冷却介质的温度,以及制冷压缩机允许的排气温度和压力。
立式、卧式、淋浇式和组合式冷凝器的冷凝温度较冷却水出水温度高4℃~6℃;③中间冷却温度中间冷却温度是由中间压力所决定的。
④吸气温度吸气温度高低随冷却设备至压缩机吸入管道的长短和环境温度的高低以及蒸发温度的高低而不同,其影响压缩机排气温度的高低。
⑤过冷温度制冷剂过冷对于提高系统的单位制冷量有重要意义。