空调培训教材
- 格式:docx
- 大小:78.04 KB
- 文档页数:16
空调专业维修培训教材培训一、空调器的有关术语。
1.制冷量(国标GB7725规定:名义制冷量与实际制冷量承诺有偏差,但实测制冷量不小于名义制冷量的92%)、热泵制热量、制冷消耗功率、制热消耗功率、除湿量、制冷剂(制冷工质)、循环风量。
2.干湿球温度:国标GB7725规定,测试制冷量的工况(工作状况参数)条件是,室内干球温度为27℃,湿球温度为19.5℃,室外干球温度为35℃,湿球温度为24℃。
3.露点温度:湿空气开始凝露为水时的温度。
其与空气的相对湿度有紧密关系,若相对湿度越大,其露点就越高,物体表面也就越容易凝露。
4.蒸发温度:制冷剂在蒸发器内蒸发时的温度,也是制冷剂对应于蒸发压力的饱和温度。
它对制冷效率阻碍较大,它每降低1度,制取同样的冷量需增加功率4%,因此在条件许可的情形下,适当提高蒸发温度,对提高空调器制冷效率是有利的。
家用空调器的蒸发温度一样比空调出风口温度低5~10度,正常运行时,蒸发温度在5~12度,出风温度在10~20度。
5.吸气温度:是指压缩机吸气入口处的气体温度,也称为回气温度。
制冷剂在蒸发器中不能充分蒸发,就会产生吸气温度过低,吸气温度过低会造成吸气口邻近凝露或结霜。
当制冷剂充注量不足时,通过节流器的制冷剂循环量太小或回气管路太长、管径太小时,均会造成吸气温度升高。
吸气温度一样不可超过35度,过高的吸气温度会造成压缩机消耗功率增大、制冷量减少、排气温度升高等问题。
在家用空调器制冷系统中,回气温度一样略高于蒸发温度,其温差约为5~12度。
6.排气温度:是指压缩机排气出口处的气体温度。
排气温度与吸气温度、压缩机的压缩比等有关。
压缩比不变,吸气温度高,排气温度也高。
吸气温度不变,压缩比越大,排气温度也高。
家用空调排气温度不宜超过115度,否则会阻碍空调的制冷成效。
7.性能系数:制热时称为性能系数(COP),制冷时称为能效比(EER),它是指制热(冷)量与所耗功率的比率,它与空调器的工作参数、制冷剂等因素有关。
空调培训教材(DOC 79页)部门: xxx时间: xxx制作人:xxx整理范文,仅供参考,勿作商业用途格力空调培训教材张利群二O一一年三月格力空调培训教材目录一. 空气调节和空气净化的基础知识(一)空气调节的基本概念A. 空气调节及其分类B. 湿空气的焓湿图及其应用1. 湿空气的焓湿图2. 焓湿图中的名词定义3. 焓湿图的应用4. 焓湿图应用的举例C. 空调送回风的气流组织(二)空气净化的基础知识A. 洁净室及其四大要素B. 洁净室的应用及其分类C. 洁净室与一般空调的差别D. 工业洁净室与生物洁净室的差别E. 洁净室洁净度的等级标准二.洁净室的设计(一) 洁净室设计前的准备工作及应收集的有关数据和资料A. 收集国家和地方有关洁净室建设的政策,标准,规范B. 研读该项目的(可行性研究报告)和(设计任务书)C. 收集建厂地区的气象,水文,地质和周围环境的资料D. 收集生产工艺对环境的要求和生产工艺的有关资料E. 收集洁净室的建筑和结构的有关资料F. 了解有关能源(冷源,热源,电源)的情况及其供应G. 了解当地有关消防和环保部门的要求H. 了解相关专业的情况和要求I…收集有关的设备,材料等资料(二)净化空调系统的负荷计算A. 洁净室的热负荷(Q)计算(热平衡计算)洁净室的热负荷包括下列各项1. 围护结构的热负荷2. 室内人员热负荷3. 室内照明热负荷4. 室内设备热负荷5. FFU的热负荷6. 洁净室的总热负荷计算B. 洁净室的湿负荷(W)计算(湿平衡计算)洁净室的总湿负荷包括下列各项1. 室内人员湿负荷2. 室内设备湿负荷3. 洁净室的总湿负荷计算C. 洁净室的湿热比(ε)计算D. 洁净室的发尘源及其发尘量1. 人员发尘2. 工艺设备和工艺过程的发尘3. 建筑材料的发尘E. 洁净室的风量(L)计算(风平衡计算)1. 洁净室的送风量(L送)计算⑴. 消除余热的送风量(L送1)⑵. 消除余湿的送风量(L送2)⑶. 净化送风量(L送3)2. 洁净室的新风量(L新)计算⑴洁净室的排风量(L排)⑵洁净室的正压漏风量(L正)⑶洁净室内人员新风量(L人)⑷洁净室的新风量(L新)F. 净化空调系统的总冷量(Q冷)、总加热量(Q 热)、总加湿量(W)的计算1. 一次回风的空气处理方案2. 一、二次回风的空气处理方案3. 新风机组(MAU)加风机过滤器单元(FFU)加干冷盘管(DC)的空气处理方案G. 净化空调系统的水利计算(阻力平衡计算)1. 摩擦阻力计算2. 局部阻力计3. 总阻力(三)洁净室净化空调系统的划分A. 排风系统划分的原则B.净化空调系统划分的原则(四)洁净室净化空调系统送风型式的比较和选择A. 净化送风与空调送风合一的型式1. AHU全新风的净化空调送风型式2. AHU一次回风净化空调送风型式3. AHU 一、二次回风净化空调送风型式4. MAU+RAU的净化空调送风型式B. 净化送风与空调送风分离的型式1. AHU(MAU)+FFU的净化空调送风型式2. MAU+RAU+FFU的净化空调送风型式3. MAU+DC+FFU的净化空调送风型式(五) 洁净室净化空调系统的冷,热源A.净化空调系统冷源的选择B.净化空调系统热源的选择(六)洁净室净化空调系统的节能A. 洁净室的空调负荷B. 洁净室空调的负荷特点C. 洁净室空调的节能措施三.净化空调设备(一)空气的过滤的基本知识及空气过滤的选择应用A.过滤机理和过滤器的分类B. 过滤效率的测试方法C.过滤器的功能及作用(二)空气处理机组(空调器)的选择A. 工业洁净室用空调机组B. 生物洁净室用空调机组C. 表冷器,加热器,加湿器的选择D.淋水室和化学过滤器的选择E. 消声器和消声弯头的选择F.净化空调机组送风机的选择G.FFU和干冷盘管的选择1. FFU2.干冷盘管(三)局部净化设备A.吹淋室B.自净器C.净化工作台D.生物安全柜E.层流罩四.洁净室的建造特点(一)建造的洁净室必须保证生产工艺所要求的各项参数(二)建造的洁净室要具有一定的灵活性(三)建造洁净室需要较大的投资(四)洁净室运行耗电量大运行费用高五.洁净室的竣工验收调试,性能测试和洁净室的综合评价(一)调试前的准备工作。
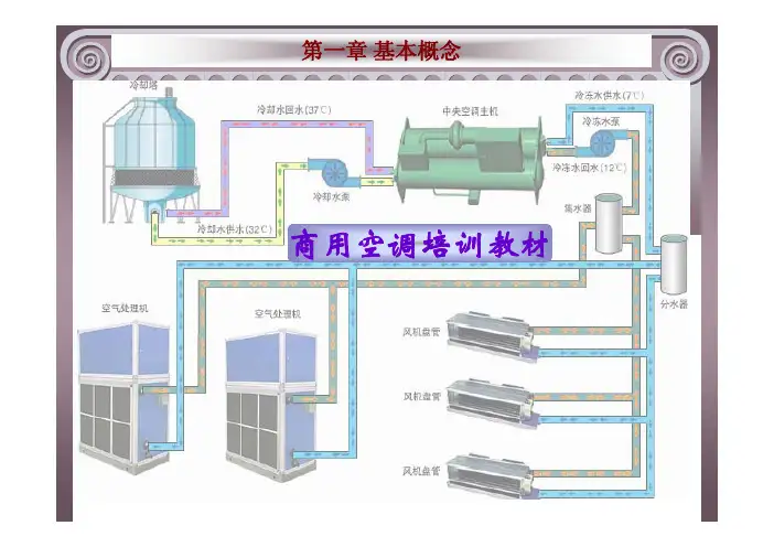
商用空调培训教材返回主目录1.1 空气调节的相关概念1.2 湿空气相关概念及焓-湿图应用1.3 空气处理过程1.1 空气调节的相关概念空气调节空气调节简称空调,它是通过对空气的处理使某区域范围内空气的温度、相对湿度、气流速度和洁净度达到一定要求的工程技术。
上页返回主目录上级目录下页1.1 空气调节的相关概念空调基数空调精度空调基数是指空调房间所要求的基准温度和相对湿度。
空调精度则表示空调房间空气的温度、相对湿度在所要求的连续时间内允许波动的幅度。
空气基数直接关系到空调装置系统的投资和运行上页返回主目录上级目录下页1.1 空气调节的相关概念空调类别总体上可分为舒适性和生产性两类实践证明,人们感到舒适的环境条件为:空气温度18~28℃,相对湿度30%~65%,空气流动速度0.25m/s左右。
生产性空调作用是满足生产、科研等工艺过程上页返回主目录上级目录下页1.1 空气调节的相关概念常用的压力单位工程制单位kgf/cm2(1公斤), 将1 kgf/cm2作为一个大气压,称为工程大气压(at),1at=1 kgf/cm21标准大气压(1atm)或称为一个物理大气压,其值为1013.25mbar或760mmHg真空度、绝对压力、相对压力、表压力上页返回主目录上级目录下页1.1 空气调节的相关概念常用的温度单位T= t+273t = T -273上页返回主目录上级目录下页1.1 空气调节的相关概念空调常用能量单位1HP(匹)就是0.735KW,是功率单位(一般是指输入功率)而非制冷量单位。
匹这个单位是应该淘汰的。
其实现在用的最广的是USRT (美国冷吨、1USRT=3.517KW)和KW,这些就都是直接指制冷量,不会混。
上页返回主目录上级目录下页1.1 空气调节的相关概念制冷量、热泵制热量空调器进行制冷运行时,单位时间内,低压侧制冷剂在蒸发器中吸收的热量。
空调器进行热泵制热运行时(一般热泵辅助电加热器会同时运行),在单位时间内,高压侧制冷剂在冷凝器中上页返回主目录上级目录下页1.1 空气调节的相关概念性能系数制冷(热)循环中产生的制冷(热)量与制冷(热)所耗功率之比为性能系数。
制冷与空调安全培训教材一、制冷与空调概述制冷与空调安全培训教材是为了提高从业人员的专业素质和安全意识而编写的。
本教材旨在帮助从业者了解制冷与空调系统的基本原理、操作技巧以及相关安全措施,以确保日常工作中的安全与高效。
二、制冷与空调系统的基本原理1. 制冷循环原理制冷系统的工作基于蒸发和冷凝过程。
通过压缩机将制冷剂压缩为高温高压气体,然后经过冷凝器冷却变为液体,之后通过膨胀阀膨胀为低温低压的蒸发器中的蒸汽,完成制冷循环。
2. 空调系统的组成空调系统包括压缩机、冷凝器、蒸发器和膨胀阀等组件。
压缩机用于压缩制冷剂,冷凝器将热量散发到环境中,蒸发器吸收热量使空气降温,而膨胀阀则控制制冷剂的流量。
三、制冷与空调操作技巧1. 检查设备和环境在操作制冷与空调系统之前,必须检查设备是否正常运行以及周围环境是否适宜。
确保设备完好无损,机房通风良好,并且电源稳定可靠,防止发生意外事故。
2. 操作流程正确的操作流程对于确保系统正常运行和操作人员的安全至关重要。
包括启动和关闭设备、设定温度和湿度、调整风速和方向等。
操作人员应严格按照操作手册的要求进行操作,不得擅自更改参数。
3. 制冷剂的处理制冷剂是制冷与空调系统中必不可少的介质,但同时也是危险物质。
操作人员应该了解制冷剂的种类和性质,并采取相应的防护措施,避免接触到制冷剂引发安全事故。
四、制冷与空调安全措施1. 安全防护设施制冷与空调系统中应配备相应的安全防护设施,如压力表、温度计、液位保护器等。
这些设备能够监测系统的运行状况,及时发现异常情况并采取相应的措施,确保系统运行安全。
2. 现场安全管理在制冷与空调系统的施工、维修和日常操作过程中,必须遵守相关的安全管理规定。
操作人员应正确佩戴个人防护装备,禁止在系统运行过程中进行非法操作,确保人员和设备的安全。
3. 灭火与逃生措施制冷与空调系统运行过程中,一旦发生火灾或其他安全事故,必须迅速采取灭火和逃生措施。
操作人员应熟悉灭火器的使用方法,了解逃生通道的位置,确保自身安全以及他人的生命财产安全。
空调维修培训教材维修培训教材一、空调器的有关术语。
1.制冷量(国标GB7725规定:名义制冷量与实际制冷量允许有偏差,但实测制冷量不小于名义制冷量的92%)、热泵制热量、制冷消耗功率、制热消耗功率、除湿量、制冷剂(制冷工质)、循环风量。
2.干湿球温度:国标GB7725规定,测试制冷量的工况(工作状况参数)条件是,室内干球温度为27℃,湿球温度为19.5℃,室外干球温度为35℃,湿球温度为24℃。
3.露点温度:湿空气开始凝露为水时的温度。
其与空气的相对湿度有密切关系,若相对湿度越大,其露点就越高,物体表面也就越容易凝露。
4.蒸发温度:制冷剂在蒸发器内蒸发时的温度,也是制冷剂对应于蒸发压力的饱和温度。
它对制冷效率影响较大,它每降低1度,制取同样的冷量需增加功率4%,所以在条件许可的情况下,适当提高蒸发温度,对提高空调器制冷效率是有利的。
家用空调器的蒸发温度一般比空调出风口温度低5~10度,正常运行时,蒸发温度在5~12度,出风温度在10~20度。
5.吸气温度:是指压缩机吸气入口处的气体温度,也称为回气温度。
制冷剂在蒸发器中不能充分蒸发,就会产生吸气温度过低,吸气温度过低会造成吸气口附近凝露或结霜。
当制冷剂充注量不足时,通过节流器的制冷剂循环量太小或回气管路太长、管径太小时,均会造成吸气温度升高。
吸气温度一般不可超过35度,过高的吸气温度会造成压缩机消耗功率增大、制冷量减少、排气温度升高等问题。
在家用空调器制冷系统中,回气温度一般略高于蒸发温度,其温差约为5~12度。
6.排气温度:是指压缩机排气出口处的气体温度。
排气温度与吸气温度、压缩机的压缩比等有关。
压缩比不变,吸气温度高,排气温度也高。
吸气温度不变,压缩比越大,排气温度也高。
家用空调排气温度不宜超过115度,否则会影响空调的制冷效果。
7.性能系数:制热时称为性能系数(COP),制冷时称为能效比(EER),它是指制热(冷)量与所耗功率的比率,它与空调器的工作参数、制冷剂等因素有关。
培训教材一、基本概念1、空气调节—使室内(固定空间)内空气温度,相对湿度、速度、噪音、压力、洁净度等参数保持在一定范围内的技术称空气调节(简称空调)2、中央空调—集中、统一控制的空调系统。
3、空调工程三术语○1得热量:某一时刻进入房间(空间)的总热量值。
○2冷负荷:使空调房间保持所要求的温度,须由制冷设备所产生的冷量消除室内多余的热量值。
○3制冷量:空调设备在一定时间内所产生的冷量。
4、参数○1室外参数:在空调设计中,室外参数的确定比较重要,它是投资成本和运行成本多少的标尺。
大气压、温度、湿度、最热月平均温度、室外风速、最热/最冷温度等指数。
○2室内参数:室内温湿度基数及其允许波动范围。
室内空气的流速,洁净度、噪声、压力以及振动等。
5、单位及公式(综合资料)○1要熟悉的是:面积、体积、换气次数、速度等。
计算公式:面积:S=a.b 长×宽体积:V=a.b.h 长×宽×高圆面积:S圆=Лr2风管风量:L=V .a.b=速度×截面积 =Лr 2。
V 空调总风量:L=换气次数×体积○21RT (冷吨)=3.516KW=3024Kcal/h ≈9000btu 1CFM=1.699CMH 能量=功×时间1焦耳(J )=1瓦(W )×1秒(S ) 1焦耳(J )=0.2388Cal 1Kcal/h=1.163W 1KW=860Kcal/h 1HP=735W 二、 制冷原理 1、 空调基本原理○1压缩机工作原理分类旋转式、活塞式、螺杆式、离心式、涡旋式 ○2冷凝器、蒸发器统称为热交换器。
翅片套铜管式 翅片套铝管式 套管式:蛇炮 壳管式:直炮蒸发器(表冷器)膨胀阀冷凝器压缩机板式:板式换热器 体积小,高传热系统,组装灵活○3膨胀阀:节流作用 A . 将制冷机的高压部分和低压部份分隔开。
B . 对蒸发器的供应量进行控制,使其中保持适量的液体,使蒸发器面积得到全部发挥作用。
培训教材
1、空气调节一使室内(固定空间)内空气温度,相对湿度、速度、噪音、压力、洁净度
等参数保持在一定范围内的技术称空气调节(简称空调)
2、中央空调一集中、统一控制的空调系统。
3、空调工程三术语
③得热量:某一时刻进入房间(空间)的总热量值。
I
②冷负荷:使空调房间保持所要求的温度,须由制冷设备所产生的冷量消除室内
多余的热量值。
③制冷量:空调设备在一定时间内所产生的冷量。
4、参数
③室外参数:
在空调设计中,室外参数的确定比较重要,它是投资成本和运行成本多少的标尺。
大气压、温度、湿度、最热月平均温度、室外风速、最热/最冷温度
等指数。
②室内参数:
室内温湿度基数及其允许波动范围。
室内空气的流速,洁净度、噪声、压力以及振动等。
5、单位及公式(综合资料)
制冷空谒常用计算公式
序号计霹会式计鼻单悝
1
Or kCMl/tl
空气柿Q血2¥力血-购
的亘抽■ 2空%的鼻鶴■ Qi*的
林査he空吒的星初MttkPqj LrMUh
基本概念
W(acre)公頃(M) 1 W=0.45ha=405m11ha«1000m 也47 亩
①要熟悉的是:面积、体积、换气次数、速度等。
计算公式:
面积:S=a.b 长x宽
体积:V二a.b.h长x宽x高
2
圆面积:S圆二皿
风管风量:L=V.a.b
=速度x截面积
历2。
V
空调总风量:
L= 换气次数X体积
②1RT (冷吨)=3.516KW=3024Kcal/h 〜9000btu
1CFM=1.699CMH
能量=功x时间
1 焦耳(J)=1 瓦(W)x 1 秒(S)
1 焦耳(J)=0.2388Cal
1Kcal/h=1.163W
1KW=860Kcal/h
1HP=735W
、制冷原理
1、空调基本原理
-------------------- 膨胀阀-----------------------
①压缩机工作原理分类
旋转式、活塞式、螺杆式、离心式、涡旋式
②冷凝器、蒸发器统称为热交换器。
翅片套铜管式翅片套铝管式
蒸发器(表冷器)冷凝器
套管式:蛇炮壳管式:直炮
③膨胀阀:节流作用
A . 将制冷机的高压部分和低压部份分隔开。
B. 对蒸发器的供应量进行控制,使其中保持适量的液体,使蒸发器面积得到
全部发挥作用。
热力膨胀阀,毛细管和电子膨胀阀。
热力膨胀阀:用蒸气过热度调节的节流机构,通过蒸发器出口蒸发过热度的大
小,调整热负荷与供液量的匹配关系,控制节流孔的大小。
毛细管:不进行调节的节流机构,包括节流短管及节流孔等。
优点:结构简单,维护方便。
电子膨胀:用电子脉冲进行调节的节流装置,是制冷技术中机电一体化的产物,制冷行业中高科技产品。
三、空调结构
按冷凝方式分为:水冷和风冷两大类
1、水冷的基本结构
①水冷式空调机组
T=30 C
膨胀阀T=30 C
空调未端
房间热空气(27C /20C)—>蒸发器一>生成房间冷空气(19.5 C/15 C)
A、风机:离心机/轴流机
转动同和动力(风向)方向在一条平行线上是轴流风机,反之则为离心风机,离心风机有压力反之则无。
一般水冷柜机都用离心风机,冷却水塔则用轴流风机,室外机组等。
B、电机,即电动机将电能转换成动能的一种机械设备,在我国民用电机中,单项:220V;三项: (这在初
中学里学过,这里暂不讲解),二级:2950转/m,四级:1450转/m,六级:850转/m。
②水冷冷水机组
2、风冷机组①风冷分体基本结构
---------------- 膨胀阀<
380V。
蒸发器(表冷器)+风机+电机冷凝器+风机+电机
T=30-40
②风冷冷水机组
压缩机
冷凝器+风机+电机
T=30-40
C
a.与水冷冷水机结
构差不多,但其能效比低一些。
能效比二额定冷量/输入功率
b.在此空调结构中,蒸发器和冷凝器均用翅片铜管、蒸发器一般为4排, 冷凝器
一般为2-3排。
c.风机的型号不同,蒸发器这边为离心风机,反之,能率比不高,一般
在COP=2.5-3.0左右。
2、末端设备:
A、热交换系统(空气处理)
①风机盘管:明装、暗藏、卡式
蒸发器+风机+电机
房间热空气一>蒸发器一>生成房间冷空气
②冷水风柜
原理和风机盘管一样,仅为风量较大,即热交换能力大,余压也大,大约在50-1500PQ
B、风口系列(散流器)
③按材质:木质、铝制、铁制、塑料(ABS)
②按形状:条型,扇形等。
根据装饰不同。
(600*600为常见天花)
3、组合式空气处理机组
①功能段
a新风/回风混合:室外(外界)新鲜空气加上室内(空间)循环空气在此
蒸发器
膨胀阀
压缩机
段混合在一起;另一种则是干燥空气与湿空气混合。
b初效功能段:对于》0.3呵的粉尘,过滤效20-90%,阻力w 30pa,对空气的
初效过滤。
c中效过滤段:对于》0.3呵的粉尘,过滤效20-90%,阻力w 100pa,对空气
的中效过滤。
d亚高效功能段:对于》0.3呵的粉尘,过滤效90-99.9%,阻力w 150pa, 对
空气的高效过滤。
e冷却功能段:即蒸发段(4排/6排/8 排)
f加热功能段:电加热、蒸气加热产。
g加湿功能段:湿膜加湿、蒸气加湿、电极加湿、超声波加湿高压喷雾、咼频加湿等。
h除湿功能段:升温除湿、冷冻除湿、液体除湿、干式除湿、转轮除湿等。
i送风功能段:电机+风机。
j挡水功能段:水份挡住。
k均流功能段:空气平稳送出。
②用途
I .
a、对环境要求比较好的场所。
I
I
b、净化车间、食品、医药、电子厂等领域。
C、恒温恒湿场所。
四、热泵
1、原理:
①简单地讲,将蒸发器和冷凝器交换位置。
②热泵(Heat Pamp)消耗一定的机械能将低温位热能“泵送”至高温位来供应热量需求的设备。
2、基本形式
①空气源热泵:风冷冷热水机、热水器等。
②水源热泵:水冷冷热水机(水柜、吊顶式等)。
③地源热泵:地下水,水温比较恒定,冬暖夏凉。
其能效比高,是目前市场最环
保、最节能的一种空调设备。